现在音响爱好者对音响电路的要求越来越高,不但要求音响电路放音效果好,而且还要求电路简单,装配容易。这后面的要求对广大业余爱好者来说显得非常重要。本文就向大家介绍一种能满足上述要求的音频放大器电路。这个电路使用了SHM1150Ⅱ和SHM6325A,所以技术指标好,放音纯真、通透,而且制作也很简单。
SHM1150Ⅱ是OCL大功率混合集成电路,图1是它的内部电路图。从图中可以看出,这是典型的OCL电路。电路的输入级是带恒流源负载的差分放大器,这种差分放大器的特点是工作稳定性好,共模抑制比高,能够有效地抑制共模干扰信号。许多性能优异的音频功率放大器都采用这种电路。SHM1150Ⅱ的输出采用了MOS场效应管。这种场效应管是电压驱动器件,具有电子管的特性。所以SHM1150Ⅱ的音质很好。由图1中可以看出该混合集成电路功率放大器从输入端到输出端直接耦合,它能够放大直流信号。SHM1150Ⅱ的突出特点是无需任何外接元件,接上电源即可使用。

SHM1150Ⅱ的工作电压范围很广,当电源是±12V~±50V时均可正常工作。其它技术指标如下:失真度<0.01%;频响0~380kHZ;输出功率150W。图2是SHM1150Ⅱ的应用电路图。

SHM6325A是专为音频电路设计的五段频率均衡器混合集成电路。该集成电路的应用电路如图3所示。SHM6325A具有外接线路简单、调试、扩展(用两块SHM6325A串联可以构成10段均衡器)容易,频率定点准确等特点。SHM6325A对各频段的增益控制范围是±12dB。按图3电路所标元件各分频是100Hz、400Hz,1kHz,3kHz,10kHz。

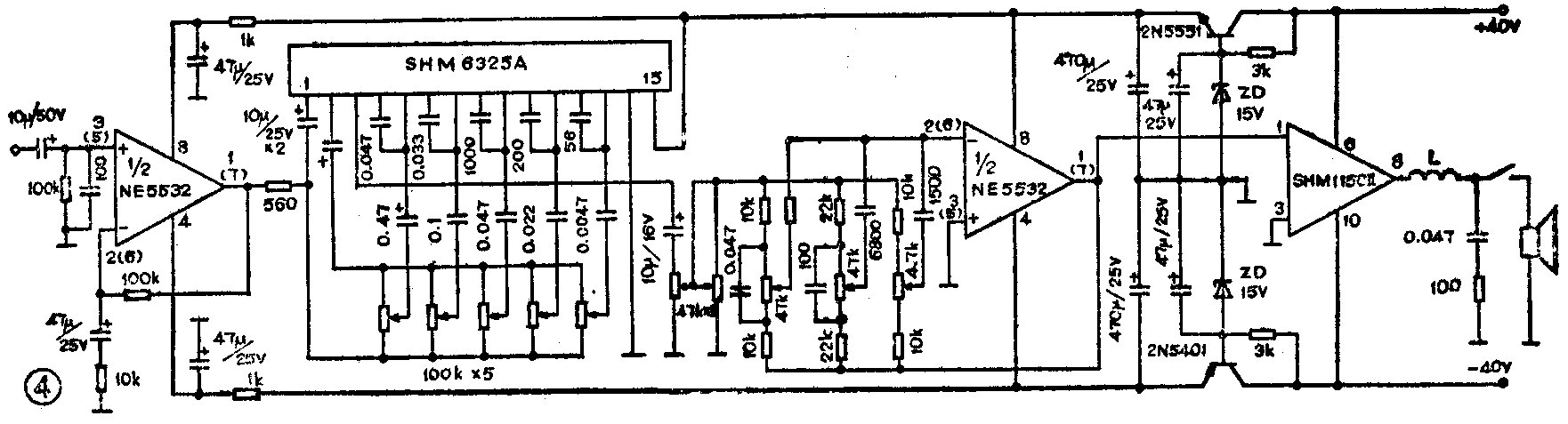
图4是使用SHM1150Ⅱ和SHM6325A组成的音频功放系统。这个电路的前级使用了NE5532,它是高保真电路常用的运算放大器。用该系统放音,高频段纤细、明亮,中低频段有足够的力度。

组装图4电路时集成电路和散热片之间应涂敷导热硅脂,以利散热。因电路输出功率较大,印制电路板上的电源线、地线、输出线的面积应足够大。电源滤波电解电容器可用多个大容量电解电容器并联,容量不应小于4700μF。
注意,SHM1150Ⅱ是直流放大器,所以与之耦合的上一级电路的对地输出直流电压应为0伏,否则SHM1150Ⅱ会将上一级的直流电压放大,而输出较大的直流电压将使扬声器烧坏。如上一级电路输出对地直流电压不为0伏,必须在 SHM1150Ⅱ的输入端接上隔直流电容器。(钟伟波)