带金属外壳的家用电器,象洗衣机、电风扇、电冰箱等,在安装使用时都应采取一定的保护措施,以避免设备漏电时发生触电事故,确保用电安全。那么,究竟应当采取什么措施呢?
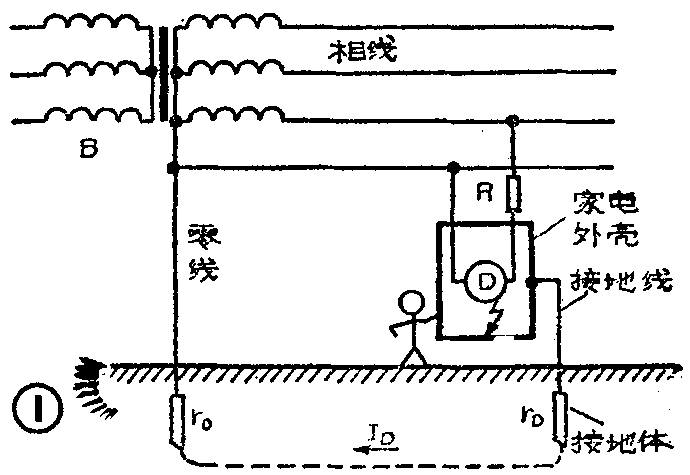
一、接地保护。所谓接地,就是把设备的金属外壳与土壤间作良好的电气连接。接地是通过接地装置实现的。接地装置包括直接与大地接触的金属接地体和连接接地体与外壳的金属接地线两部分,见图1。图中B是配电变压器,r\(_{0}\)是它的接地电阻,R是熔断器,D是单相电动机,rD是家电接地电阻,“表示碰壳短路。

在我们日常所用的380/220V三相四线制供电系统中,配电变压器低压侧的中性点按规定都是直接接地的。如果家电也采取了接地措施,那么,当其发生碰壳短路或严重漏电故障时,电流I\(_{D}\)便会通过大地回到变压器的中性点,这时可能出现两种情况:其一ID远大于熔断器的熔丝额定电流I\(_{Re}\),熔丝迅速熔断设备脱离电源。其二,由于ID较小,或由于I\(_{Re}\)较大,ID不能使熔丝熔断。这时设备外壳带电,其对地电压U\(_{D}\)等于ID在r\(_{D}\)上的压降,即UD=r\(_{D}\)ID,在碰壳短路时U\(_{D}\)=UφrD/(r\(_{0}\)+rD)(Uφ为电源相电压,一般为220V)。而设备不接地时,外壳对地电压则等于相电压,显然前者比后者小。由此可见,家电外壳接地,对于防止触电危险确有一定的作用。但是这种保护措施也有严重缺点。首先,装设接地装置比较麻烦,特别是对住楼房的人就更加困难。另外,当家电接地电阻r\(_{D}\)较大时,这种措施的保护作用较差。变压器的接地电阻r0一般很小(100kVA以上容量的变压器,要求r\(_{0}\)≤4Ω),它是把多根接地体连成一组来达到的。而用户自己搞接地装置就不可能那么复杂,通常都是把一根两米左右的钢管或角钢垂直打入地下,这时接地电阻多在15Ω以上。由以上分析可知,rD大了,一方面会使熔丝熔断的可能性减小;另一方面又会使家电外壳对地电压增大,如r\(_{0}\)=4Ω,rD=15Ω,则在碰壳短路情况下,外壳对地电压U\(_{D}\)=220×15/(4+15)=174V,它已大大超过我国关于在没有高度危险的环境下安全电压为65V的规定。由此可见,简单的接地装置是难以充分保障人身和设备安全的。如果要减小对地电压,则必须大大减小rD,这势必使接地装置复杂化。
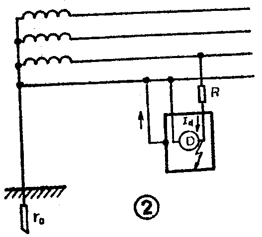
二、接零保护。接零保护是把设备的金属外壳与电网的零线接在一起,见图2。它的保护原理是,当设备带电部分碰连金属外壳时,会通过外壳形成相线对零线的单相短路。由于相—零回路的阻抗一般都很小,故短路电流I\(_{d}\)很大,它能使线路上的熔丝立即熔断,从而使设备脱离电源。这就有效地保障了人身和设备的安全。在380/220V三相四线制中性点直接接地的电网中,一般都是采取接零保护措施(工厂的机器设备均采取接零措施)。

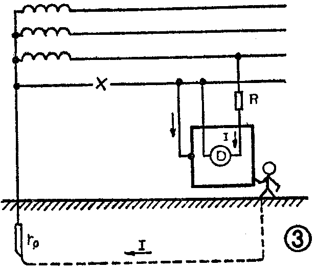
接零保护的最大问题是,当零线断路时,电压会通过负载(如电动机绕组)直接加到设备外壳上,使外壳出现220V的对地电压。如果这时触及设备外壳,人就会触电(见图3)。这正是有些人不愿采用甚至反对采用接零保护的主要原因。虽然可采取其他相应的措施,来避免或减少危险,但主要的还是要避免零线断线和电源接反。为此,在接零保护系统中必须注意下面几个问题:1.零线上不允许装熔断器。2.零线上不允许装开关。3.零线的导线应有足够的截面积,以保证一定的机械强度和承受电流的能力。电线接头一定要牢固可靠,保证接触良好。4.每户的电源进线上均应装设熔断器,而且熔丝电流应根据实际负荷选用(一般家庭可选3~5A)。5.电源线一经接好就不能再随意变动。否则一旦相、零线接反,设备外壳就会带电。6.接零设备须使用单相三线插头座(即带接地足的三芯插头座)。其中连金属外壳的导线应接到插头的粗足上。插座中标有“7的插孔要单独用一根导线接到电网的零线上,而不允许在插座内部和接到“N”上的零线连通。如果设有专用的保护零线(保护地线),则应将其接在保护零线上(见图4)。此外,还要经常检查插头座以及各接头的接触情况,发现问题及时处理。7.在接零系统中不能有接地设备,即不允许在一个系统中同时采用接零制和接地制。因为如果这样,则一旦接地设备对地短路,I\(_{D}\)就会在r0上产生压降,使零线对地电压升高,并使系统中所有接零设备外壳带电,这显然是不安全的。


三、重复接地。家电采取接零保护措施后,虽然一般不会发生触电危险,但万一零线断路,万一电源接反时,设备外壳还是会带电的,且对地电压达220V。鉴于这种情况,为了更加安全起见,我们可以采取重复接地措施(所谓重复接地就是设备外壳接零以后又接地),作为接零设备的后备保护。特别是对那些电源线路不太正规和不太可靠的地方,更有必要采取此项措施,以确保安全(外壳接专用保护零线者无需重复接地)。
重复接地能起多种作用(见图5):

1.有零线时,重复接地等于给零线增加了一条并联支路。在设备正常时,它能使零线中的电压损失减小。设备碰壳短路时,它又能使短路电流增大,从而有助于熔丝的熔断。即使熔丝未能熔断,也将由于零线压降减小和r\(_{D}\)r0分压的双重作用而使设备外壳的对地电压明显降低。2.在零线断线的情况下,它给负载电流提供了一条通路,使之通过大地回到变压器中性点。而此时外壳对地电压仅是负载电流在r\(_{D}\)上的压降UD=Vφr\(_{D}\) /(Z+rD+r\(_{D}\)),其中Z是负载阻抗,它一般远小于65V安全电压,故重复接地能有效地减轻接零设备在零线断线时的触电危险。
为了简单可靠,重复接地应尽量利用自然接地体,如果没有合适的自然接地体可供利用,则应搞人工接地体。一般可将一根2~2.5m的钢管(φ38或φ50mm)或角钢(L50×50×40mm)垂直打入地下,其上端离地面0.6米。接地线(铜线或扁钢)用螺栓螺母压在接地体上,保证接触可靠。(郑成樑)