传统的串联线性稳压电源因使用三极管作调整管,工作于放大区,稳压作用是通过增大或减少管压阵来实现的,对于大范围可调线性稳压源来说,在输入电压与输出电压差较大时,调整管的压降的无功消耗甚至会比真正使用的功耗还大,而在一般使用时调整管的压降也大于4V,所以这种稳压源的功率损耗大,效率不能做得高,只能达到30%—40%左右。
开关式稳压源是利用控制电子开关的时间比例来达到稳压的目的。虽然开关稳压源也采用三极管作调整管,但它工作于开关状态,开通时管子深度饱和,管压降很小,关断时电流趋近零值,两种状态功耗都很小,克服了传统线性稳压源的缺点,因而开关式稳压源效率可以做得高,一般达到75%以上,如果开关管采用饱和压降小的锗质三极管,效率还可进一步提高至90%以上。开关稳压电源又分为自激振荡式和它激振荡式两种。
自激式电路结构简单,特别是开关集成电路问世后,采用它能方便地制作出简单实用的开关稳压源,图1及图2就是采用TWH8778、TWH8751开关集成块组成的开关式稳压源。采用自激振荡式的开关电源缺点是振荡频率不可能做得很高,一般只在10kHz左右,且频率易受外界条件而改变,但其制作简单。

它激式开关稳压源要比自激式电路来得复杂,但它的振荡频率可以做得很高,相应的滤波元件参数可降低,频率漂移小,工作稳定,是目前较为优良的稳压源,但它造价高,以往只在航天工业、精密仪器中得到应用。
把已成熟的它激式稳压电路普及化,对提高应用技术,节约能源都有着重大的意义,国外器件厂已相继研制出单片式开关稳压集成电路,所调单片式稳压电路,是把大功率开关器件和推动电路、振荡电路、各种补偿电路以及必要的保护电路,尽可能结合为一体,制作在单一硅片上。
本文介绍的TWH8001、TWH8002就是其中一种单片大功率它激式开关稳压电路,它的优点是精度高、外围电路少,体积小,输出电压可调范围大(2—30V连续可谓),低的动态输出电阻,(典型值为0.002Ω),输出电流大于5A(降压稳压时),电路本身带有高精度温度补偿基准源和高速过流保护功能,有关该电路主要参数见附表,外型及引脚见图3、4。


图5是TWH8002的内部框图及典型运用电路,由于开关稳压源的工作原理在各报刊已多次介绍过,本文不作电路分析,仅就各元件的作用简要说明;R1、C1,R2、C2支路是RC串联网络滤波电路,分别对100Hz、70kHz纹波实施滤除,以达到双重滤波的效果。本电路的振荡频率由C\(_{T}\)决定,有关电容与频率对应关系如图6,采用不同的CT值,振荡频率也不同,图5中C\(_{T}\)为4700P,振荡频率为70kHz,相对的滤波网络R2、C2也设计在这个频率上,如果CT值改变,相应的R2、C2也应随着改变。电路最高工作频率为200kHz。R3、W2用于调节输出电流的限制阀值,调节W2,限流值可随意设定。D为续流二极管,宜采用肖特基或快速恢复二极管,如用普通二极管则高频损耗大,电源内阻增加,L为贮能电感,可用高频环形磁芯用0.8mm漆包线穿绕35匝。开关电路应安装大于80×80×3mm的散热片。

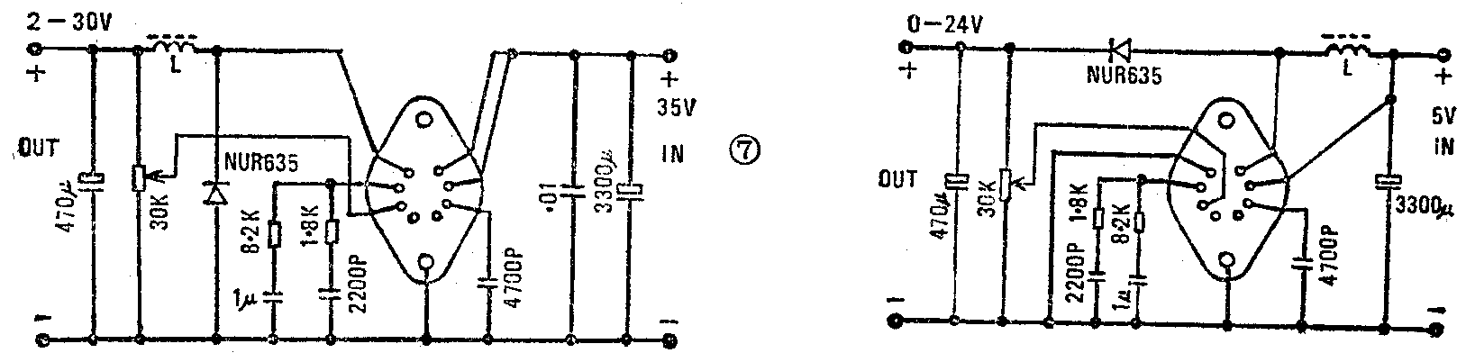
TWH8001的功能基本同TWH8002,区别在于TWH8001达林顿输出级采用集电极和发射极分别引出的形式,这就使它不仅能构成降压输出式开关电源,还能方便地构成升压输出式开关稳压源,电原理图分别如图7、图8。

如果外围元器件安装无误,以上电路均免调试即可达到满意效果。图5中的“沅”为“源”之误。(蔡凡弟 董云鸿)