本装置使用一只时基电路及一只TTL四D触发器组成逻辑电路,循环方式变化多样,可广泛用于广告灯及流动灯饰的程序控制,4路输出(也可为6路或8路)每路的功率可根据需要作成500~2000W。
一、电路原理
整机由时钟脉冲电路、逻辑电路、驱动电路和电源四部分组成,见图1。

时钟脉冲信号由时基电路IC\(_{1}\)等组成的自激多谐振荡器产生,调节W可改变振荡频率,从而控制逻辑电路的循环周期。
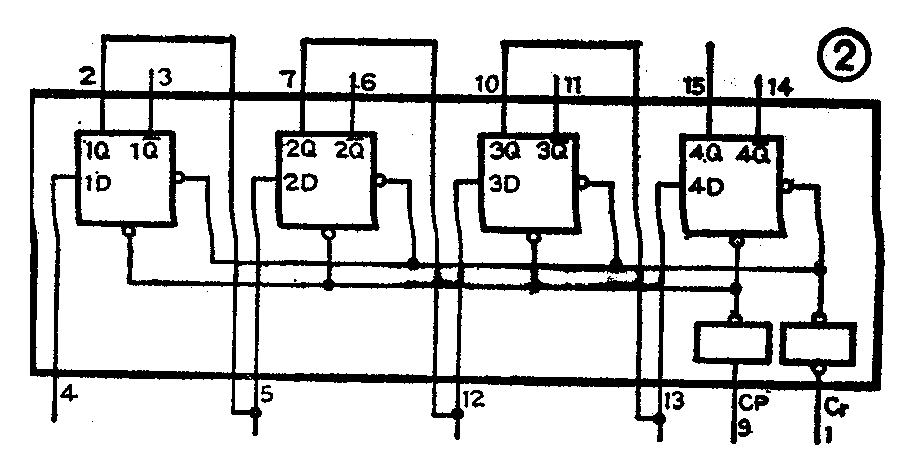
逻辑电路的核心是一块TTL四D触发器74LS175,其内部逻辑图见图2。其中的每个D触发器都有独立的数据输入端D和相应的输出端Q和Q-,时钟端CP和清除端Cr是共用的。BG\(_{1}\)~BG4为晶体管射极输出形式,用来驱动可控硅。R\(_{3}\)、R5、R\(_{7}\)、R9为限流电阻。当某一个触发器的Q输出端出现高电位时,通过限流电阻使相应的发光二极管点亮(用来监视此路输出状态),并使与之相连的驱动晶体管饱和导通,这一路双向可控硅被触发导通,与其相接的灯点亮;当触发器的Q端为低电位时,驱动管截止,可控硅也关断,故灯熄灭。CZ\(_{1}\)~CZ4为四路输出插座,每路的负载可由若干只瓦数相同的灯泡并联而成,并联后的总功率不应大于控制器的单路输出功率,每路并联的灯泡个数要相等。排列时,按顺序每4只灯泡一组连成灯串。

当开关K\(_{2}\)置“1”时,此时应先按一下AN1按钮,使清除端Cr接地(低电位),各触发器都置零,输出端Q都为低电位。由于最后一个触发器的输出端4Q通过K\(_{2}\)-1及R11接BG\(_{5}\)的基极,此时BG5将截止,其集电极为高电位,而第一个触发器的输入端1D通过K\(_{2}\)-2接BG5的集电极,故1D为高电位。此时,当有时钟脉冲到来后,1Q将变成高电位,而其余三个触发器因当时D端的状态为低电位,所以它们的输出端Q仍为低电位。当第二个时钟脉冲到来时,此时的2D已为高电位,故2Q也变成了高电位,而1D的高电位不变,故1Q仍保持高电位,依次类推,当第四个时钟脉冲到来后,四个D触发器的输出端Q都变成了高电位。由于四个触发器的输出Q端分别通过R\(_{3}\)、R5、R\(_{7}\)、R9接到驱动管BG\(_{1}\)—BG4的基极,使各管依次导通,从而控制双向可控硅KS\(_{1}\)~KS4依次导通,使与它们串连的CZ\(_{1}\)等所连的四路灯依次点亮。同时,4Q端的高电位将通过R11对C\(_{2}\)充电,经过一段时间后,C2上所充的电压使BG\(_{5}\)饱和导通,其集电极随之变为低电位,因而使1D为低电位。当有时钟脉冲到来时1Q将变成低电位,通过连锁反应,2D也为低电位,当第二个时钟脉冲到来时,2Q又成低电位,直到第四个时钟脉冲到来后,四个D触发器的输出Q端又逐个变为低电位。由于C2的充电作用,BG\(_{5}\)不能马上截止,1D仍为低电位(其余也如此),此时尽管有时钟脉冲输入,但由于各触发器的D端为低电位,故输出端Q都仍为低电位,因此BG1~BG\(_{4}\)截止,可控硅KS1~KS\(_{4}\)都不导通,各路灯都灭掉。经过一段时间后,C2通过R\(_{12}\)及BG5的b、e结放电结束,BG\(_{5}\)截止,1D又变为高电位,于是开始第二个循环。随着如上所述Q1~Q\(_{4}\)电位的变化,将使各路灯依次逐个点亮→延时→依次逐个熄灭→延时→再依次逐个点亮,如此循环不已。
当K\(_{2}\)置“2”时,触发器的清除端Cr通过K2-2接到BG\(_{5}\)的集电极,而1D因悬空为高电位,同前述原理,先按一下AN1使电路置“0”,BG\(_{5}\)截止,触发器的清除端为高电位,此时四个触发器的输入端除1D为高电位外,其余均为低电位,在时钟脉冲的作用下,四个触发器的输出Q端将依次变成高电位,4Q的高电位经过R11对C\(_{2}\)进行充电,经过一段时间后,BG5饱和导通,使清除端又变成低电位,四个触发器同时置“0”,延时后BG\(_{5}\)又截止,使触发器的清除端又变为高电位,于是第二个循环开始。上述循环将使每路灯依次逐个点亮→延时→同时熄灭→再依次逐个点亮。这种循环方式与第一种方式的不同之处在于,前者的清除端Cr一直处于高电位状态,1D随4Q的电位而变化,各触发器输出Q端的状态由时钟脉冲到来时D端的状态决定。而后者的1D一直处于高电位状态,清除端Cr随4Q的电位而变化,当Cr为高电位时,触发器输出Q端的状态由时钟到来时D端的状态决定,而当Cr为低电位时,不管输入端D当时的状态如何及有无时钟脉冲,触发器的输出Q端均为“0”状态。
当K\(_{2}\)置“3”时,四个D触发器接成了环形,此时BG5的基极从电路上断开,将一直处于截止状态,使触发器的清除端一直为高电位,通过按动AN\(_{2}\)可使电路予置四种逻辑状态。这里只分析其中的一种情况:先按一下AN1使电路置“0”后,四个触发器的输出端Q均为低电位,四路灯全熄。此时,虽然清除端Cr为高电位,也有时钟脉冲输入,但由于电路中每个触发器的D端与前一个触发器的Q端相连,故使各触发器的D端一直处于低电位,四路灯也一直熄灭。当按下AN\(_{2}\)后,使1D与4Q断开,1D由于悬空而为高电位(其余仍为低电位),当时钟脉冲到来后,1Q即为高电位,使第1路灯亮。在第1路灯亮后第2路灯亮之前迅速松开AN2,此时各触发器的状态如下:1D与4Q接通而变成低电位,2D受1Q的控制变成高电位,3D、4D仍为低电位,当第二个时钟脉冲到来后,1Q即变为低电位,而2Q变为高电位,因此第1路灯熄灭,第2路灯点亮(第3、4路灯仍熄)。此时各触发器的状态为:1D、2D为低电位,3D则变成了高电位,当第三个时钟脉冲到来后,又使2Q变为低电位,3Q变为高电位,使第2路灯熄灭,第3路灯点亮。同理,当时钟脉冲到来后,总是在前面一路灯熄灭的同时点亮后一路灯,当最后一路灯点亮时,又使第一个触发器的输入端1D变为高电位,开始第二个循环。这样,每来一个时钟脉冲,灯光就会向后移动一位,形成光点流动的效果。根据前述原理只要掌握好按下与松开AN\(_{2}\)的次数与时间,即可予置另外三种逻辑状态,请读者自行分析。若要使各路灯一直全亮时,只须按下AN2直到各路灯都亮后再松开即可。
开启电源开关K\(_{1}\)后,方式选择开关K2置“1”或“2”时,可分别产生单亮——单熄或单亮——全熄的循环工作方式;K\(_{2}\)置“3”时,予置四种不同循环方式的方法如下:先按动AN1使各路灯全熄,并调节W使循环速度放慢以便于操作。①按下AN\(_{2}\),在第1路灯亮后第2路灯亮前松开,为光点流动式;②按下AN2,在第1、2、3路灯全亮后,第4路灯亮前松开为暗点流动式;③按下AN\(_{2}\),在1路灯亮后第2路灯亮前松开,当第2路灯亮后(此时第1路灯又熄)第3路灯亮前再次按下AN2,当1、3路灯亮后(此时第2路灯又熄),第4路灯亮前松开,即可得到两路灯交替闪亮的“拉锯”式移动效果。④按下AN\(_{2}\),待第1、2路灯亮后、第3路灯亮前松开即为两亮两暗的移动循环方式。
由于TTL电路对电源的要求较高(5V±10%)必须采取稳压措施才能保证逻辑电路的正常工作,本线路使用了一只三端固定正输出集成稳压器W7805,可使电源电压稳定在5V±10%范围内。
二、元件选择及制作
IC\(_{1}\)为NE555时基电路,也可用其它类型的如5G1555等;IC2为互补输出低功耗肖特基4D触发器(国标型号为T4175),也可用单输出的6D或8D触发器(触发器的个数增加时可予置的逻辑状态也相应增多);KS\(_{1}\)~KS4可根据负载功率大小选用3A~12A、耐压在400V以上的双向可控硅;电源开关K\(_{1}\)选用KN-D1小船形开关;AN1、AN\(_{2}\)选用自动复位按键;方式选择开关K2的型号为SK~23H01。BG\(_{1}\)~BG5的β≥80、V(BR)CEO≥10V;电解电容C\(_{1}\)~C3的耐压均为6.3V,C\(_{4}\)为16V。电源变压器B的功率为2—3VA,次级输出电压为9~15V,可用收录机的电源变压器代替。

图3为印刷线路板图,电位器W,方式选择开关K\(_{2}\),按钮AN1、AN\(_{2}\)均直接焊在线路板上。采用卧式结构,使其控制手柄与线路板平行,以便装入机壳时能伸出壳外。集成电路IC1、IC\(_{2}\)焊在有铜箔的一面,将其引脚向外弯曲90°后焊上即可。
安装完毕通电后,如发现灯光有闪烁或抖动现象,一般是可控硅的触发电流不够,减小R\(_{2}\)、R4、R\(_{6}\)、R8的阻值或换用β值较高的驱动管即可解决。(路玉民)