上文我们介绍了黑白全电视信号,在黑白全电视信号的基础上进一步了解彩色全电视信号就比较容易了。正象黑白图片经过正确着色就成为彩色图片一样,彩色全电视信号就是在黑白信号的基础上,再加入表示彩色的色度信号和正确重现彩色所必不可少的色同步信号而构成的。
彩色景物或图象的特征可用它的亮度、色调和色浓度三个物理概念来描述。亮度是指明暗变化的程度。色调是指图象的彩色种类,比如红色、绿色、黄色、蓝色……等,由于不同的彩色是不同波长的光刺激人眼而造成的感觉,因此色调是与光的波长相对应的。色浓度是指色彩的深浅程度,如深红、浅红、深蓝、浅蓝等。色调和色浓度两个物理量又统称为色度。也就是说,色度表示了彩色种类及其深浅(浓度)程度两个概念。
我们的眼睛对不同波长的光即不同的彩色有着不同的亮度感觉,这样一种特性可用所谓“视度曲线”来表示,见图1。图中,横座标表示不同颜色光的波长,纵轴则表示人眼对不同颜色光的亮度感觉。由视度曲线可以看出,在波长为550nm处,人眼的响应最强。也就是说,同样能量的红光、绿光刺激人眼时,人眼对绿色光敏感些对红光则差些。若把自然界中色彩缤纷的景物拍成黑白照片或黑白电影,这时我们所见到的就是彩色图象的亮度情况。

在电视技术中,传输彩色图象的方法是在传输代表图象亮度的信号(即黑白图象信号)的同时,再加入表示彩色的信号。但如何传输自然界中那么多种类的彩色呢?我们知道,画家作画采用了红、黄、蓝三种基本原色,按不同比例的不同原色相混合就可得到画面上的各种颜色。印刷技术中的套色印刷也是如此。在电视技术中也是一样,根据三基色原理,自然界中的绝大部分彩色,都可用三种基本颜色按不同的比例混合得到。
电视中采用的三基色是红色、绿色和蓝色(分别记作R、G、B)。这样,电视系统只要把彩色景物的彩色分解成红绿蓝三种基色光,经摄象管分别变成电信号,然后传输这些电信号。在接收机中经显象管把信号变成三基色光,再按原来分解时的比例混合就能重现彩色图象了(注意,电视中的三基色和混色原理与绘画和印刷是不同的)。但是,在实际应用中却并不直接传送R、G、B三基色信号,这是因为在电视技术中要把彩色信号叠加到黑白信号上去,而为了确保在彩色信号中有干扰时不影响黑白信号(叫做恒定亮度原理),要求把R、G、B三基色信号在发送端的编码过程中变成色差信号进行传输。所谓色差信号就是基色信号与其对应的亮度信号(以下简称Y信号)之差,电视中真正传输的是,红色差信号R-Y、蓝色差信号B-Y、和亮度信号Y三个量。
根据色度学中的亮度方程Y=0.3R+0.59G+0.11B,有了R-Y、B-Y和Y,也就分别知道了R、G、B。因此R-Y、B-Y代表了彩色,而Y代表了亮度。(这里R、G、B,R-Y,B-Y和Y等,可以理解为信号电压)。
我们知道,黑白图象信号所占频带范围为0~6MHz,为了加入彩色信号后不至于扩展频带而又不造成两个色差信号和一个亮度信号的互相干扰,以实现兼容(黑白机和彩色机能互相收看黑白或彩色信号),需要把彩色信号安置在黑白信号高频端的频谱间隙中(叫做频谱交错)。
要做到这一点,必须在发送端的编码器中对两个色差信号进行平衡正交调幅,以实现色差信号的频率搬迁并避免相互干扰。平衡调幅过程是使两个包差信号R-Y、B-Y去分别调制频率是4.43MHz而相位却互相垂直的两个副载波(发射机在调幅发射得到射频的过程中要有载波,在这里称为副载波以示区别)。调制后的已调色差信号再合成为一个色度信号代表彩色,叠加到亮度信号上去。但是,当色度信号叠加到黑白亮度信号上之后,使总的信号幅度将远大于原来黑白信号的幅度,这样一来这个信号在发射机中去调制载波得到射频信号时,就会造成过调制。
为防止这种情况,还要预先对色差信号进行压缩(当然,在接收端要扩展复原),红色差信号被压缩到0.877倍,蓝色差信号被压缩到0.493倍,压缩后的红色差信号称为V信号,即V=0.877(R-Y),而压缩后的蓝色差信号称为U信号,且U=0.493(B-Y)。被压缩后的色差信号调制副载波后又分别称为V、u已调色差信号,这时由已调色差信号V、u合成的色度信号称为C信号。
为了明确起见,我们以大家所熟悉的彩条图象为例来说明这个过程。彩条图象即我们在电视机屏幕上看到的白、黄、青、绿、紫、红、蓝、黑八竖条的图象。在图2中,我们分别画出了该图象被分解成的红基色信号,绿基色信号和蓝基色信号,并按色度学中的亮度方程对应计算得出了它的高度信号波形。然后得出红、蓝色差信号波形,再得出平衡调幅后的已调色差信号波形,进一步得到两个已调色差信号合成后的色度信号波形。最后,特色度信号叠加到亮度信号上去,就得到了彩色图象信号波形。上述的全过程是在编码器中完成的,这里因涉及的问题很多,篇幅有限,只能作如下简单的说明。

例如,彩条图象中的黄色条,由于黄色是由红色和绿色混合而成,所以它的基色信号中只有红色和绿色(设其电平为1,见R、G波形有斜线阴影处),而没有蓝色(设其电平为0,见B波形空白0处)。这便得到黄色的基色信号,根据亮度方程Y=0.30R+0.59G+0.11B可知,黄色的亮度信号Y=0.30+0.59+0=0.89,见图2(a)Y波形(斜线阴影处)。进一步得黄色条的红色差信号是R-Y=1-0.89=0.11,见图2(a)中R-Y波形(斜线阴影处)。黄色的蓝色差信号B-Y=0-0.89=-0.89,见图2(a)中的B-Y波形斜线部分。依此类推,各彩条的基色信号,亮度信号,色差信号的电平均可这样求得,图2中的波形也就不难画出。
色差信号进行平衡调幅后的波形是根据平衡调幅的特点得出的,色差信号合成的色度信号波形(图2b)是经计算得出的,这里就不能多说了。
需要指出的是,色度信号C的波形是被调幅的副载波,对应各彩条的C信号的副载波相位表示色调,如黄色为167°,而对应各色条的C信号副载波的幅度则表示该色条的色浓度,如黄色为0.44。至于亮度信号(图2C),我们从视度曲线不难想见它应是阶梯波,因为白色最亮,黄色次之,青色更次之……红色较暗,蓝色更暗,黑色最暗。把不同色条的色度信号叠加到与其对应的亮度信号上去,就是彩色图象信号了。由此可见,彩色图象信号是亮度信号上驮着代表彩色的色度信号,见图2(d)。
上文谈到:两个色差信号要分别去调制互相垂直的两个副载波以得到已调色差信号。根据我国的电视制式(PAL制)要求,红色差信号应调制90°/270°逐行倒相的副载波,即R-Y所调制的副载波为一行90°,下一行270°,再下一行又为90°……逐行倒相。而蓝色差信号B-Y应调制0°的副载波(称为基准副载波)。在发送端,相位不同的副载波都是由同步机结出的同一个0°基准副载波得到的。在接收端,必须对得到的两个已调色差信号进行解调,以恢复原来的两个色差信号。
由于发端采用了平衡调幅方式(副载波被抑制掉了),接收端则必须用同步解调方法才能解出色差信号,而这种解调方式又要求必须有与发端调制对一样的副载波才行。所以,发送端必须给出一个能代表其所用副载波特点的信号,以便用它去控制接收机使接收机产生的副载波与发送端相一致。这个信号就叫做色同步信号。显然,这就要求色同步信号应当同时代表发送端所用的90°、270°逐行例相的副载波和0°的基准副载波。
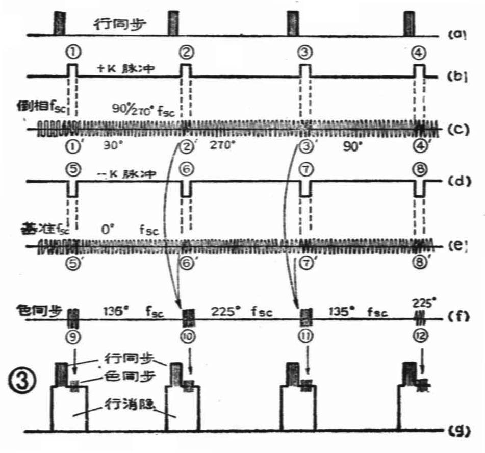
在发送端,是用同步机给出的一串开关脉冲(称为K脉冲)来获得色同步信号的。具体说,是按K脉冲形状从发端所用的副载波中取出来“样品”信号作为色同步传送给接收端的,这整个过程如图3所示。图3(a)是同步机给出的行同步信号。图(b)为同步机给出的K脉冲,它与行同步信号保持严格的时间关系。图(d)为K脉冲被倒相以后的—K脉冲。图(c)为发送端编码器中R-Y信号平衡调幅时所用的逐行倒相副载波(一行90°,一行270°……)。图(e)为发端编码器中B-Y信号平衡调制时所用的0°基准副载波。在编码过程中,(b)的+K脉冲和(c)的副载波同时送入R-Y信号的平衡调制器。在调制过程中,K脉冲对副载波取样,使调制器在有K脉冲时有对应的副载波输出图中,对应①输出为①′(设为90°的副载波),对应②输出为②′(设为270°的副载波),对应③输出③′ (又是90°的副载波)……。同理,(d)的—K脉冲和0°的基准副载波(e)被送入B-Y信号的平衡调制器,调制后-K脉冲对0°副载波取样。由于是倒相了的-k脉冲,所以取得的样品也将倒相,即⑤、⑥、⑦、⑧……时,对应取出的副载波“样品”是⑤′、⑥′、⑦′、⑧′……皆为180°。最后,在已调色差信号R-Y和B-Y(或说V和u)被合成为C信号的同时,上述“样品”信号①′、②′、③′……也对应地与 ⑤′、⑥′、⑦′……合成。显然在相位上①′90°与⑤′180°合成为135°,如图(f)的⑨;而②′270°与⑥′180°合成为225°,如图中的⑩,同理为135°,为225°……。显然,⑨同时代表了①′和⑤′的副载波相位,⑩同时代表了②′和⑥′的副载波相位……。即图(f)中的断续合成波形可分别表示(c)、(e)两种副载波的相位,只不过是(e)的0°基准副载波相位在(f)中是用180°表示罢了。这没关系,接收端恢复基准副载波时,注意到这一点就是了。(f)即为色同步信号,它传递了发端所用副载波的相位信息和倒相信息。

为了通过全电视信号从发端到收端传递该色同步信号,技术上是把它放置在行消隐信号的后肩上送出,这样就保证了每行都有色同步信号,见图3(g)。关于这部分的有关问题、可以参阅本刊85年第8期或86年第2期的相关文章。应当指出,在场消隐期间,色同步信号的安置问题相当复杂的,这里就不便多谈了。
把色度信号和色同步信号加入到黑白全电视信号中去,就得了彩色全电视信号。若仍以彩条信号为例,它的彩色全电视信号波形如图4所示。当然,如果是活动的图象,则其图象信号部分将变得相当复杂,且随机变化,这是无法画出它的波形的。在彩色电视机的生产、调试和维修过程中,总是用彩条信号作为测试信号的道理也就在于此。彩色电视机是比较复杂的,在维修中经常要观察测试各部位的信号波形以诊断故障,所以了解彩色全电视信号及其组成很有必要。本文涉及到的许多基本原理及计算,因篇幅有限就不多作解释了。 ——续完—— (关怡)
