1.只使用一节电池的收音机比使用两节以上电池的收音机省电吗?
2.电冰箱的电源插头是始终插上省电,还是时拔时插省电?
3.若误用万用表的交流电压档测量直流电压,当万用电表的正、负表笔与被测直流电压的正、负极性连接相符时,万用电表的指示如何?当万用电表的正、负表笔与被测直流电压的正、负极性连接相反时,万用电表的指示又是如何?为什么?
想想看答案
1.收音机是否省电,不能以它使用多少节电池来判断,而与它的电路结构、所选用的元件质量及放音音量等有关。一般来说,在音量相同的条件下,乙类推挽输出比甲类单管输出电路省电。在电路形式都是推挽输出的情况下,静态电流大或音量开得大收音机更费电。而元件质量高、装配工艺好、漏电电流小的收音机则越省电。电池的使用寿命与它的容量、放电电流和放电方式有关。一号电池比五号电池的容量大,在放电电流相同的情况下,一号电池用的时间更长。间断放电比连续放电使用寿命长。因此,同样一节电池,如果放电电流、放电方式相同,则无论是把它放在只使用一节电池的收音机里还是放在使用多节电池的收音机里,它的寿命是相同的。只使用单节电池的收音机与使用多节电池的收音机相比,由于单节电池的电压比多节电池串联的电压低,在输出功率相同的情况下,单节电池就必须提供较大的电流。 因此,如果电池型号、电路形式、放音音量等一样的情况下,显然多节电池使用的时间更长。但是,市场上一些只使用一节一号电池的收音机,由于一号电池容易买到,电池个数少,使得收音机的体积小、重量轻、因而受到许多用户的欢迎。
2.首先应当说明,衡量电冰箱是否省电要有一个前提,这就是必须保证电冰箱里的机器能够正常运转。如果把电冰箱收起来不用或断电使电冰箱停机不用,那就失去了省电的意义。电冰箱的耗电量与它的电机功率(俗称瓦数)、制冷效率和运转时间有关。电冰箱里的温度(恒温点)可以事先调定。定好后,如果箱内的实际温度高于恒温点,则冰箱里的制冷机会自动启动,使温度下降,等降至恒温点时又会自动停机。停机后,由于开门进热或箱壁传热,里面的温度又会慢慢上升,于是制冷机再次自动启动和自动停机。如此反复,以维持箱内温度在恒温点附近。显然,恒温点定的越低,箱内的起始温度越高,则制冷机开动时间越长,耗电越多。如果为了省电而把电源插头拔掉,那么当箱内温度上升到高于恒温点的温度时,制冷机因无电源而无法启动,以致温度继续上升。这样,冰箱里的物品就不能保持在需要的温度环境下,失去了冰箱的作用。而且等以后插上电源再次启动时,运转的时间将会更长。因此,拔下电源插头不是省电的办法。正确使用电冰箱的方法应是始终插上电源。
要想使电冰箱省电,应当注意以下几点:
(1)尽量减少开门的次数和时间;(2)根据冷藏物的特点,合理选择恒温点,不要把恒温点定的太低;(3)电冰箱应放置在室内较阴凉处,尤其不要靠近热源(如暖气、火炉等);(4)定期检查,及时维修,始终使电冰箱处于良好工作状态。(杨怀恩)
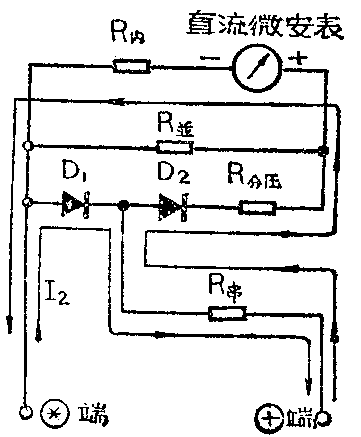
3.通常万用电表测量交流电压时,采用的是半波整流电路,其简化等效电路如附图所示。由于采用了半波整流电路,所以整流后的平均直流电压是整流前的交流电压有效值的0.45倍,电压减低一半多。由平均直流电压产生的相应平均直流电流使直流微安表作出相应的指示。而万用电表表头的读数刻度线是按照正弦电压的有效值定度的。

若用万用电表的交流电压档测量直流电压,当红色表笔+接被测直流电压的正极、黑色表笔*接被测直流电压的负极时,电流I\(_{1}\)的流向作如下表示:

这时,整流后的直流电压基本上等于整流前的直流电压值,并未减低。因此,按照交流电压有效值刻度的表头上读得的电压数值将近似为实际电压值的10.45倍(即2.2倍)。以测量24伏直流电压为例,按上述计算法,则计算出所得值为:24伏×2.22=53.28伏。用万用电表实际测试值接近(或略小于)上述计算值。
当黑色表笔*接被测直流电压的正极、红色表笔+接被测直流电压的负极时,其电流I\(_{2}\)流向应如下表示:*→D1→ +端。因为电流I2不经过表头,所以此时万用电表的指示为零,当然不会出现表针反打现象。若仔细观察时,会发现万用电表的指针略微向反向偏转一些,这是由于D\(_{2}\)的反向漏电流造成的。(朱锡仁)