问:一台12英寸电视机上的310CNB4型显象管损坏,如何用31SX3B代换?
单位:伏
310GNB4 31SX3B
灯丝电压 12 12
加速极电压 100 120
聚焦极电庆 0~400 0~400
截止电压 35~60 35~55
高压 10KV 12KV
答:由于这两种管型的屏对线尺寸均为31cm,偏转角度均为90°,玻壳管径均为φ20mm,并且电参数也很相近,如附表所示,故这两管可以代换。
在代换过程中,很可能碰到换上31SX3B型管后,电视机的亮度很小。这是由于31SX3B型管的截止电压偏下限,而原来的310GNB4型管的截止电压偏上限。遇到这种情况,可适当提高加速极电压,如果加速极电压不好调整,可以调整亮度电路中带“*”号的电阻,适当降低阴极电压。调整后,调节亮度电位器,使束电流在0~150μA之间变化。(朱家林)
问:一台南朝鲜产的12英寸电视机突然产生无光栅故障,经查是行输出管2SC2233(或2SC50B)被击穿。经多方设法也没能购到这种型号的管子,请问有否国产管可以代换?
答:2SC2233是NPN型硅大功率管,它的主要电性能参数见下表所示。国内上无二十九厂生产的D2373型塑封大功率硅管的外形与2SC2233一样,主要电参数也优于或接近于25C2238,因此可以方便地直接予以代换。另外也可选用国产3DD102B、3DD102C、3DD101B、3DD15C、3DD12B、DD03C等型管代替。但这些管子的外形(F-2型)与2SC2233有较大差别,所以要对散热板重新加工打孔,安装起来较为麻烦些。 (王德沅)
封装外形 TO-220
P\(_{CM}\)40W
I\(_{CM}\)4A
BV\(_{CBO}\)200V
BV\(_{CEO}\)60V
BV\(_{EBO}\)5V
f\(_{T}\) 8MHz
h\(_{FE}\)30~150
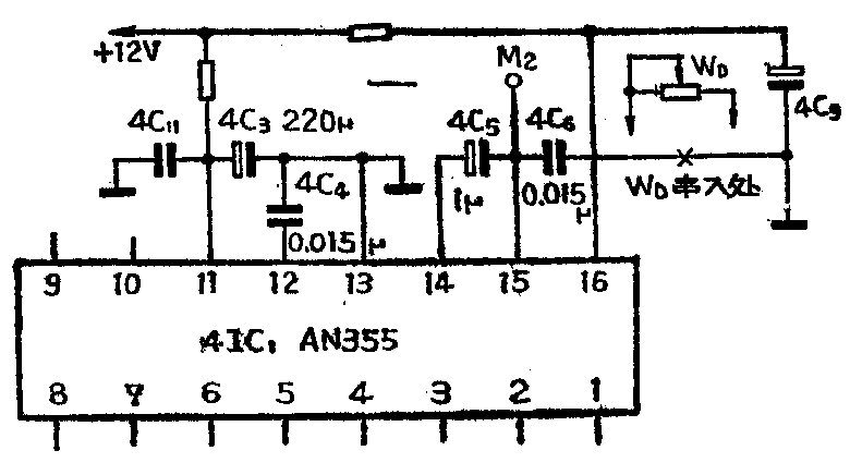
问:我想在一台山茶SC-35D2型14英寸电视机的伴音部分加装一个音调电位器,以和电路中的电容组成一个简单的衰减式音调控制器。不知电位器应串在4C\(_{4}\)还是4C6中?

答:音调电位器可以按图中所示串接在4C\(_{6}\)与地之间。这样电位器与4C6就组成了一个简单的高音衰减式音调控制电路。为了使电位器的音调调节效果较为明显,4C\(_{6}\)要改用0.068~0.15微法的电容。4C6究竟用多大才合适,可由读者在试验中根据自己的喜爱而定。如希望高音多衰减些,则4C\(_{6}\)容量可取大些。反之则相反。WD(音调电位器)一般用10~22千欧普通型的。(王德沅)
问:一台飞跃牌12D3型黑白电视机,开机后,荧光屏上有一条稍斜且有毛刺的亮线,如图所示,请问这是什么故障?

答:这种故障不同于水平一亮线和垂直一条亮线的故障,因此可不必先去检查行、场扫描电路,此现象很可能是偏转系统有故障。我遇到过几台这样故障的电视机,都是由于偏转线圈的接地端(行、场偏转线圈的接地端是连接在同一点上)与地之间断路所造成的。因此,碰到这种故障现象,可仔细检查偏转线圈的接头、插头及插座是否有开焊或断裂现象,若有断开点,将断开处接通,即可排除故障。(徐世凯)
问:一台襄阳牌12X1黑白电视机水平线性很好,但图象总是偏向右方,而且怎样调整显象管管枪上的中心调整软铁都无济于事,有何办法使图象调正?
答:遇到这种情况首先要区分是由于显象管管枪不正造成的,还是由于偏转线圈变形造成的。具体办法是:首先拔掉显象管管座,拧松偏转线圈紧固螺丝,轻轻拿下偏转线圈,再拧上显象管管座,把亮度调节电位器旋在亮度比较暗的位置,开机看小亮点是否在显象管荧光屏的正中位置。如果是在正中位置,就可以肯定是偏转线圈变形。这时轻轻地对偏转线圈进行整形,就可以使图象调在正中位置。如果亮点不在正中位置,就属于显象管管枪内部变形,就只好采用在显象管外壁粘贴永久磁铁的办法来解决了。(靳连生)
问:一台SHARPGF-6060X收录机负载阻抗为7~8Ω,输出功率为5W×2我想按下述想法做两只音箱不知哪种正确。①两只16Ω,2W高音扬声器;两只16Ω,3W扬声器按图1方式联接。②两只8Ω,2W高音扬声器;两只8Ω,3W扬声器按图2方式联接。

答:从图1看左、右声道各为两只16Ω扬声器并联,好像应该各为8Ω负载。但是低音扬声器标称阻抗值是对400Hz频率而言的,对于高于400Hz的信号,呈现的阻抗大于16Ω,而高音扬声器的标称阻抗是对2kHz而言的,对于低于2KHz的信号其阻抗就小于16Ω了。这样频率较低的电流主要从高音扬声器流过。由于高音扬声器不能承受低频功率很容易被烧坏。图2的接法应该说是正确的。8Ω低音扬声器对于机器起主要的配匹作用,分频电容器C=\(\frac{159×10}{^{3}}\)fR\(_{L}\),式中RL为高音扬声器标称阻抗,f为分频点频率。电容C对于不同频率的阻抗为Z\(_{c}\)=1;2πFC,可见对于频率较低的信号呈现很大阻抗,也即只允许高频信号送到高音扬声器去,避免了低频电流损坏高音扬声器。但应注意电容器的耐压值要足够大,最好是无极性的。(季正华)
问:有的收录机上装有自动磁带选择机构,可以代替磁带选择开关,请问是何道理?
答:各类磁带所使用的磁粉材料不同,因此要求不同的最佳偏磁电流和不同时间常数的录放频率均衡网络。为此凡是能够使用两种以上磁带的录音机均设有磁带选择开关。

为了简化操作和防止误动作,有些录音机上已开始使用自动磁带种类选择机构代替手动磁带选择开关。这种自动机构可以探测出所使用的磁带种类并自动地变换均衡网络和偏磁电流。其工作原理可参阅附图。图a是普通磁带,最外侧两块小片是防误抹片。图b是铬带,紧靠防误抹片的两个小孔是铬带探测孔。图c是金属磁带靠中间的两个小孔为金属带探测孔。新型录音机在对应铬带探测孔和金属带探测孔的部位分别安装了两个微动开关。如果使用的是普通磁带,上述两个微动开关均被顶住,微动开关内部接通,相当于传统的磁带选择开关置于普通带位置。如果使用的是铬带,仅仅中间的微动开关被顶住,内部接通,相当于磁带选择开关置于铬带位置。同理,当使用金属带时两个微动开关均不动作,相当于传统的磁带选择开关置于金属带位置。从而实现了磁带种类的自动识别。(徐雅国)

问:一合春雷3PL3型收录机,录放部分正常,当从放音转为收音时,几秒钟之后声音逐渐变小至无声,不知何故?
答:春雷3PL3型收录机收音部分的三个晶体管BG\(_{1}\)~BG3各管集电极电压取自电子滤波管的发射极,正常电压为4.7~5.2V,变频管的基极电压取自由1R\(_{14}\)与1EG3、4、5串联组成的稳压源,稳压值为2.1一2.3V。本机采用接力式AGC电路,1中放、2中放的基极电压也与这稳压源有关(原理从略)。当3只硅二极管1EG\(_{3、4、5}\)中有一只内部开路,则变频管基极电压上升至4V,两级中放的直流工作点也被破坏。造成变频、中放无法工作。当从放音转为收音的瞬间,由于1C28(100μF)的充电作用,电压不能立即上升至4V,收音部分的几只晶体管尚能工作。当1C\(_{28}\)充电完毕,正极电压达到4V时,收音部分也就不能正常工作了。
检查的方法是:用万用表直流电压档测量1EG\(_{3、4、5}\)的两端电压,如大于23V则说明有一只二极管内部开路。再用欧姆档测三只二极管的正向电阻,判别哪一只开路。由于该机使用2CB1稳压管,内部开路的现象较多,上述故障也就较多。可用硅二极管或3DG6的e、b结代替损坏的二极管。维修时把坏管剪断,把好二极管焊在残余的引线脚上。(彭贤礼)