红外传感开关(又称红外光电开关)是一种新型的非接触无损检测电子开关,可在较大范围内取代机械式行程开关、晶体管接近开关和可见光光电开关等位控开关。机械式行程开关有寿命较短、响应速度低、精度较差、检测范围受材料及空间限制等弱点。晶体管接近开关和可见光光电开关,在某些方面克服了机械式行程开关的弱点,然而前者仍受被检材料和空间的限制,作用距离也只有几厘米;而后者又有灯丝易断、抗光干扰性能差、不能检测透明物体等缺点。红外传感开关不但克服了前三者存在的大部分缺点,又保持了前三者的优点。它具有寿命长、精度高、响应速度快、作用距离远、抗光干扰性能好、使用保养简便等优点,而且它能非接触无损检测固体、液体、烟雾气体、透明体、柔软体和黑体,如:金属、塑料、纸张、木材、皮革、织物、食品、玻璃、水等等。它还能识别一些材料及其制品的裂缝、中孔、黑色污点和疤斑。因而红外传感开关被广泛应用于各种机床和各行业生产过程的自动半自动控制系统中作定位换向、液位控制、产品计数、转速测定、尺寸控制和安全保护等。利用红外线不可见的隐蔽性,还适用于银行、商店、办公室等作防盗警戒及安全防护之用。
红外传感原理及传感元件
波长0.38~0.76微米(3800~7600埃)的电磁波为可见光,位于红光外侧0.76微米(7600埃)~300微米的称为红外光,由于它的不可见,又称为红外线。在透明大气和轻烟薄雾中,波长小于1.5微米(15000埃)的近红外辐射,其传输性能要比可见光好得多,而且波长紧靠红光边缘,它的直线传播、反射、折射和被物质吸收等物理属性与可见光极相似,它还可使用与可见光类似的透镜聚焦等光学装置。
原则上,凡温度高于绝对温度零度(-273℃)的任何物体都会产生红外辐射。物体对其它天然辐射或人工辐射的反射幅射,与物体本身辐射一样,都是可以利用的。一般来说,光洁明亮的物体对红外线的反射辐射要比粗糙暗色物体的强。红外传感开关就是根据上述的红外辐射特性,利用物体对红外传感开关辐射出的红外线所产生的反射有无或强弱,来检测物体的有无或位置,区别不同材料的光洁度和颜色。
本文介绍的红外传感开关,所用传感元件有红外线发射管和红外线接收管。红外线发射管选用小功率砷化镓红外发光二极管5GLB等,其外延形谱线范围在波长9100~9400埃之间,管子头部有环氧透镜,使射线发散角小于20°,有较好指向特性。可用脉冲大电流调制发射,最大脉冲电流可达1A(占空比20∶1)。红外线接收管选用光敏三极管3DU5C或3DU32C等,其典型光谱响应波长5000~10000挨,与发射管谱线范围重合,其头部也有环氧透镜会聚入射的辐射光线,使受辐射角不大于20°,有利于抗干扰。有些光敏三极管在弱光下线性极差,造成环境光变化时,对物体的检测距离变化极大,不能可靠工作。我们在光路系统中采用了滤色片等补偿办法,并选用线性较好的管子,因此,即使环境光在较大范围内变化,也不会影响检测距离。
电路工作原理
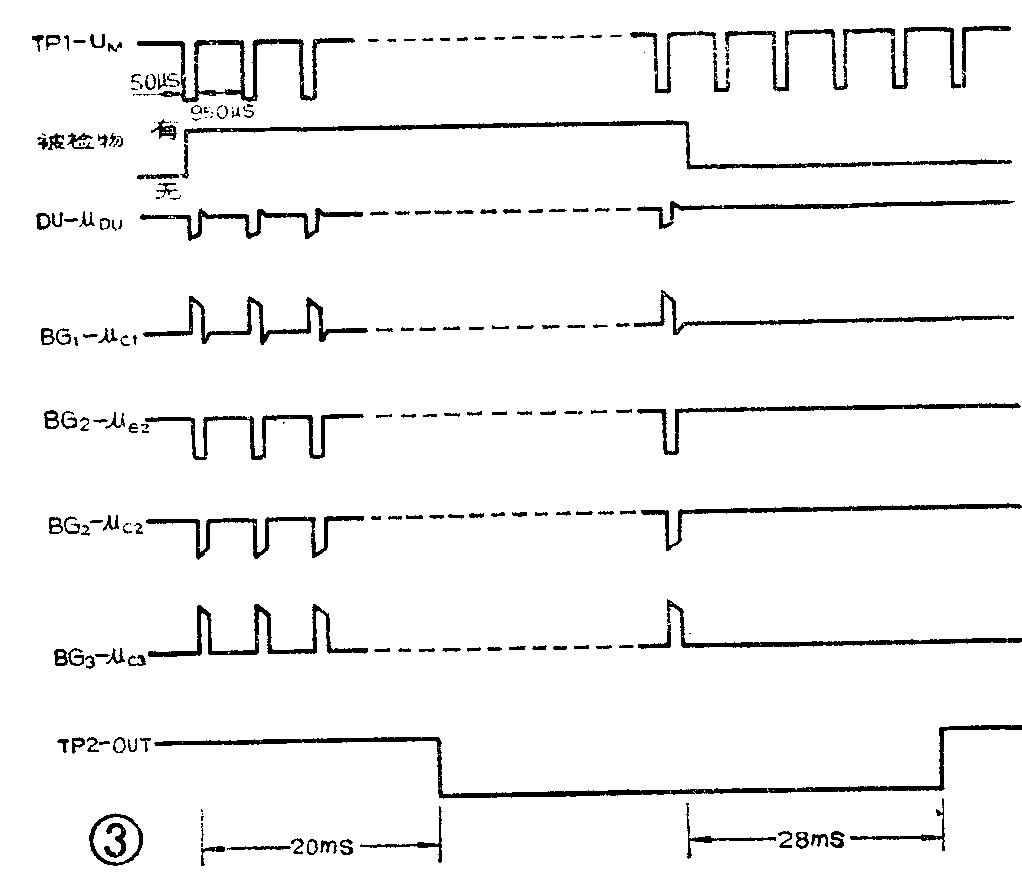
图1是工作原理框图。由调制脉冲发生器产生的调制脉冲经GL红外发射管辐射出被调制的红外线脉冲。当被检物进入作用范围时,红外线脉冲从被检物反射回来进入接收管DU,由解调放大器解调,再经选通、放大、整流和抗干扰网络滤去干扰脉冲后触发驱动器,带动负载。

图2是电路图,下面对电路作较详细的介绍。

1.发射和接收
从图2可见:由5G1555集成时基电路TP\(_{1}\)和R1、R\(_{2}\)、C1充放电回路组成频率1000Hz占空比20∶1的调制脉冲发生器,驱动GL红外发射管5GLB,辐射出被1000Hz调制的9100~9400埃红外线脉冲,经被检物反射回来,由DU接收管的光电效应解调为1000Hz电脉冲信号,通过BG\(_{1}\)放大,从集电极输出正脉冲信号送至BG2。
2.选通网络
选通网络由选通管BG\(_{2}\)、电平箝位二极管D2、D\(_{11}\)以及D12、R\(_{19}\)、R12、R\(_{9}\)、W1等组成。由于D\(_{2}\)正端接3V稳压点上,则当W1调在上端时,BG\(_{2}\)的静态Vb2=2.5V,当调制脉冲U\(_{M}\)为高电平11~12V时(宽度占每一脉冲周期的19/20,即950μs),红外发射管截止;同时经R19和R\(_{12}\)分压,使BG2发射极电压V\(_{e2}\)≥6V,则Ve2>V\(_{b2}\),选通管BG2截止,在此期间,外界环境干扰光即使窜入DU,也通不过BG\(_{2}\);另外,由于D11的隔离作用,这一V\(_{e2}\)电压也不会向3V稳压点倒送。而当调制脉冲UM为低电平,幅度≤3V时(宽度占每一脉冲周期的1/20,即50μs),红外发射管导通向外辐射出红外线脉冲,同时使V\(_{e2}\)迅速下降,因D11正端接在3V稳压点上,此时V\(_{e2}\)就被箝在2.5V上, 则Ve2=V\(_{b2}\),BG2并不导通。由于D\(_{12}\)的隔离作用,这一箝位电压不会倒送至TP1。如果这时红外脉冲被物体反射,由DU接收后,在BG\(_{1}\)集电极输出的脉冲信号幅度μc1≥0.7Vpp时,BG\(_{2}\)导通放大,输出经过选通的μc2负脉冲信号去驱动放大级BG\(_{3}\)。这一0.7V为开门阈值电压,可以抑制小于0.7Vpp的干扰脉冲,而且BG2只有在同步脉冲低电平到来期间才开门,开门时间仅占1/20周(50μs)。由于开门阈值电压和同步选通,使选通性能极高。
W\(_{1}\)是最大作用距离Lmax调节电位器,这是因为调节W\(_{1}\)会使Vb2从2.5V下降直到0V,如W\(_{1}\)调到0这就需要μc1≥0.7Vpp+2.5VBG\(_{2}\)才能导通,由此相对提高了BG2开门阈值电压,所以当被检物后面有背景物时或红外开关传感头离被检物距离较近时,调低作用距离就可排除背景物影响及提高抗干扰作用。
3.放大、整流和抗干扰网络
放大级BG\(_{3}\)工作点调得较低为1.5V~2.5V,当μc2为负脉冲时,BG\(_{3}\)输出正脉冲μc3。由C\(_{9}\)、D3、D\(_{4}\)和C11组成倍压整流电路,将脉冲整流为直流电平V\(_{D}\)。抗干扰网络是由R14、R\(_{15}\)和C11积分电路组成的,根据积分电路的充放电时间常数所定,只有当被检物在一定距离内反射红外线脉冲,使μ\(_{c3}\)正脉冲幅度达到5Vpp以上,并经20ms左右时间积分,VD才上升到4V使TP\(_{2}\)触发驱动外负载,因而积分电路能吸收脉冲持续时间<20ms的干扰脉冲。当被检物消失后,积分电路经28ms放电,才使VD≤2V,TP\(_{2}\)返回,断开外负载。所以,一旦触发后,即使被检物立即消失,接在TP2 OUT端的动作时间小于20ms的继电器也来得及吸合。由此也决定了红外开关每动作一次周期为50ms左右,即每秒允许工作次数为20次。各点波形见图3。

4.触发驱动输出级
触发驱动输出级TP\(_{2}\)也是由5G1555构成的,可直接驱动12V50mA负载。当被检物使触发电平VD≥4V达到TP\(_{2}\)触发门限电平时,TP2输出低电平V\(_{OL}\)≤1V,同时红色指示灯LED亮;反之,撤去被检物使VD下降到≤2V时,TP\(_{2}\)返回,输出高电平VOH=12V。因此,TP\(_{2}\)有4V-2V=2V的回差,被检物在小范围内晃动也不会影响输出状态,使之工作稳定可靠。
由于采用了脉冲调制、脉冲选通技术,并且改进了光路系统,因此这种红外传感开关抗干扰性能好、作用距离大,在工厂等环境中能可靠地工作。
应用举例
以上介绍的红外传感开关,已由上海枱板配件厂投产(上海木材工业研究所研制),有HWC-1通用系列和HWC-2高速系列的六种型号。经在保温瓶厂、食品厂、木材厂、感光胶片厂等生产线上使用考验,证明工作稳定可靠。例如:图4是保温瓶三厂用于透明瓶胆计数,图5是益民食品四厂用于夹心饼干生产线上作缺料检测,图6是光华木材厂贴面纸定长剪切示意图等。



使用中应注意的问题
1.接地和抗干扰:为了抗强电器和电网窜扰,并且为安全使用起见,应将红外开关控制器接地端(V\(_{cc}\)—)就近接地(不准接零),强弱电引线应分管穿引,控制器AC电源不应与强电器合用同一路线,更不应再从控制器的AC端子引出。TP2OUT输出端与弱电系统连接线较长时,应用高频电缆线。传感器应垂直向下或水平安装,除防尘外还可回避强光直射。
2.实际工作距离的确定:产品的最大作用距离是以无光泽白纸作测定标准的,如其为1,则白塑料约1.5,镜面为4。可见不同物体的反射比不一样,所以最大反射距离应根据实物测定,实际工作距离应不大于最大反射距离的1/2~2/3,以避免临界状态,使之动作可靠。同时,被检物的运动方向应与红外开关传感器作切向运动(如各应用例图),应避免相向运动。这样,重复精度可达到0.5mm或更小。(上海木材工业研究所 梅文耀)