这里向你介绍一个简单易做的用压电陶瓷片作发声元件的蜂鸣器。它可以用作各种玩具里的音响源,也可以用它制作各种音响报警器。
工作原理
这个蜂鸣器的主要元件是压电陶瓷片和两个三极管。压电陶瓷片的外形如图1所示。如在它的两个电极(一为金属片,一为镀银层)上加一振荡电压时,交变的电信号使压电陶瓷带动金属片一起产生弯曲振动,因而发出声响。

蜂鸣器电路见图(2)所示。晶体管BG\(_{1}\)、BG2组成两级直耦式低频放大电路,在放大器的输入端BG\(_{1}\)的基极和放大器的输出端BG2的集电极之间接入一块压电陶瓷片HTD。压电陶瓷片在这里既是反馈元件又是发声元件,这样可以减少元件数量又简化了电路。

电阻R\(_{1}\)是晶体管BG1的偏流电阻,它的阻值大小一方面决定了整机的工作电流,同时对发声音调的高低也有很大影响。R\(_{2}\)是BG2的集电极负载电阻。电容C\(_{1}\)能使压电陶瓷片发声音色纯正悦耳。C2是用来减小电源E的交流内阻。
元件选择
压电陶瓷片可采用HTD27A—1型,这种陶瓷压电片外径27毫米,陶瓷层直径20毫米。读者如用其它规格的压电陶瓷片也可以。
晶体管BG\(_{1}\)可用3DG6、3DG4、3DK2等各种型号的硅NPN型小功率三极管,BG2可采用3AX31、3AX21等锗PNP型小功率低频管。BG\(_{1}\)、BG2的β值只要大于30就可以了。
R\(_{1}\)、R2为1/8瓦或1/16瓦碳膜电阻器。C\(_{1}\)为瓷片电容器,C2为耐压6伏的小型电解电容器。电源E可用两节五号电池串联。K为小型拨动开关。
安装与调试
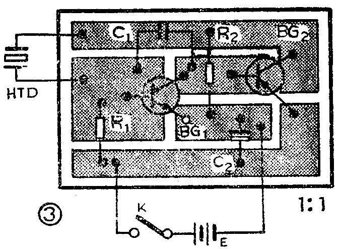
图(3)是蝉鸣器的印刷电路板图,印刷板尺寸为45×30平方毫米。此印刷板可用刀刻法制作,即用小刀(最好用断钢锯条)把印刷板的铜箔按图划开即可。

压电陶瓷片工作时要有一个助声腔,助声腔制作得好坏,对陶瓷片发声音量大小影响很大。助声腔制作方法见图(4)所示。在机壳面板上开一个直径20毫米的圆孔(如采用其它规格压电陶瓷片,圆孔直径应和陶瓷层直径相等),在压电陶瓷片的金属片四周涂一些环氧树脂,然后从机盒里面把陶瓷片粘贴在圆孔上。再找一些大小合适的硬性塑料瓶盖,在瓶盖中心开一个直径10毫米左右的小圆孔,把瓶盖罩在面板圆孔上,这样在瓶盖里面就形成了一个助声腔可使音量大增。可逐个试之,最后确定一个音量最大的瓶盖,然后用环氧树脂粘合。

连接压电陶瓷片的两条引线可用多股软接线,它们分别焊在镀银层和金属片上,见图4。焊接时速度要快,焊点要小,否则易损坏镀银层。
这个峰鸣器焊好后,接上电源即可工作,如嫌发声音调不佳,可调整电阻R\(_{1}\)。R1阻值大些,压电陶瓷片发声音调低沉;R\(_{1}\)阻值小些,发声音调高。电源电压可在1.5伏至6伏间选用,电源电压愈高,发声音量愈大。当使用3伏电压时,整机耗电仅1~2毫安左右,因此十分省电。
机盒可用三合板或3毫米厚的有机玻璃板制作。
应用举例
这个蜂鸣器可以用作电子门铃,也可以当玩具使用。如将它安装在自制的玩具汽车里,汽车行驶时它能发出“呜、呜……”的响声,十分有趣。
如果在BG\(_{1}\)的基极和发射极之间接上一根短路漆包线,就成了一个断线报警器,电路如图5所示。平时由于导线A、B存在,BG1发射结被短路,振荡器不工作,压电陶瓷片不发声,这时整机耗电也极微,可以忽略不计。一旦A、B短路线被拉断,蜂鸣器立即工作,压电陶瓷片就发出报警声来。

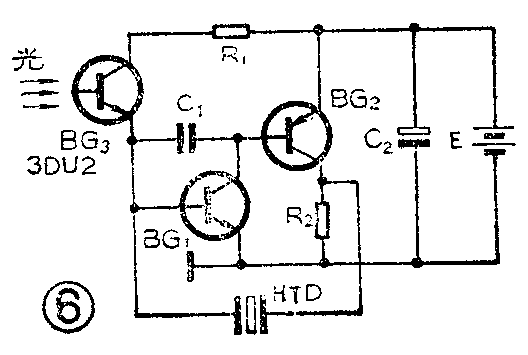
如果在BG\(_{1}\)的基极和电阻R1之间接入一个光敏三极管就成为一个光控蜂鸣器,具体电路见图(6)。BG\(_{3}\)可采用3DU2或3DU5等光敏三极管。当无光照射时,BG3呈现高电阻,BG\(_{1}\)因得不到基极偏流,蜂鸣器不工作。当有光线照射到BG3时,BG\(_{3}\)立即呈现低电阻,蜂鸣器就会发出鸣叫声。如果照射在BG3上的光线时强时弱,压电陶瓷片HTD发出的响声音调会随着光线强弱而变化,有时能发出非常奇特的声响,十分好玩。

如果您能再动动脑筋,用这个蝉鸣器还能做出更多的有趣的玩具。(陈有卿)