在检修收音机时,无线电爱好者经常使用的仪表就是万用表和信号发生器,如果能在万用表内装上一个信号发生器,则使用起来就很方便了。
一、电路结构
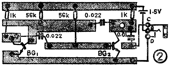
为了把信号发生器装入万用表里,就要求信号发生器电路简单,电源电压越低越好,因此信号发生器采用了自激多谐振荡器,其电路图见图1,印刷电路板见图2。BG\(_{1}\)、BG2作为振荡管用;R\(_{C1}\)、RC2为集电极负载电阻;R\(_{B1}\)、RB2为基极电阻,C\(_{B1}\)、CB2为基极和集电极之间的耦合电容;C\(_{3}\)为隔直流输出电容。振荡信号频率由RB1、R\(_{B2}\)和CB1、C\(_{B2}\)数值决定。由于是多谐振荡器,所以信号发生器可以产生音频,中频、高频几种信号供调试收音机使用。


二、元件选择和调试安装
信号发生器所用电阻均采用\(\frac{1}{8}\)瓦的小碳膜电阻;电容器采用小型瓷片电容,若万用表内空间较大也可采用一般体积较大的其它类型电容;三极管选用体积较小的塑封三极管(其它3DG型管也可用),要求β值大于60即可。
此信号发生器只要按照图中的数值要求安装无误,装好后即可正常工作,信号发生器装好后可以用一只高阻耳塞机(阻抗800Ω以上)接在C、D两端,或直接把C、D两端用导线接到一台好的收音机低放输入端(一般接在音量电位器两端即可)就可听到音频的叫声,音调的高低可以通过改变C\(_{B1}\)、CB2的容量来决定。容量大时音调低。音调高低可按个人喜好而定。
此机总电流可通过改变R\(_{B1}\)、RB2调到1~1.5毫安左右。只要信号发生器声音正常,一般不必调试总机电流。
此信号发生器所有元器件都焊在印刷电路板有铜箔的一面,这样可以省去在电路板上打眼的工序。信号发生器焊好后固定在万用表的空隙中,我们是装在U201型万用表中的,信号发生器的电池是使用原万用表内的1.5伏电池。信号发生器的开关是利用一个2.5毫米直径的耳机插口改装的,把这个耳机插口装在万用表装电池的后盖内。电路板和输出插口安装在万用表内的方法见图3。平时不用信号发生器时,万用表和原来一样照常使用,当要使用信号发生器时,打开万用表电池盖板(因输出插口装在电池盖板下边),把一个装好引线的插头插入插口中,即可以输出所需信号了。

三、使用方法
检查收音机低放和中放电路时,只要把信号发生器接D的引出线接到收音机的地线上,然后用另一条接C的引线,从后级逐级往前碰触三极管的基极,就可找出故障在哪一级了。
万用表附加了信号发生器后使用起来很方便,建议生产厂家。如果在制造万用表时就加上信号发生器,增加很少成本,就可以使万用表用途更广泛了。(沈征)