(路民峰)用一只场效应管就可以做成一个小巧玲珑的电子延时器,延时时间从10分钟到1小时连续可谓。电源插头和输出负载插座同延时器做成一个整体,使用方便、安全。延时器可对交流220伏负载电流为1安的任何电器设备作延时控制。在延时器不工作时消耗功率很小,一般不超过0.2瓦。此外该延时器的延迟时间受电源电压变化影响较小。
电路原理

延时器电路示于图1。其中BG\(_{1}\)为P沟道增强型中功率MOS场效应管,型号为3CO77。这种管子具有较强的电流驱动能力,可以直接带动继电器等元件。由于输入阻抗很高,特别适合于较长时间的延时电路。3CO77的输入栅还加有保护装置,不易因静电感应击穿,因而具有良好的稳定性与可靠性。其主要电性能列于附表中,典型特性曲线和外形图如图2所示。

延时电路由BG\(_{1}\)和W1、R\(_{1}\)及C3组成。当按钮开关K被按动时,C\(_{3}\)通过R2、K充电,由于R\(_{2}\)阻值较小,故C3两端充电电压接近于电源电压V\(_{cc}\)(+12伏),即场效应管3CO77的栅极G相对于源极S是-12伏,从而BG1通导,继电器J1被吸合,接在插座CZ\(_{1}\)上的被控电器设备开始工作;接着松开按钮开关,储存在C1上的电荷便通过W\(_{1}\)和R1放电,栅极G点电位逐渐上升,但只要V\(_{GS}\)低于BG1的开启电压V\(_{T}\),则场效应管BG1继续维持通导状态,J\(_{1}\)仍然吸合不变。只有到VGS等于V\(_{T}\)时,BG1才由通导变为截止,J\(_{1}\)由吸合变为释放,外接电器设备被迫停止工作。从松开按钮K1到J\(_{1}\)自行释放这段时间便是延时器的延时时间。因此每按动一次,即可使外接电器设备工作一段时间,然后自行切断。由RC的放电曲线(图3)可见,R大则达到同样VT的延时时间长(曲线2);R小反之(曲线1)。因此改变W\(_{1}\)即可改变延时时间。R1是为调节W\(_{1}\)时被延迟的时间有一个所需的起始值,例如5分钟或10分钟。R2的作用是使按钮按动时对电容器C\(_{3}\)的充电电流有所限制,以保护按钮开关的触点。

电源由交流市电经插头CH\(_{1}\)输入,通过C1降压后再由D\(_{1}\)和D2进行整流,变为+12~+18伏的直流电源,提供给延时电路。采用电容降压比用变压器降压来得经济、方便,而且体积也小巧。降压电容C\(_{1}\)两端可并接一个220K~1MΩ电阻,以便插头拔下后,降压电容上的残留电荷有处泄放,否则手触及可能有麻手感。电容降压方法所得的整流电流内阻很高,具有恒流源特性,所以与稳压管DW1配合后,可使延时器的直流电源稳定,有利于提高延时器延时的重复性。
制作与调试
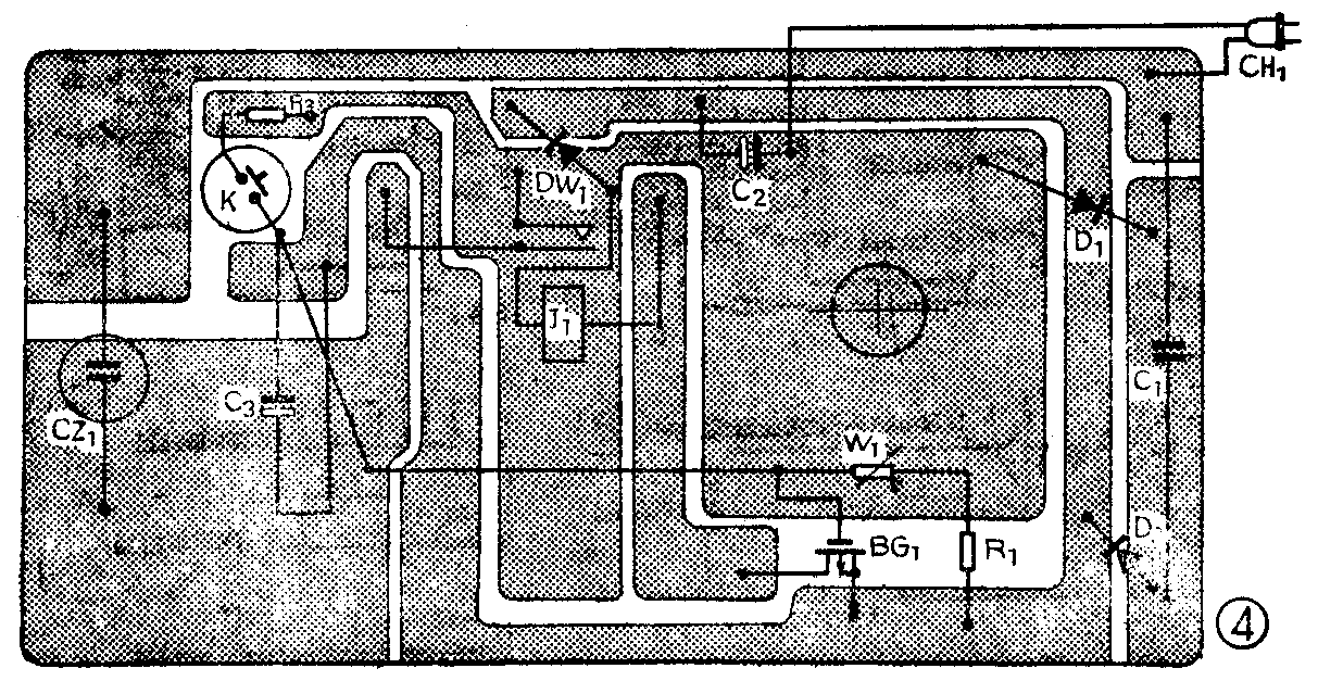
延时器印刷电路板示于图4。所有元器件包括插头插座均装在一个塑料小匣内,外形如图5、图6所示。为了装制方便元器件可直接焊在铜箔的同一面(图7),W\(_{1}\)的旋轴和K的按钮露出在小匣的正面(图6)以便于控制和调节。电源插头CH1在小匣底部而输出负载插座CZ\(_{1}\)则在小匣的底侧(图5)。





选择元器件时应首先注意C\(_{1}\)的质量要能保证,为安全起见需用耐压400伏以上的CJ10型或CZJD型。二极管D1和D\(_{2}\)只需耐压30伏、整流电流大于100mA即可,一般2CP型玻璃壳的都能用。稳压管DW1要求动态电阻较小,稳压值只要大于12伏即可,手头如没有成品的稳压管也可用两个废3DG12的eb结串接代替。继电器J\(_{1}\)可用12V/6-12mA任何类型的小型直流继电器,例如DZ一100系列,本文用的是JRX—12F型。应注意继电器的触点电流应能满足被控电器设备所需电流的要求,线圈的直流电阻约1.5~2.5KΩ。
延时回路的C\(_{3}\)和BG1是延时器性能好坏的重要环节,对C\(_{3}\)和BG1的栅极均要求漏电要尽可能小。检测漏电的简单办法是断开W\(_{1}\)或R1,在按动K\(_{1}\)后让C3的储存电荷通过本身和BG\(_{1}\)栅板及支架等的漏电阻而泄放,同时观察J1的释放时间(即延时时间),如超过十多小时即认为C\(_{3}\)和BG1均可以被选用。除C\(_{3}\)、BG1外,K也要求漏电要小。
调整时首先检查电源电压(测C\(_{2}\)两端)是否正常,然后将W1置于零位,测延时时间以决定R\(_{1}\)是否合适。选定并固定R1后再用万用表测不同W\(_{1}\)值,根据下式决定其对应的延迟时间td值:t\(_{d}\)=RCIn\(\frac{V}{_{cc}}\)vt式中R=w\(_{l}\)+R1,单位欧;C即C\(_{3}\)容量,单位法,VCC和V\(_{T}\)分别为电源电压和BG1的开启电压,单位伏。这样所得t\(_{d}\)单位为秒。当Wl采用线性(X)型而不用对数(D)型或指数(Z)型时,延时调节(W\(_{1}\))的盘度将有近似等距离的刻度。在调整延时器时还应特别注意安全,因为延时器内的元器件都是与220伏市电直接相连的。此外由于C3通过R\(_{2}\)充电需要一定时间,因此延时器使用时按下K1后不应立即松手,应稍等1~2秒,否则所得延时将要变短。