随着我国广播电视事业的发展,各地区电视台和转播台的数量不断增加,原先采用48.5~232MHz(1~12频道)的VHF频段,已经不能容纳日益要求增加的广播电视频道的需要。因此,我国相关部门决定使用UHF频段进行电视广播,并规定13~56濒道的频率范围为470~868MHz,开始在一些城市进行试播。这样原来只能接收VHF信号的接收机,就不能收看UHF频段的电视广播。为了解决这个问题,我们自制了一种UHF差转器。只要将它安装在只有VHF高频头的电视机上,就可收看UHF频段其中一个频道的电视节目。
一、UHF差转器的原理
为了不改变原来电视机内的VHF高频头,并利用它的增益,UHF差转器应采用先把UHF电视信号变频为VHF信号的二次变频方案,其方框图如图1所示。可见,UHF差转器与VHF高频头相比,只是多了一个UHF和VHF信号的分离开关电路。这是为了能共用机内天线和电源而设置的。

为了使图象和伴音载频不颠倒,UHF差转器的本振频率应比输入信号频率低(低多少由选定的VHF频道决定)。设UHF信号频率为f\(_{U}\),UHF差转器的本振频率为fo1,选定的VHF频道的频率为f\(_{V}\)、中频为fi、本振频率为f\(_{o2}\),则有下列关系:fU-f\(_{o1}\)=fV;f\(_{o2}\)-fV=f\(_{i}\)。假如所接收的UHF信号为13频道,VHF高频头选用5频道(选本地无广播的频道),由于fU为471.25~477.75MHz,f\(_{V}\)为85.25~91.75兆赫,则fo1=f\(_{U}\)-fV=471.25- 85.25=386(MHz)。同样也可以算出选用其它频道时的UHF本振频率。
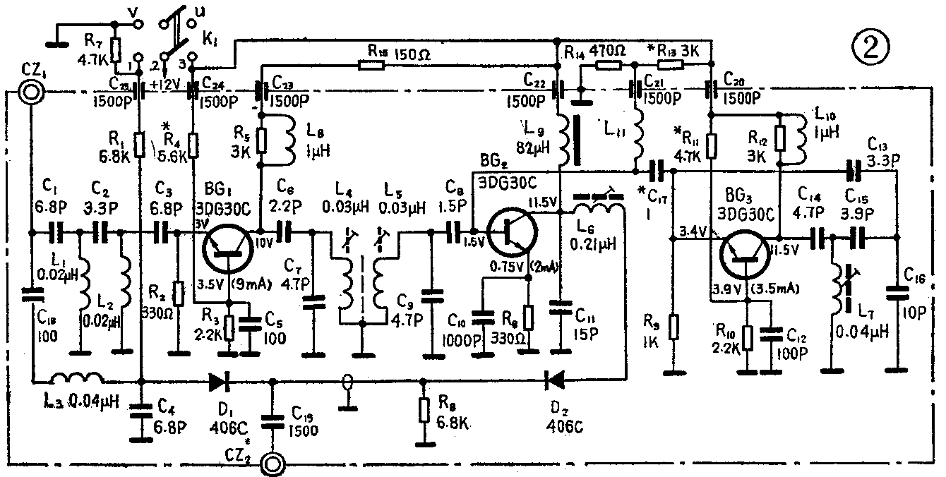
UHF差转器的原理图如图2所示,各部分的原理简介如下:

1.分波器和开关电路:VHF和UHF共用的机内拉杆天线接在CZ\(_{1}\)上。电视信号由CZ1输入,经过C\(_{1}\)、C2、C\(_{3}\)、L1、L\(_{2}\)组成的高通滤波器和L3、C\(_{4}\)组成的低通滤波器分频后,UHF信号经过高通滤波器送到高放管BG1,VHF信号经过低通滤波器送到开关二极管D\(_{1}\)的正极。L1、L\(_{2}\)、C1、C\(_{2}\)、C3和L\(_{3}\)、C4的数值见图2。
VHF信号和UHF差转器输出的信号均由CZ\(_{2}\) 进入VHF高频头。但必须用开关二极管加以转换,才能防止二者相互干扰。当接收VHF节目时,拨动开关K1,使1和2接通,+12伏电压经R\(_{1}\)加在D1 上,使开关管D\(_{1}\)导通,这时电视信号通过CZ1、C\(_{18}\)、L3、D\(_{1}\)、C19、CZ\(_{2}\)传送到VHF高频头。由于UHF差转部分没有加上+12伏电压,所以停止工作。D1导通后,电流通过R\(_{8}\),在R8上产生压降,这个电压对于D\(_{2}\)而言是反偏压,使D2截止,隔离了UHF差转部分对VHF信号的影响。当接收UHF节目时,拨动开关K\(_{1}\),使2和3接通。UHF差转器加上+12伏电压并开始工作,同时+12伏电压通过L9、L\(_{6}\)、R8 加在D\(_{2}\)两端,使D2导通。D\(_{2}\)导通后,电流流过R8而产生的压降对D\(_{1}\)也为反偏压,所以D1截止,防止了VHF信号对UHF差转信号的干扰。UHF差转器的信号由混频管BG\(_{2}\)的集电极经L6、D\(_{2}\)、C19、CZ\(_{2}\) 传输到VHF高频头。
2.高放电路:BG\(_{1}\)为高频放大管,基极通过C5 接地,组成共基极放大器。R\(_{3}\)、R4为BG\(_{1}\)的直流偏置电阻,调节R4可改变BG\(_{1}\)集电极电流。R2为直流负反馈电阻。L\(_{8}\)为高频扼流圈,它和C23组成Γ型滤波器,可滤除电源中的高频干扰。R\(_{15}\)为限流电阻。L4、L\(_{5}\)、C7、C\(_{9}\)组成高放级双调谐输出电路。C6为隔直流和耦合电容,防止直流电压被L\(_{4}\)短路。C8为次级耦合电容。
3.本机振荡电路:BG\(_{3}\)为振荡管,R10、R\(_{11}\)为直流偏置电阻,调节R11可改变BG\(_{3}\)的集电极电流。R9 为直流负反馈电阻,可以稳定晶体管的工作点。BG\(_{3}\)和C16、C\(_{15}\)、L7组成电容回授式三点振荡电路,调节L\(_{7}\)的铜心可改变振荡频率。为了减小晶体管输入、输出电容对振荡回路的影响,在发射极上串联了小电容C13、集电极上串联小电容C\(_{14}\),可提高频率的稳定度。但是对起振不利,所以容量不能选得太小,一般取3.3P至5.6P为宜。L10、C\(_{2}\)0组成Γ型滤波器,防止高频信号窜入电源。C12为高频旁路电容,使BG\(_{3}\)基极在高频时等效接地。振荡信号通过C17加到混频管BG\(_{2}\)的基极。
4.混频电路:BG\(_{2}\)为混频管,R13、R\(_{14}\)为直流偏置电阻,R6为发射极直流负反馈电阻,C\(_{1}\)0为高频旁路电容。L9为高频扼流圈与C\(_{22}\)组成Γ型滤波器。C11、L\(_{6}\)及VHF高频头的输入电感组成调谐电路。从C8来的UHF电视信号和从C\(_{17}\)来的本机振荡信号都加到BG2的基极,利用三极管be结的非线性进行混频后,经L\(_{6}\)、C11组成的谐振电路选出所需的差转信号,再经开关管D\(_{2}\)、C19、CZ\(_{2}\)送到VHF高频头。
二、元器件的选择和制作
1.元器件的选择:
UHF差转器共用了三只晶体三极管,可选用3DG30\(_{C}\)-F、3DG79B等。要求高放管fT≥800MHz、r′\(_{bb}\)≤80Ω、Cob≤1P、N\(_{F}\)≤3dB,但对AGC特性没有要求。混频管要求NF较小,本振管fT要求高一些,这两只管子的其余参数要求可降低一些。一般KP在16~20dB(200MHz时测量)就可以使用。两只开关二极管可采用406C、K411、2CK300等,要求交流电阻和结电容要小。一般R\(_{Z}\)≤2Ω(10mA时测得)、Cj≤1P(反偏压为12伏时测得)即可。所有电阻均采用1/8瓦的碳膜电阻。电容选用体积小、可靠性好、数值准确的瓷片电容。
2.元器件的制作:
(1)线绕元件:
L\(_{1}\)、L2、L\(_{3}\)为空心线圈,用0.35毫米的漆包线在φ3的圆棒上平绕脱胎而成。L1、L\(_{2}\)绕2.5匝,L3绕5匝。两端各去漆3毫米,以便焊接。
L\(_{4}\)、L5以两个φ3×8的聚乙烯空心圆棒为骨架,用直径1毫米的镀银铜线(或漆包线)各绕2.5匝,匝间距离为1毫米左右,两端引出头为3毫米,如图3所示。焊接时把两个线圈的中点焊在金属片上,以便和壳体相连;引出头和回路电容相接。L\(_{7}\)的骨架、线径、绕法和L4相似,匝数为4.5匝。L\(_{4}\)、L5、L\(_{7}\)绕好之后,线圈里放入M2×4的螺纹铜心(也可以用M2的铜螺钉改制),以便微调。

L\(_{6}\)也可以绕成空心线圈。但是为了固定和调整方便,用NXO—20的磁心(色码电感的心子)为骨架,用φ0.2毫米的漆包线平绕10匝,如图4(a)所示。调试时拨动线圈的松紧,以改变电感量。

L\(_{8}\)、L10为高频扼流圈,可用1~2μH的色码电感,也可用1/8瓦3K的碳膜电阻作骨架,用φ0.15毫米的漆包线平绕20匝左右,再将引出头焊在电阻引线上,如图4(b)所示。高频扼流圈L\(_{9}\),可选购82μH的色码电感。L11为空心线圈,用φ0.35毫米的漆包线绕1匝,以防止高频信号被旁路。
(2)无引线电容和穿心电容:
由于超高频段频率很高,如果继续使用有引线电容作旁路电容,就会因电容引线电感造成高频信号损失,同时还会引起高频信号反馈,使电路不稳定,所以采用无引线电容。无引线电容多用作晶体管发射极旁路电容,如C\(_{5}\)、C10、C\(_{12}\)等。它由镀银的陶瓷片制成,也可用厚度大的瓷片电容心子代替。焊无引线电容最好先把壳体加热,再用烙铁在安装部位焊上一层锡,然后将焊好锡的无引线电容放上去用烙铁加热使锡熔化。
穿心电容一般用CCC-1500来表示,用来作高频滤波电容,如图2中的C\(_{2}\)0~C25,使用时将圆盘和壳体固定,固定孔为φ3.5毫米,心线和电路相连。由于引线面积大,所以高频旁路作用比普通电容好,可有效地避免级间反馈引起的自激。
(3)绝缘子和接地片:
由于没有采用印制板,所以各元件靠绝缘子和接地片和壳体相连接。没有采用印制板是因为普通印制板在超高频频率下,介质损耗增大,使回路Q值降低。如果采用频率很高的印制板或陶瓷基板,价格贵,工艺复杂,业余条件下较难实现。绝缘子可用双面敷铜板锯成3×3平方毫米的小方块,一面和壳体焊在一起,一面焊接元件用。接地片可用马口铁皮做成三角形,并把它弯成L形和壳体焊在一起,凸起部分焊接接地的元器件。
无引线电容、穿心电容、绝缘子、接地片的焊接方法,均如图5所示。

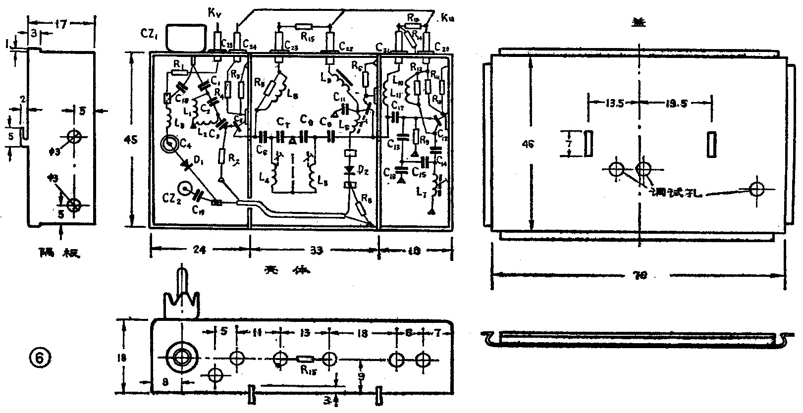
(4)壳体的制作与组装:
壳体由本体、盖和隔板组成。本体和隔板由1毫米左右镀锌或镀镍的钢(或铁)板加工制成。盖用0.3毫米的马口铁弯制而成,盖上打孔以便调试,如图6所示。本体和隔板通过焊接固定。

焊接组装时应先焊无引线电容、绝缘子、接地片和穿心电容,然后焊晶体管等元器件。晶体管的外壳要接地,元件引线要短(不超过3毫米),焊接要牢靠。
三、调试
调试转换器要用0~300MHz和350~900MHz的扫频仪各一台(如BT-3和XS-7),稳压电源一台。现以13频道为例谈谈具体调试步骤:
①调整直流工作点。调整偏置电阻R\(_{4}\)、R11和R\(_{13}\),使各晶体三极管的工作电压和电流如表1所示。

②调整高放及本振。将超高频扫频仪的频率调在475MHz上,y轴增益调到最大,y轴衰减调到乘1档。从UHF差转器的输入端送进信号,在混频管的基极上看输出信号的曲线,仪器连接如图7(a)所示。调节双调谐回路线圈L\(_{4}\)、L5的铜心,使高放曲线呈双峰或单峰,如图7(b)实线和虚线所示。高放级的增益应为8dB左右,要求曲线在70%处的频带宽度为8~12MHz。

如果带宽较窄,增益也较低,应分别调整L\(_{4}\)、L5的铜心,看曲线的主峰在那个线圈的谐振峰上。若主峰在L\(_{5}\)的谐振峰上,先把L5调到所要求的频率附近,再加大扫频仪的输出,找到L\(_{4}\) 的谐振峰。如果L4产生的谐振峰在主峰频率的高端(或低端),则应向外(或向里)转动L\(_{4}\)的铜心,让L4的谐振峰逐步向L\(_{5}\)产生的主峰靠拢。再反复微调L4、L\(_{5}\)的铜心,达到所需的频率为止。同样,若L4的谐振峰为主峰,调整方法也类似。如果L\(_{4}\)、L5的两个谐振峰的频率都比所要求的频率高(或低),则应把L\(_{4}\)、L5的铜心都往外(或向里)旋转,使它们回到要求的频率上来。若转动铜心还不能满足要求,则应适当加长(或缩短)L\(_{4}\)、L5的引线,以便增大(或减小)电感量。
如果经过调整带宽太宽,应把L\(_{4}\)、L5之间的金属接地片适当加长,以减小互感,使频带变窄。若经过以上调整增益还较低,一方面可能是高放输入回路(即高通滤波器)的截止频率偏高,影响了高放增益;另一方面可能是高放管选择不当。
调整本振时,首先应检查本振是否起振。可以用扫频仪检查,也可以用万用表检查。用扫频仪检查时,调整线圈L\(_{7}\)的铜心,在扫频仪上应能看到振荡信号的频标,其频率为386MHz。用万用表检查时,测量振荡管发射极的电压,短路L7,发射极电压应有所降低(约0.2伏)。若短路L\(_{7}\)和不短路,发射极的电压都一样,说明本振停振,可以适当加大C13、C\(_{14}\)的容量。
本振频率应为386MHz,偏高或偏低都应调整L\(_{7}\) 的铜心,如果因为组装时分布参数影响,调整L7的铜心也调不准,可以适当加长(或缩短)L\(_{7}\)两端的引线,或者减小(或增大)匝间的距离。
如果本振振荡过强,可以去掉C\(_{17}\),用感应的方法取出本振信号。本振调得适当可以提高混频增益,如果振荡太强,不但影响增益,而且会增大谐波及本振辐射。
③调整混频器。将BT-3的扫频信号从UHF差转器混频管的基极输入,从混频器的输出端观看混频曲线。仪器连接如图8(a)所示。调整L\(_{6}\)的匝距,使曲线的频率范围为85.25~91.75MHz,增益为15~20dB,在曲线70%处,频带宽度应大于5MHz。如图8(b)所示。如果L6的磁心的参数相差很大,使Q值过高,带宽变窄时,可在L\(_{6}\)的两端并上一个1~3K的电阻。如果磁心导磁率相差较大,可适当增减匝数。

④调总曲线。把UHF差转器插在VHF高频头上,将XS-7中的475兆赫信号从差转器的输入端送进去,从VHF高频头的输出端观看曲线。仪器的连接如图9(a)所示。总曲线如图9(b)所示。在高放、本振、混频都已调好的情况下,一般总增益应大于35dB,70%处频带宽度应大于或等于8MHz。若不满足,应反复调整以上各部分直到满足为止。最后,调整VHF高频头的微调旋钮,曲线应能在小范围平移,既可对准所需接收的频道,而且两边还略有余量。

UHF差转器调整好以后,通过输出插头与VHF高频头焊接固定。如果原机VHF高频头附近没有空地方,也可以通过转接插头固定在机内有空的地方。再把天线插头插在UHF差转器CZ\(_{1}\)处。把“U-V”转换开关固定在后盖上,把开关的中点接在机内+12伏上,另外两头分别接在UHF差转器的12伏电源和开关电压输入接头上,并且在K1的“1”和地间并联一个电阻R\(_{7}\)。在后盖上作U-V标记。
收看UHF电台时,将开关拨到U上,把VHF高频头置于5频道,转动天线和调整VHF高频头频率微调,使图象满意。收看VHF电台时,将开关拨到“V”上,就能正常收看。
图2给出的数据是13频道差转为5频道的数据,如果要将20频道差转为5频道,由于20频道的频率范围为527.25~533.75MHz,所以本振频率也相应地提高为527.25-85.25=442(MHz)。这时L\(_{7}\)应改为3.5匝,C7、C\(_{9}\)应改为3.3P。(杜朝明 陈健鹏)