本文介绍的YZX5-1、YZX5-2型小型高保真扬声器箱(外形见封面),是北京第一无线电器材厂的一个新产品,低音单元采用本厂试制的YD110-1型四英寸布基折环扬声器,箱体尺寸较小,适宜在一般家庭中放在桌子、书架上使用。尽管箱体小,但音质并不次,足以与八英寸扬声器箱媲美。这种音箱省木料,价格也比一般家庭用落地式音箱低30%~40%。下面介绍一下它的特点及具体制作数据。
扬声器单元的选择
低音单元:我们知道,为了获得丰满的低音,扬声器的口径和箱体尺寸大一些好。箱体尺寸缩小时,箱内空气等效劲度增大,声顺变小,系统的谐振频率提高,低频下限频率上升,低频特性就会变坏。为了既使箱体小型化,又保持有较好的低频特性,采用了如下措施:
1.因为扬声器箱的合理的容积与扬声器的等效振动半径的四次方成正比,所以可用适当减小低音扬声器的辐射口径的办法,来比较显著地缩小箱体体积。我们采用四英寸的纯低音扬声器,其箱体体积就比八英寸以上的扬声器箱体小多了。
2.扬声器口径及箱体缩小后,突出要解决的一个矛盾,就是要降低低音扬声器的谐振频率,提高扬声器的顺性,以改善低频特性。YD110-1型低音扬声器采用了长音圈、大定心支片,折环采用布基折环,并在布基的种类与布基涂料上进行了精心的选择,使产品的谐振频率能控制在50赫左右,有效地舒展了低音,减小了大振福时的失真。
高音单元:采用本厂新产品YG80-2型纸盆式高音扬声器,该扬声器频响高端达18000赫。另外,本厂最近还制造了一种球顶型高音扬声器,它的显著优点是音域宽、高频指向特性宽、瞬态特性好、失真小,不过价格较高。
分频器的选择
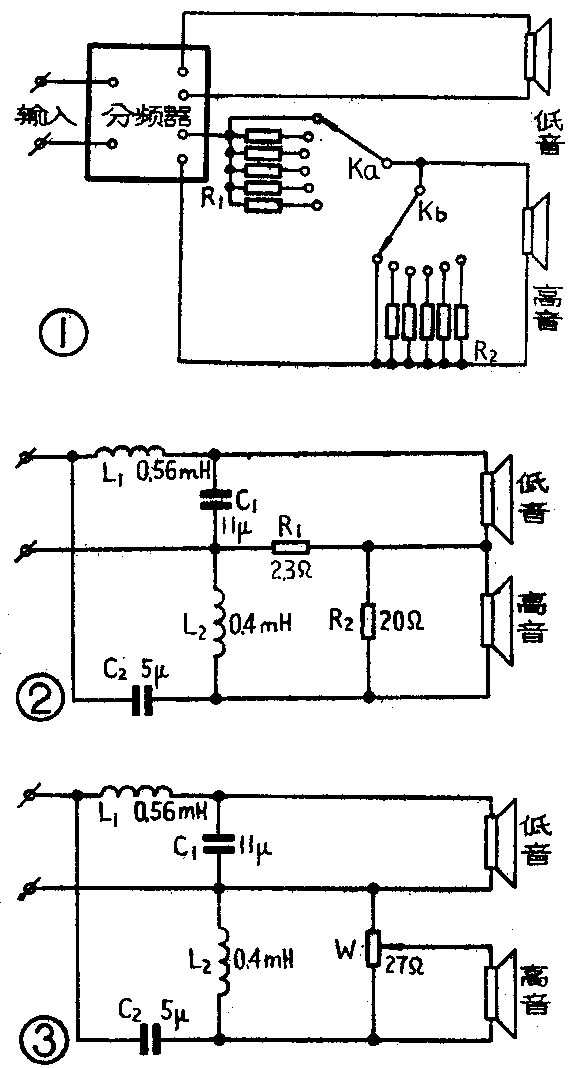
分频器有两个功能:①适当分配各扬声器单元的工作频率;②匹配各扬声器单元的效率,使其在整个工作频带内辐射的声压均匀。因此除设置分频元件外,还需要有一个衰减器。
为了保持加入衰减器后负载阻抗不变,可采用图1“L”型衰减器。改变双刀多位开关的档位,即选择不同R\(_{1}\)、R2的数值,可得到不同的衰减量,而高音支路的总阻抗能大致保持在8欧左右。表1中列出了衰减量由-1~-9dB时R\(_{1}\)、R2的数值,供参考。应注意的是,表1中的数值是针对8欧扬声器而设计的。如果所用扬声器不为8欧,可将表1中R\(_{1}\)、R2的数值分别乘以X/8加以修正(X为所用扬声器的阻抗)。R\(_{1}\)、R2可选用线绕电阻,并应适当注意功率容量不要太小。
表1
衰减量(dB) R\(_{1}\)(Ω) R2(Ω)
1 0.9 65.6
2 1.6 30.9
3 2.3 19.4
4 3 13.7
5 3.5 10.3
6 4 8
7 4.4 6.5
8 4.8 5.3
9 5.2 4.4
本厂1979年出售的YZX5-1、YZX5-2型组合扬声器箱,其分频器及衰减器的接线图见图2。为了降低售价,并考虑YD110-1低音扬声器和YG80-2高音扬声器特性的差异,曾将衰减器设计成-3dB的固定衰减。以后考虑到上述衰减器在使用上不够灵活,1980年出售的上述两种音箱,将固定衰减器改为可变衰减器。电路图见图3,W是一个小型线绕电位器,阻值为27Ω±10%,也可用56Ω±10%的代用。这种形式的缺点是调节W时破坏了分频系统的阻抗匹配,会造成分频点衔接不准。读者如有条件,可按图1自行设计、制作。

图3中,分频点设计在3000赫。L\(_{1}\)、L2采用锰锌铁氧体“T”型磁心线圈。这种线圈优点是用较少的圈数可以获得较大的电感量,能减少铜线的消耗、减小线圈的直流电阻、大幅度降低线圈的体积。如果L\(_{1}\)、L2使用空心线圈,线圈骨架及有关绕制数据可参考图4。线圈骨架可用塑料或纸板制作,要求并不严格,只要有一定强度就行。

电容器C\(_{1}\)、C2应采用无极性电容。为了节约,可采用普通耐压足够的电解电容器,连接成图5的形式。如果选用金属化纸电容器或聚脂薄膜电容器,电气性能会好一些,但造价高。

箱体结构
YZX5-1、YZX5-2两种型号音箱均采用声管倒相式,木质结构。结构尺寸见图6。箱体壁板可采用9~11层胶合板,也可选用坚实的木板或密度很高的锯末夹层板。箱体结构一定要牢固,需用加固条多方向加固。箱体内壁(面板背面除外)应垫上10~15毫米厚的泡沫塑料,或用豆包布裹包松软的棉花铺放。声管可采用硬质材料制作,比如塑料或金属等。上述音箱的主要性能见表2,其实测频响特性见图7。

表2
产品型号 输出功率 阻抗 分频频率 频率范围 平均特性 谐波
(Ω) (H\(_{Z}\)) (HZ) 声压级 失真
YZX5-1 5VA 8 3000 60~18000 87dB/1W1M <5%
YZX5-2 5VA 8 3000 75~18000 87dB/1W1M <5%
为了保证良好的听感效果,信号源的质量也应比较好,否则,因为音箱频响较宽,信号源中的噪音也会播放出去,反而使听感效果变坏。另外,因为音箱的效率不很高,使用时最好配用3瓦以上的功率放大器。(鸿雁)
