为了掌握、了解运动员在各种运动状态下的心率情况。我们制作了小型心率遥测发射机。发射机有两个电极放在运动员身上,将运动员的心率电信号拾取出来,经过发射机的放大器放大、调制后发射出去。在离运动员一定距离(100米左右)的地方用调频收音机将此心电信号接收下来,从收音机喇叭发出的“嘟、嘟……”声,就可以知道运动员的心率情况,从而评定运动员的体质、竞技状态,检查运动员训练时的适应能力,也可以发现运动员心脏方面的毛病,以便及时治疗。
工作原理
发射机电路见图1。电极A\(_{1}\)2拾取运动员心跳的心电信号,经插头、插座加到发射机。C\(_{1}\)、C2和L\(_{1}\)组成高频滤波器,抑制发射机的载频信号窜入。场效应管3DJ6D、R1、R\(_{2}\)、和C4等组成源极跟随器,主要起变换阻抗的作用,以减小电极阻抗的变化对心电放大级工作状态的影响。C\(_{4}\)的作用是抑制高频干扰。BG2、BG\(_{3}\)是两级共发射极放大器,能将心电信号进行约60分贝的放大。BG4等构成射极跟随器,以减小前级放大器对下一级多谐振荡器的影响。BG\(_{5}\)、BG6组成多谐振荡器。BG\(_{4}\)输出的心电信号电压经电阻R14、R\(_{15}\)加至BG5、BG\(_{6}\)的基极,控制BG5、BG\(_{6}\)基极电位变化,使BG5、BG\(_{6}\)轮流导通—截止的变化速率与心电信号一致,从而改变音频振荡器的频率,实现调频。它是一种用心电电压控制的压控多谐振荡器。当发射机的输入信号电压幅度变化1毫伏时,压控振荡器的频率偏移为700赫。这个已被心电信号调制的音频调频信号送至由BG7等组成的电容点式超高频振荡器进行第二次调频,其载波信号频率为76~108兆赫中的某一频率。调频信号由谐振线圈L\(_{0}\)直接辐射出去。

元件选择与制作
BG\(_{1}\)为结型N沟道场效应管3DJ6D,要求它的源漏饱和电流IDSS<1mA、gm>1000。BG\(_{2}\)~BG6可用3DK1、3DG4、3DG6等,要求β=50~100、I\(_{cbo}\)≤0.1μA。BG7用3DG32F、3DG11D、3DG11F、3DG15A、3DG44等小功率高频管,要求它们的β=50~150、f\(_{T}\)≥700MHz,rbb≤90Ω。
线圈L\(_{1}\)、L2和L\(_{3}\)自制。自制时,用RTX—0.125W、阻值大于470千欧的碳膜电阻作骨架,用线径为0.07毫米的QST漆包线乱绕,L1为150圈,L\(_{2}\)为110圈,L3为110圈绕L\(_{0}\)线圈时,可用线径为1.0毫米的QZ漆包线在直径为12毫米的钻头上间绕5圈后脱胎而成。
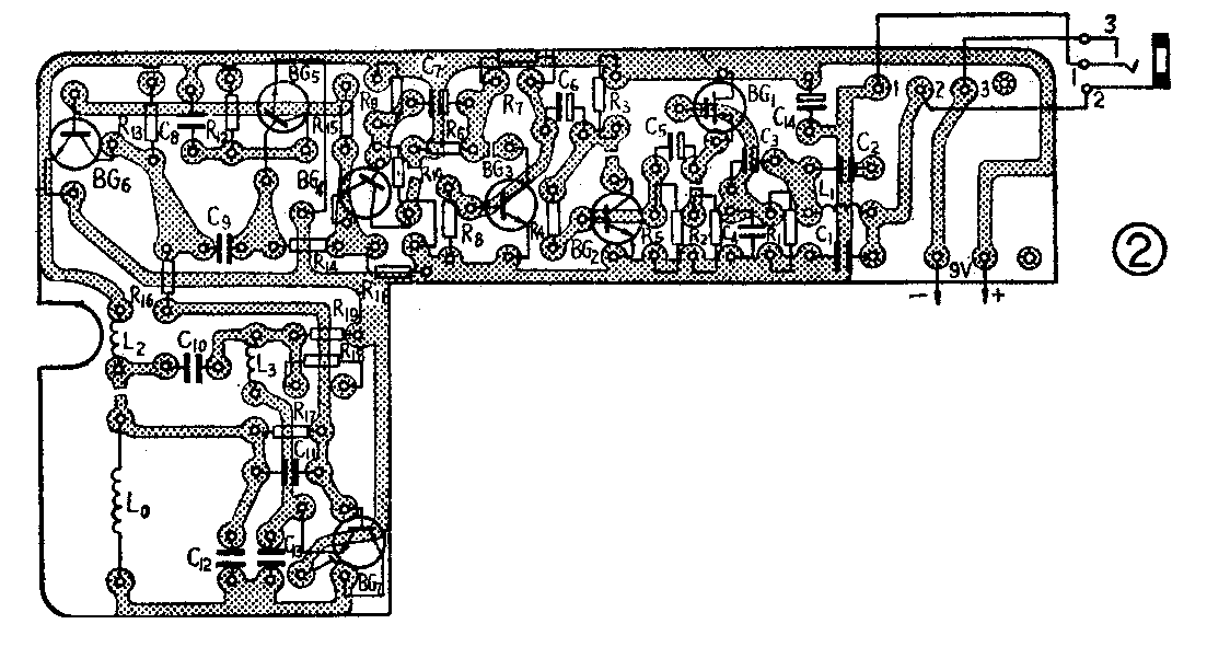
印制线路板见图2(1:1)。

A\(_{1}\)2为圆盘状电极,结构形状见图3。它的底盘、环垫用厚为1.5-2毫米的有机玻璃加工制成。金属电极采用厚0.2毫米左右的镀银铜片,中心处焊一直径为1.5毫米的螺钉穿过底托中心孔后用螺母固定,并固定一焊片,作为电极引出线。底托与环垫用502胶或氯仿粘牢。使用时,在电极内填充导电膏。导电膏可用合成浆糊加上适量食盐和少许镁粉制成。电极的插头、座为普通的耳塞机的插头、座,为了使它们兼电源开关,需将原来的“1”、“3”两点由常闭状态改为常开状态。电极引线应用卫生胶布包裹或用屏蔽线套起来。否则,人体活动过程中形成的摩擦静电干扰会严重影响整机的工作。整机结构见报头。由于整机体积小,元件排列紧凑,在安装、焊接时要注意元件电极不能相碰。电阻均为直立式放置,其引线要加套管。晶体管管脚也要用套管。为了能承受在运动员大运动量状态下产生的剧烈振动,元件引线要短、焊接要牢固、焊点不要出毛刺。元件高度约为15毫米。

调整与使用
元器件焊接好以后,检查无误,可接通电源(同时插入电极插头),用万用表按图1所给的参考数值检查各管的工作状态。印刷板上留有BG\(_{1}\)~BG7的电流测试点。
在BG\(_{7}\)的集电极电路“×”处,串入万用表(电流档),然后用手碰触谐振发射线圈L0,若万用表测得的电流值有变化,则表明射频振荡器BG\(_{7}\)已处于振荡状态。这时将耳塞机串一容量为数万微微法的电容接至R13两端,检查BG\(_{5}\)、BG6是否输出音频振荡信号。再将耳塞机改串一数微法的电解电容,移至R\(_{11}\)两端,用手触及电极A1,若能听到“咔啦……”声,说明放大部分的电路已工作正常。
上述调整工作完毕后,将调频收音机选调在76~108MHz频段内进行接收,应能在其中某一频率上收到发射机发出的持续的“嘟……嘟”声。为了便于监听,可调整发射机的L\(_{0}\)线圈的匝间间隙,使发射频率落在合适的一点上。若用一台调频机监听几个运动员的心率,应将各发射机的载频分别调整在不同的频率上。若有条件,可以用示波器、频率计、场强计等仪器来调整发射机。
使用时,将电极内填充满导电膏,在电极的环垫上涂上88号或502胶,按图4所示部位,将电极A\(_{1}\)贴在心尖部位即前胸左侧乳头下第五、六肋间;电极A2则置于正中胸骨柄上。为减小接触电阻,在放置电极前要将放电极部位的皮肤用酒精擦拭。两个电极放在身上用万用表欧姆档测得两电极间的接触电阻以不小于30千欧为佳。发射机放在运动员腰带左侧的口袋里,放置时,将电路板有元件的一面朝向身外,盒底屏蔽层一面贴着身体。把电极插头插入发射机插孔内,发射机开始工作。打开调频接收机,调谐到发射机频率上,即可收到反映心率变化的有节奏的“嘟……嘟”声,调整接收机的天线方向,使听到的心率声音最大、最清晰。(庆铃 王抗)
