我们用小表头制作的微型万用表体积很小(约为50×30×32毫米\(^{3}\)),和普通的火柴盒差不多,重量只有60克左右,特别适合外出检修时使用。微型万用表具有中等灵敏度(4KΩ/V)。测试档位有直流电压三档(10、50、500伏),交流电压三档(25、100、500伏),直流电流三档(2.5、25、250毫安),电阻两档(KΩ、MΩ)和晶体管参数测试档(I\(_{ceo}\)、β,β测试范围为0~250)。微型万用表线路见图1。

电路设计
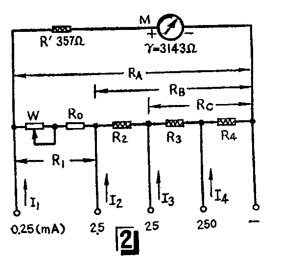
我们用的表头灵敏度I\(_{m}\)=100微安,其内阻r=3143Ω。为计算方便,设表头支路的总电阻Rm=3.5KΩ,那么,表头支路需加一电阻R'=3.5-3.143=0.357 KΩ。

1.直流电流档的计算:直流电流档电路见图2。各电流档分流电阻可按下式求出:
R\(_{A}\)=R1+R\(_{2}\)+R3+R\(_{4}\)=Im·R\(_{m}\)I1-I\(_{m}\)=0.1×3.5;0.25-0.1=2.33KΩ。
同理,
(I\(_{2}\)-Im)R\(_{B}\)=Im(R\(_{A}\)-RB+R\(_{m}\)),
移项得
R\(_{B}\)=Im(R\(_{A}\)+Rm)/I\(_{2}\),
为计算方便,设
K=I\(_{m}\)(RA+R\(_{m}\))= 0.1×(2.33+3.5)=0.583,
R\(_{B}\)=\(\frac{K}{I}\)2≈0.233KΩ
R\(_{1}\)=RA-R\(_{B}\)=2097Ω。
依次求得
R\(_{C}\)=\(\frac{K}{I}\)3≈23.3Ω,R\(_{2}\)=209.7Ω。
R\(_{4}\)=\(\frac{K}{I}\)4≈2.33Ω,R\(_{3}\)=20.97Ω。
W为欧姆表调零电位器,选用标称值为1千欧的半可调碳膜电阻,用电桥测得的实际值为1145欧,故R\(_{0}\)=R1-W=2097-1145=952Ω。
2.直流电压档的计算:按I\(_{1}\)=0.25mA灵敏度计算,即每伏4千欧。10伏档的降压电阻为R5,且
R\(_{5}\)=(4×10)-RA·R\(_{m}\)RA+R\(_{m}\)=40-2.33×3.5;2.33+3.5≈38.6KΩ
50伏档的降压电阻为R\(_{6}\),
R\(_{6}\)=4×(50-10)=160KΩ。
500伏档的降压电阻为R\(_{7}\),且
R\(_{7}\)=4×(500-50)=1.8MΩ。
3.交流电压档的设计:因为采用半波整流,所以交流电压档的灵敏度为直流电压档的0.45倍,即为4×0.45=1.8KΩ/V。25伏档的降压电阻为R\(_{8}\),
R\(_{8}\)=1. 8×25-(RA·R\(_{m}\)RA+R\(_{m}\)+0.6)=43KΩ,
式中0.6KΩ为整流二极管的正向电阻。100伏档的降压电阻为R\(_{9}\),
R\(_{9}\)=1.8×(100-25)=135KΩ。
500伏档的降压电阻为R\(_{1}\)0,
R\(_{1}\)0=1.8×(500-100)=720KΩ。在这里交流电压档的最小量限不能选得太小,我们取它为25伏,否则由于二极管的非线性会导致表盘刻度的非线性。由于小表头的表盘面积很小,为避免出现过多的刻度线,交、直流电压档共用一条均匀刻度的刻度线。
4.电阻档的设计:电阻档的电池电压为1.3伏(镍隔电池的电压为1.25~1.3伏)。选取R×1K档的中值电阻为3.8KΩ(当被测电阻等于3.8KΩ时,表针应正好指到表面中间)。按这个中值电阻计算,当正、负端子短路时(即0Ω),电路电流I\(_{分}\)为1.3V/3.8K=0.342mA。因表头灵敏度为100微安,所以要设计该电阻档的分流器。根据前面公式可知,分流器电阻R分为K/0.342=0.583/0.342=1.71KΩ。从直流电流档计算方法可知,R分·(I\(_{分}\)-Im)=(R\(_{A}\)-R分+R\(_{m}\))·Im,此时表头支路的等效电阻R\(_{支}\)=RA-R\(_{分}\)+Rm。由于分流器电阻与表头支路电阻是并联的,并联后的电阻为:
R\(_{并}\)=R分×R\(_{支}\)R分+R\(_{支}\)=1.71+[(2.33-1.71)+3.5 ]/1.71+[(2.33-1.71)+3.5] =1.21(KΩ)
由于在KΩ档时,电表电路的内阻应为3.8KΩ,所以还需要有一个电阻和电阻R\(_{并}\)相串联,串联后阻值应为3.8KΩ,取这个电阻为R13=3.8-1.21≈2.6KΩ。

MΩ档的测试原理见图3。当表笔把A、B短路时,改变基极电阻R\(_{11}\)的阻值,使表针满度偏转(0Ω位置),在A、B间接入被测电阻,基极电流减小,集电极电流减小,随着电流减小,指针偏转的角度减小。把这个电流换算成相应的电阻刻度,那么,就可以测量MΩ级电阻。晶体管的β值越大,测试灵敏度越高。由于晶体管的非线性影响,所以MΩ档的刻度线是非线性刻度的。
5.测量晶体管参数:测试原理同图3,只是把R\(_{11}\)换为R12了。校准刻度时,先选择一个测试好的β为250的NPN型硅管,插入图1中的NPN型管子的管脚插孔,并用导线把R\(_{12}\)右端接线插孔与“-”端短接起来,然后调整R12的阻值,使表针满刻度偏转,相当于β=250(此时调零电位器的位置不变,而管子的集电极电流仍定为0.342毫安),此时通过基极的电流应该为I\(_{b}\)=Ic/β=0.342/250=1.37微安,但实际上由于V\(_{c}\)、Ic均较小,所以β与I\(_{c}\)的关系将不是线性的,故R11、R\(_{12}\)的值不能根据Vc、I\(_{c}\)来计算,必须根据表针满刻度偏转为标准来实验决定R11、R\(_{12}\)的数值。这样在Vc=1.3V、I\(_{c}\)=0.342mA的条件下,β测试档的上限定为250。虽然不同类型的三极管的非线性程度是不一样的,但为了简化表盘刻度,β的刻度线仍利用表头电压五等分线性刻度线,每大格为50。因此,所测得的管子的β值将是一个近似值。校准后,拿掉校准用的管子。测试时,将NPN型管子的管脚插入图6面板左面的三个插孔里,从上面向下排列为c、b、e脚。把右面12插孔中的左数第一排中间插孔与“地”端插孔短接,表针在β刻度线上所指的刻度即为所测管的β值。测PNP型管子时,由于它的Iceo较大,β的零点应从I\(_{ceo}\)指示点算起。
元件选择与安装
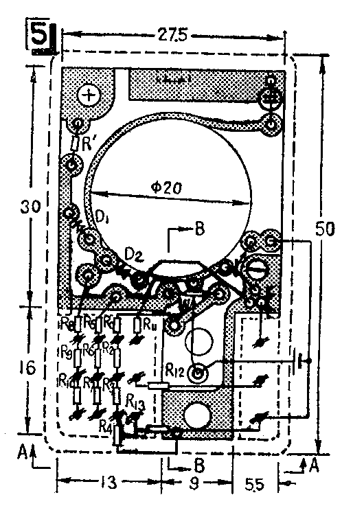
微型万用表的结构见图4、图5、图6。表头用的是WXC5型内磁式表头,尺寸为30×30×28毫米\(^{3}\)。为缩小体积,利用一只小型JRX继电器的插座,配用插头来变换测量项目和量程。从面板图6可以看出,面板上有15个插座,插座的结构形状如图4(a)中的虚线所示,插座中的两个接触片最好重新加工,使其弹性较好。下面焊接部分铜片不宜过长,约2~3毫米即可,以免多占地方,并将它扭弯90°,防止接触片脱出。电阻R'、R\(_{2}\)、R3、R\(_{4}\)用漆包电阻丝在电桥上测定阻值后绕在1/16瓦的高阻值(>100千欧)的碳膜电阻上。其余的电阻全部使用1/16瓦的碳膜电阻,各阻值可在与标称值相接近的电阻内用电桥挑选,例如,W可采用标称值为1千欧的半可调电位器在电桥上测得其精确值,然后再配R0。



由于考虑到尽量缩小万用表的体积,整个表的结构很紧凑。从图5、图6(背面)可以看出,电阻R\(_{5}\)~R10直立地焊接在插座下面,而电阻R'、D\(_{1}\)、D2、三极管和氖管均安置在表头四周。其余的几只电阻是平放在电池下面的,焊接它们时要注意不要碰擦、短路。最好用快速烙铁,因为它的烙铁头小而且可以任意弯曲,能伸入窄缝内焊接。若没有快速烙铁,可用25瓦以下的电烙铁,在烙铁头上缠几圈粗铜丝(φ2),用粗铜丝代替烙铁头使用。
调零电位器W与电池的安装见图4。先在W的动触片上焊上一个M\(_{3}\)的铜螺帽(见图4(b)中下面的铜螺帽),焊接时注意焊接端正,对准中心。然后在电表的正面装上调零电位器的轴,以便于调整。调节轮可以用圆柱形电源插头的一支腿改装。固定电池时,也是在W的动触头引出片上焊接一个M3铜螺帽(见图4(b)中的上面一个铜螺帽),在电池的正极中心处焊上一个螺柱,该螺柱正好能旋入M\(_{3}\)的铜螺帽中,这样电位器就与电池正极连接上了。焊接电池正极上的螺柱时,要动作准确、迅速,否则会损坏电池。电池的负极直接用导线焊接引出到相应的焊接点上。测试时的“- ”端接线柱可用一般接线柱改制。电表中用的氖管的直径应在6毫米以内,它的地线接触点利用表壳前端的固定螺丝钉引出。电表的外壳(后罩)用厚度为1.2毫米的有机玻璃粘合的,为了便于机壳与机心的固定,在印刷板的边缘焊上三个螺帽(见图4、图5),在机壳相对位置上钻孔,然后用螺丝钉把它们固定。表笔用圆珠笔心代替。
画刻度盘时,交、直流电压、直流电流以及β的读数,均采用原表头上的五等分刻度线。电阻档可用标准电阻箱或准确度较高的碳膜电阻作为标准,然后把数值直接描绘在表盘上,在图6正面图上,“KΩ”刻度线在上端,MΩ刻度线在下端。
使用
测试时,先把负表笔的接触片接在图6(正面)中的“-”端处(即面板中间下面的接线柱)。正表笔的接触片插在相应的测试项目的插座上,表笔的另两端接测试点即可。测试晶体管的β时,将晶体管按其极性插在表面左边的三个插座中。表面中间上面的接线柱是调零电位器的调节轴。
用氖管试电时,将一只表笔的一端插入交流500伏插座,另一端去触220交流的插孔,用一只手握住万用表并与表壳前端的固定螺栓接触(地线接触点),当表笔接触的是220伏交流电源的火线时,氖管会亮。
万用表中用的小型钮扣式镍镉电池用后可以充电,充电时不必把它从表上取下,而把充电电源引线直接接到该电池在印刷板的两极引线处,充电时注意,充电电流不应大于10毫安,当电池电压低于1.2伏时,充电时间约为2~4小时为好。(金德初)