1.已经不能使手电筒灯泡正常发光的电池,为什么还能使小型半导体收音机发出一定的音量?
2.在超外差收音机中,变频管把外来信号及本振信号混频后产生差频;在中放级的来复线路中,来复管即对465千赫信号放大,也对音频信号进行放大,它们也会产生差频吗?
上期“想想看”答案
1.可以用欧姆表来鉴别。虽然中频变压器和中振线圈在外形上基本一样,但实际上它们初级线圈中间抽头位置不同。一般来说,中频变压器的初级约在初级线圈\(\frac{1}{3}\)~2;3处抽头,而中振线圈初级线圈约在离终端10几圈或几圈处抽头,中频变压器抽头与中振线圈抽头相对两端的直流电阻相差很多,根据这个特点我们用欧姆表R×1(欧)档,分别量出四只变压器的初级抽头到两端的直流电阻,其中必有一只变压器的初级抽头与一端的电阻比较大,接近整个线圈的电阻值,而与另一端的电阻很小,近似为零欧,那么这只变压器为中频振荡变压器。通常振荡线圈中与抽头电阻接近与零的那一端在接入电路时应接地,另一端接双连电容。(林在荣)
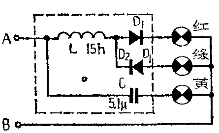
2.了解了无线电元器件的一些特性后,不难知道,方框里的元件是两个二极管、一个电感线圈和一个电容,如右图所示。

在A、B端加上100伏直流电压时,因直流可以通过电感,所以直流通路为电感、二极管D\(_{1}\)(或D2)、红灯(或绿灯)。适当选择电感L的直流电阻阻值,使大部分压降降在电感线圈的电阻上,而使灯泡得到约6.3伏的直流电压,那么在A端为正时,二极管D\(_{1}\)正向导通,红灯亮,而D2因处于反向电压,所以漏电流很小,绿灯不亮。当A端为负时,D2正向导通,绿灯亮。由于电容C有隔直流作用,所以在A、B端加直流电压时,黄灯不亮。虽然在刚加电压的瞬间,给电容C充电,黄灯回路的电流很大,但由于灯丝的热惰性,灯还亮不起来时,充电电流已很小了,所以黄灯不亮。
当 A、B端加50赫100伏交流电压时,因电容C可以通过交流,且交流阻抗可以算出约为625欧,其上压降约为94伏,所以黄灯上压降约为6.3伏可以点亮。此时电感的感抗很大,正、负半周内,D\(_{1}\)、D2分别导通,大部分压降降在电感上,灯泡上压降很少不足以点亮红、绿灯。(万喻)