问:欧姆表的调零指示,为什么改变量程时要重新校准?
答:一般欧姆表的电路如图,r\(_{0}\)为电池内阻。不难看出,当把测量端短路时,在R×1(Ω)、R×10(Ω)、R×100(Ω)、R×1(K)档,欧姆表的内阻是不同的,几乎成10倍地增加。由于欧姆表的内阻与电池内阻r0是串联的,所以A、B间的电压也会逐次增高,流过表头的电流也增大,表针偏转超过满刻度,因此,调零电位器的滑动触点也应向b端滑动,以逐次减少流过表头的电流,使表针刚好满偏转,即指“0”欧。(袁捷答)

问:电子管收音机的中频变压器上写的P、B、F、G四脚,怎样连接?
答:P是中频变压器初级线圈的始端,接电子管的屏极:B是初级线圈的尾端,接直流高压乙\(_{+}\);F是次级线圈的始端,按自动音量控制电路;G是次级线圈的尾端,接检波管的栅极或复合管的检波二极管的屏极。(花维国答)
问:有些交流单管输出的收音机,用的输出变压器初级中间有抽头,它有什么优点?
答:这种收音机的输出变压器的初级线路如图所示。从图中可以看出,高压电流从输出变压器初级抽头进入后分成两路,一路由C→A接6P1的屏极,另一路由C→B接前级各管的高压。这样,如果AC及BC圈数设计得当,使上、下两路的电流产生的磁通相等,则不但能减小直流磁化,而且使滤波后剩下的交流脉动成分所产生的磁通也抵消了,大大减弱了由于电源滤波不良所造成的交流哼声。(郑坚答)

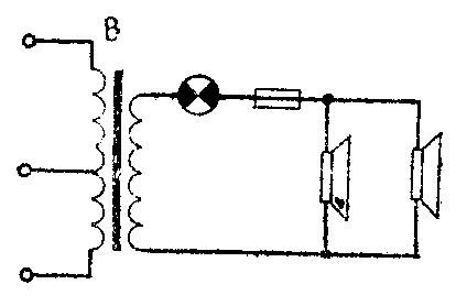
问:为什么定压式扩音机输出电路加接合理的保险丝或小电珠能起保险作用,而在定阻式扩音机输出电路上加接保险丝或小电珠却不起保险作用呢?
答:通常在定压式扩音机中采用了较深的负反馈,所以当负载发生变化时,输出电压变化微小,在扩音机轻载或负载开路时不致损坏,但当负载过重,扩音机的末级功放管电流增大容易损坏,严重时会很快烧坏功放管。在这种电路里合理加接保险丝或小电珠如图示,当外接线发生短路时(严重过载了),保险丝就立即熔断或小电珠烧坏,使外界负载和扩音机断开,就不致于烧坏功放管。

对于定阻式扩音机输出电路由于负反馈较弱或无负反馈,它的负载应和扩音机输出阻抗相匹配,如果负载功率小于扩音机功率很多,不仅容易损坏喇叭,而且会使扩音机输出电压升高,严重时击穿输出变压器;如果负载功率超过扩音机输出功率,输出电压降低,末级功放管也和定压式扩音机一样容易造成低效损坏。如果在定阻式扩音机输出电路加接保险丝或小电珠,在轻载时,它们只起通过音频电流的作用;在重载时,保险丝立即熔断或小电珠烧毁,造成扩音机与负载断开,容易烧毁输出变压器,不起保护功放管的作用。(王喜龙答)
问:有一凯歌4D4电视机,当亮度开小时,还能工作,但把亮度开至正常时,图象尺寸变大,并出现断续的白道干扰(类似火花干扰),扬声器中还有吱吱叫声,经初步检查高压整流管和高压变压器完好,什么原因?
答:从这个故障现象判断,多是高压电路中有似接似断之处。当亮度小时,由于断路处尚存在很大的漏电阻,故电路还能通,且电流很小,漏电阻上压降小,影响不显著;当亮度开大时,电流加大,在活断处压降升高,就产生火花,并使显象管高压大大降低,结果使屏幕上出现火花干扰现象,并使图象尺寸扩大。
具体障碍可能是凯歌4D4型电视机的高压电路中的保护电阻R\(_{1}\)0(10K)断路,或高压插头与显象管高压插座接触不良,也可能是显象管高压插座的铜环与内壁导电层接触不良。对于凯歌4D4型电视机来说,第一种原因可能性较大,因为该机中的电阻R10的功率选得较小,容易烧毁。(怀周答)
问:交流收音机上6G2三极管(作音频放大用)的屏极加一个电容如图示,它有什么作用?有时觉得用与不用没什么显著区别,为什么?

答:这个电容起高频旁路作用。它可以滤去音频电压放大级输出端的残存的中频载波频率信号,同时对由前级而来的尖噪声和啸叫声等干扰信号也有一定的旁路作用,使它们不致交连到下一级而被放大。它的容量一般是100~300微微法,最大也不超过500微微法,否则较高频率的音频信号也将被旁路。由于这些残存的中频频率还是很高的,人们的耳朵听不出来,所以这个电容器用与不用靠听觉是分辨不出来的。(冯答)