用电灯零线传送广播,除了有一般广播可能发生的故障以外,还有它自己特有的故障,即零线带电和零线接地。下面谈谈我们的一些检修经验。
一、零线对地带电
由于电网三相负荷不平衡,零线对地带电是常见到的一种现象。因为这种原因的带电电压一般都很低,对广播影响不大,解决起来也很困难,所以用电灯零线传送广播时不考虑三相负荷不平衡的问题。
我们这里所讲的零线对地带电的故障,是指零线对地电压高达几十伏甚至上百伏的情况。这个电压可能危及人身安全,烧坏用户变压器,并且使喇叭内发出很大的交流声。这个电压通过用户变压器回输到扩音机,会使扩音机在预热期间不加高压汞气整流管也产生蓝光。加高压后静止屏流大,运行时负荷重。
故障的主要原因是火线(即相线)对地漏电。如果电力变压器中点不接地,在发生火线接地时(如图1),零线对地电压将升高到相电压(实际上由于零线通过用户小喇叭、用户变压器等接地,因此零线对地电压在100~200伏之间),这是很危险的。为了保证安全,应及时改为电抗器接地(有关电抗器的制作和使用以及如何降低出现故障时零线对地电压的问题请参考本刊1974年第四期和第五期)。

变压器中点通过电抗器接地以后就比较安全了。此时,如果发生了火线接地故障就会产生一个接地电流I\(_{0}\)(如图2),

I\(_{0}\)=UφR\(_{0}\)+Rd,
式中:U\(_{φ}\)为相电压(220伏),R0为变压器中点接地电阻和电抗器的工频阻抗,R\(_{d}\)为火线接地点的接地电阻。零线对地电压则为U0=I\(_{0}\)·R0。由此可见为了保证安全,要尽量降低R\(_{0}\)。
如果通过电抗器接地以后,零线对地电压仍然很高,就应该测量接地电流I\(_{0}\)(用钳型电流表卡地线)。如果I0大于30安,说明R\(_{d}\)较小。查到故障点以后,可在读点加重复接地(此种故障的可能性较大时),或调整保护装置使其能自动切除故障,或者加强维护防止发生类似故障。如果I0并不大,在20安以下,应分别测量电抗器两端电压U\(_{0}\)1和电抗器接地端对地电压U02(应注意测量U\(_{0}\)2时接地点应在距变压器地线20米以外的地方),如图2。根据公式
U\(_{0}\)=\(\sqrt{U}\)01\(^{2}\)+U\(_{0}\)22;R0=U\(_{0}\)I0
可看出:U\(_{0}\)1较大说明电抗器的工频阻抗过大,应改进或更换电抗器;如果U02较大说明接地电阻大,应重新处理地线(有条件的应该用接地摇表重测接地电阻)。
通常电力变压器是用三相四线制供电,既接动力负荷又接照明负荷,因此漏电的原因也很多、很复杂。常见的有以下几种:
①电动机等用电设备漏电(俗称连皮),当漏电电流和工作电流不足以使保险丝熔断时,电动机仍可运行,不认真检查不易发现。
②火线接地。例如,配电盘上火线对地漏电,铁管暗线破皮对地漏电;住户电灯线穿墙或蹭墙漏电,架空线蹭拉线、铁横担、水泥电杆、树木以及导线断线落地等。
③一线一地点灯。这种方法相当于火线通过电灯接地。此法很危险,应严禁使用。
零线断线以后也会造成零线对地带电。此时即使中点接地,零线对地也会产生很高的电压。零线断线的原因可能是:
①分支零线断线或入户零线保险熔断(火线保险未熔断),则零线变火线。
②电灯开关错接到零线上,并且是接在小喇叭外侧(电源侧),关灯时小喇叭上接的零线就变成火线了(如图3)。

③零线干线断线(如图4),这时由于三相负荷不平衡,使负荷小的一相电压升高(最高可达到线电压),零线对地电压也很高。

零线与火线混线也会造成零线对地带电。一般情况下混线后保险丝熔断,但是如发生在离电源较远,或者有过渡电阻(例如铝线的氧化皮),或者保险丝容量大,可能保险丝不熔断时,零线对地就可能产生100伏以上的电压,中点接地也解决不了问题。
听到小喇叭发出持续的交流声,应立即测量零线对地电压。如确属零线带电,应及时检查处理,特别是带电较高时更要迅速处理,以免发生人身安全事故。
为了迅速地检查出故障点,平时要掌握各种故障的规律:电动机等用电设备的漏电,因为用电设备有时开有时停,因此零线对地带电也是时有时无。掌握零线带电的起止时间,对寻找漏电设备很有帮助;相线接地的特点一般是持续性的;但是也有个别情况下是断续的,例如导线被风吹动接地,风力减小后又断开,此种故障极易发展成断线;相线断线接地的特点是除了零线带电以外,有的地方还会发生缺相故障;一线一地点灯的故障特点是:零线对地电压不高,地线电流较小,多在点灯时发生;零干线断线时负荷侧的中性点随各相负荷变化而移动,因此电灯会忽亮忽暗,亮的时候可能烧毁灯泡。零线对地电压也可以从几伏变化到一百多伏;支线零线断线的特点是:零线变火线,一般范围很小;零线与火线混线的特点是:零线通过很大电流,该相火线对零线电压降低,其它两相对零线电压升高。
根据上面的分析可以初步确定故障的种类,对设备漏电可以通过摇测用电设备的绝缘来判断;对断线或接地可以通过查线的方法进一步查找。充分发动群众做好调查研究,对查找故障是十分有效的。
如果停电影响不大,或者根据上述方法没有查出来,可以采用分路短时间停电的方法。即看哪一路停电后零线对地电压恢复正常,故障就是产生在那一路。用同样的方法再检查这一路的各路,确定故障产生在哪一支路。这样逐渐缩小范围,最后就可以找到故障点。如果同时有多点漏电,则还要测量接地电流,当停到哪一路时接地电流显著下降,那一路就存在接地点。
在查找漏电点时要与电力部门密切配合,说明漏电除了对广播有危害外,还会发生触电事故,同时还浪费了许多宝贵的电力。经验证明:利用电灯零线接小喇叭,不但不给电力部门增加负担,小喇叭还成了漏电的自动警报器,有利于电气设备的安全运行。
二、零线接地
因为广播信号是加在零线和大地之间的,因此零线直接通地将造成广播信号短路。不仅小喇叭声音小,还会烧坏用户变压器,增大扩音机的负担使其屏极发红。
零线直接接地的一般现象是:小喇叭音量小;零线与地之间广播信号电压低,提高用户变压器输入电压以后此电压增加不明显;用户变压器发热(距扩音机远的不明显);断开用户变压器与零线的连线以后,初次级电压都显著提高;扩音机屏流大、屏压低。为了更准确的判断,可以测量用户变压器的电流。测量方法是采用一个一欧无感电阻(例如十个10欧姆碳膜电阻并联)串接于电路中,测量电阻两端的电压即可知其电流。测出的电流比喇叭应消耗的电流大很多,或比正常值大很多,都说明零线有接地现象。
零线接地的常见原因有:
①原有零线接地线未断,或用户新装地线与零线直接连接。例如在配电盘上就常将零线接地。
②击穿保护器或其它避雷装置击穿通地。
③电抗器音频阻抗过低。
④零线破皮接地或裸线严重碰树等。
⑤直接挂低阻喇叭。
由于零线正常时也通过电抗器、用户变压器以及小喇叭等接地,因此查找零线接地故障一般是比较困难的。下面几条经验可以供查找这类故障时参考。
①开始接广播以来小喇叭声音一直很小,大多是零线上仍有接地线。
②变压器中点通过电抗器接地后声音明显变小,断开地线声音明显增大,说明电抗器音频阻抗过小,应更换电抗器。
③雷雨过后小喇叭声音变小,要检查击穿保护器及避雷器。
④个别用户喇叭声音突出的大,可能是接了低阻喇叭。
⑤检查线路,消除可疑的接地点。例如:架空零线碰树、碰拉线、碰电杆,皮线蹭墙,串墙未加瓷管等。
如果没有明显的可疑点,可以停电检查。停电时要有负责电工配合,采取必要的安全措施,根据条件可采取下述任一种方法。
①送广播信号,分路断零线,测量零线对地的广播信号电压或用户变压器的输出电流。当断到哪一路电压显著升高或电流明显下降(下降值比该路应有的负荷电流大)时,说明那一路有漏电现象。此法简单易行,但是必须送广播信号。
②不送广播信号,测零线与大地间的交流阻抗(采用交流阻抗测试器),或测其直流电阻(需要把电抗器和用户变压器断开)。分路断零线,当断到哪一路阻抗明显上升,则说明那一路有漏电。采用此方法时零线与地线间应无电压,还要把用户变压器保险撤掉,才能测阻抗,以免烧毁仪表。象查火线漏电一样,逐步缩小范围,最后即可查到漏电点。
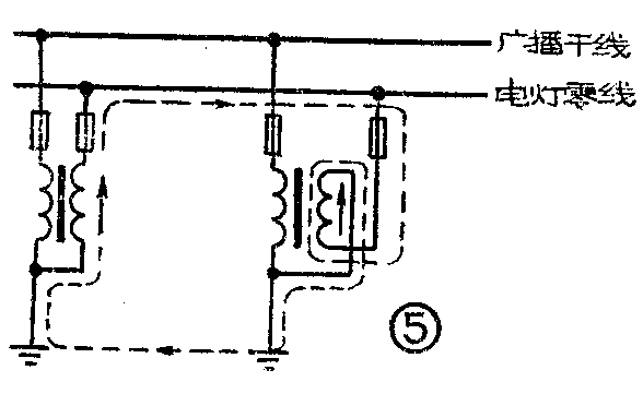
当零线比较长,所带喇叭又较多时,有的采用两个用户变压器同时对一条零线送信号。此时要注意两个用户变压器的输出电压应相等,更重要的是一定要同相位。如果相位相反则相当于两个用户变压器次级通过零线和大地串联短路(如图5)。此时与零线接地的现象相似。为了区别这两种故障,可以把任意一个用户变压器断开,测量另一个用户变压器的电流或电压。如果电流下降或电压升高,则是相位接反了。反之则是零线接地。最好不要采用两个用户变压器对同一条零线送信号。对长零线可以在零线中部送信号,用户变压器容量不足可以换成大容量的。

实践证明,单线有轻微地漏电,对广播影响不大。例如,有线广播用的小喇叭只要有15一20伏的电压,音量就够响了。如果零线与地线的阻抗(接上电抗器)为100欧姆左右,漏电造成的损失不过2~4瓦。为了降低漏电造成的损失,用户变压器次级电压不宜调的过高,只要小喇叭音量够听就行了。
三、其它故障
1.零线广播除了它特有的故障以外,还会发生一般广播常发生的混线、断线等故障。为了区分是广播线还是零线的故障,可以将用户变压器高压侧断开,测量广播线的电压。电压正常是用户变压器或零线的故障:如果广播线的电压很低或等于零,则是广播线发生断线或混线。因为检修广播线故障的方法有关书籍已有介绍,这里就不重复了。
2.地线是零线广播必经的回路,因此用户变压器和小喇叭都要妥善接地。特别是用户变压器的接地电阻要尽量小,以减小音频信号损失。
四、使用零线广播需要注意的几个安全问题
使用电灯零线送广播的地区,应经常向群众宣传零线广播的常识,出现故障时要及时通知广播部门。
1.电力变压器中点要妥善装置电抗器和击穿保护器,必要时还要加重复援地。击穿保护器除了做为电抗器的后备保护以外,还起防雷作用。不加保护装置而直接断地线接小喇叭是很危险的。除了上述漏电能使零线对地产生200伏左右的电压以外,更危险的是当发生高压线断线落在低压线上,或是变压器高、低压绕组击穿等故障,零钱对地会产生极危险的电压,危及人身安全,造成严重后果。
2.喇叭开关要安在零线与喇叭之间。零线带电使喇叭产生嗡嗡声时不得拔地线,可以关开关。地线地上部分引线要用绝缘线或抹在墙里。
3.舌簧喇叭可以串接0.05~0.1μ的电容器,电容器尽量选用耐压400伏以上的。对于压电喇叭不应串接电容,因为压电喇叭的电容量约为0.02μ,串接0.05~0.lμ的电容时,如果零线带电,喇叭上的电压将为电容器上电压的2.5~5倍,电容起不到保护作用;如果减小电容的容量,音频信号损失太大。再说一般情况下压电喇叭直接加220伏电压,短时间不会损坏。
4.为了防止零线断线与接地,零干线应尽量采用16(mm)\(^{2}\)的铝绞线;零线的绝缘要与相线一样,要求不得马虎;零干线要直接引出不得入闸,更不允许加保险;入户零线的保险可以用铜线代替,起码也应选用比火线大一级的保险。
5.用户变压器要装高、低压保险,低压保险应按额定电流选取。这样除了能减少烧毁变压器以外,还能防止事故扩大。例如当某电力变压器的零线带电,使该用户变压器的保险熔断,零线上的电压就不会串到扩音机和别的电力变压器的零线上去了。(电工赵宝实 工人技术员张家身)