农村有线广播线路包括从县(市)广播站到公社放大站和从公社放大站到用户喇叭的全部传输线路。本文只介绍一些从公社放大站到用户喇叭这段线路的架设、维护常识。这一段线路分布面较广,情况也较复杂,如果架设质量不高或维护不好,就会使广大贫下中农不能正常收听广播。这就要求我们必须了解一些基本常识,作好线路的架设和维护工作。
线路架设常识

农村有线广播线路一般采用双线输送或一线一地输送(图1)。目前经常采用一线一地输送,因为这种方法不仅减少了线路的功率消耗,还节约了材料,同时架设工作也比较简单。但是采用单线输送时,如广播线与电话线距离过近或平行长度过长,就会对电话产生干扰,因此在选择路径时必须注意远离电话线,以免影响通话。线路架设可分四个步骤进行。
1.线路勘察:勘察的目的是决定广播线路的走向,为广播线路的测量打下基础。必须遵照毛主席关于“认真地研究情况,从客观的真实的情况出发,而不是从主观的愿望出发”的教导,走出去多做调查研究,选择的路线既要满足线路的质量要求,又要从实际地形出发便于施工和节约材料。勘察完毕后一般要绘出线路走向示意图。
勘察时应考虑以下几个问题:
②在选择线路走向时应该力求使线路“近”、“平”、“直”。为了便于施工和以后维修,为了适应农业机械化发展的需要,线路应尽量走在路边或渠边。要尽量避免广播线路与公路、铁路、河流交叉;一定要跨越河流时,应选择两岸地势高、河床窄、地形较开阔的地段,并应尽量避开渡口、水坝等。为了避免广播线对电话线干扰,使电话线产生串音现象,广播线与电话线应尽量采取十字交越。如受条件限制,交越角也不应小于45度,交越时两导线的垂直距离不应小于0.6米(图2)。如果广播线路必须和电话线平行架设,可以参考表二、表三所列数据来处理。表二列举的是广播单线与电话双线都用弯脚隔电子架设时双方的最短距离;表三列举的是广播线为单线,用弯钧瓷瓶架挂,电话线为双线,用线担架挂时的双方最短距离。广播线路应尽量不与高压输电线平行或交越,如果受条件限制必须平行时,广播线与电力线的距离最好不要小于电力线线杆的高度;和电力线交越时,一定要尽量使广播线在靠近电力线杆的地方由电力线下面通过,严禁将广播线从电力线中间穿过,广播线的最高导线与电力线的最低导线之间的最小垂直距离应该是:当电力线电压为:


1千伏以下时为1.25米;
1~10千伏时为2米;
20~110千伏时为3米;
154~220千伏时为4米;
有些地区,把广播线附架在一万伏以下的电力杆上,可以节约材料,降低线路架设和维护费用,这种方法是可取的,但事先必须取得当地供电部门的同意并采取必要的安全措施。
2.线路测量
经过勘察,确定好广播线要走的路径以后,下一步的任务就是测量。线路测量就是要确定杆位、杆子的类型、拉线的型式和位置等等,它是线路设计、备料和施工的重要根据,直接影响线路施工建设的质量。
有关测量的内容很多,例如:直线杆路的测量;线路转弯时角深的测量;拉线的测量;坡度变更的测量;线路跨越河流、山谷时长杆档的测量等等,这里就不一一讲述了,读者请参考有关书籍,现在主要讲讲用于直线杆路测量的标杆目测法。

标杆目测法简单易行,测量前先准备四根标杆,杆子的粗细和一般旗杆一样便可,最好先把标杆依次涂上红白颜色,然后在标杆根部套上一段尖顶的铁器,以便于固定在地面上,如图3所示。另外还要做些小木块,以备测量好后做定位标志用。在测直线杆时,在线路开始的地方立下第一号标杆。顺着线路前进的方向,在大约一公里处(视力所及的地方)插上一大标旗。从第一号标杆向前量出第一杆距,然后插上第二标杆。站在第一号标杆前的人指挥拿着第二号标杆的人左右移动,直到使第二号标杆与第一号标杆及大标旗三点成一条线后,就可以确定第二号标杆的位置,然后拿第二号标杆的人依次往大旗方向走,而站在第一号标杆的人不要动,就可用同样的方法测出以后各杆的位置,打入定位标志,同时编号,标志要露出地面约15厘米,以便施工时能看清楚(图4)。

根据线杆在整个线路中的地位和作用选择不同的杆型。常用杆型有下面几种:

①直线杆——广播线杆排列在一条直线上(如图5),这种杆在平坦地区经常使用。长距离的直线杆最好每十根杆打一人字拉线。
②终端杆——装置在线路的起端和终端,由于单方向装设导线,承受单向拉力,所以要打拉线(图6)。

③分支杆——即在一根电杆上分出不同方向的广播线路(如图7),这种杆也要打拉线。

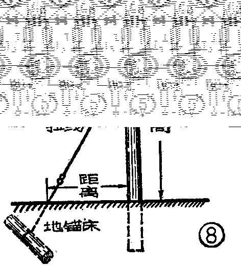
④转角杆——用在线路转角处,由于承受拉力不平衡,杆子要用拉线加固(图8)。

拉线离木杆不得小于木杆整个高度的34。地锚木长0.8米左右,直径15~20厘米,埋入土中深度约0.8~1.2米。拉线可用线径为4毫米的铁丝扭合而成。
⑤跨越杆——用在跨越河流或铁路的地方,这种杆子一般较长,也应该打有拉线。(未完待续)(南宁市第二中学 南宁市广播站)

