雷电是带电云层相互间放电或对地放电形成的。雷云(即带电的云)在高空放电,对地面物体的影响较小;但当它对地放电或靠近地面物体放电时,象天线、广播线之类的架空导线的设备,就会受到很大影响,导致损坏机器、喇叭、劈裂电杆,使广播线退火或碎断,甚至引起人身伤亡。所以,在雷雨季节大力加强农村有线广播网的防雷安全保护工作是非常重要的。
一、转播接收机天线的防雷措施
雷云对地放电时,和电流在电路中流动有些相似,那就是选择最短途径,力图通过接地电阻较小的地面物体或有较高导电率的地表面入地。因此,高耸的天线最易导引雷电和遭受雷击。
转播接收机天线的防雷装置如图1所示。当雷电放电触及天线时,天线下锯齿形避雷器齿片间的空隙便产生火花放电,把危险的雷电电流泄入地中。如部分雷电流沿箭头方向前进,那么第二套防雷装置中的真空避雷器放电,电流保险丝将立即熔断,使转播接收机和真空避雷器自动脱离天线,不受损伤。

为了防止巨雷把锯齿形避雷器击坏,不能有效地泄放雷电流,必须在天线下安装放电角。放电角可用直径为4毫米左右的铜线(或镀锌铁线)弯制,它的跳火间隙为3~5毫米。
锯齿形避雷器的地线接地电阻要小,一般不应超过10欧姆;并且要敷设在天线下的地面下,用粗铜线或粗铁线引出直接和避雷器相接,防雷效果才好。这是因为只有在避雷器的接地电阻尽可能小的情况下,雷电流才能通过导线流畅地流入地中。真空避雷器的地线接地电阻不应大于20欧姆。两地线间距离约20米。
在雷电比较频繁、雷电影响比较严重的地区,如室内天线能够满足收转要求,最好不要使用室外天线。一般地区可利用图1中开关,在不收转时把闸刀合上去通地。
二、架空线路的防雷设施
由于农村有线广播的馈送线路既长又多,杆路分布复杂,有的沿公路、河岸,有的处在山坡或农田当中,同时有些杆档又不可避免地要和其他线路(如电信、电力线路)交越、平行。所以,不仅有直接遭受雷击的可能,而且会受到间接的雷电的危害,即当其他线路落雷被击时,广播线上会感应出危险电压。因此,对架空广播线路必须妥善地加以防护。
杆路的防雷,主要是安装避雷线,使雷电通过电阻较小的避雷线入地而不通过电杆放电,达到有效地保护电杆免遭雷击。图2是一般避雷线的安装要求。图3是在装有拉线的电杆上利用拉线做避雷线的方法。图4是在广播线与高压电力线交越或平行的杆上做跳火间隙式避雷线的方法。



在线路中,凡是引入杆、分线杆、转角杆、交越杆和地势较高处的电杆和曾经遭受雷击的电杆,都必须安装上述避雷线。直线杆则每隔十根电杆装一根。如线路经过的地区雷电特别强烈,可多加装一些避雷线。
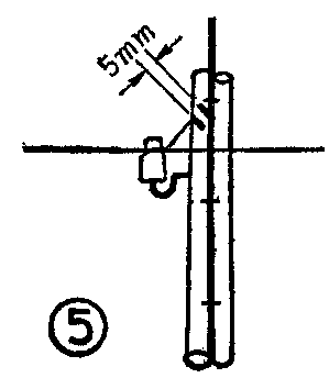
利用扎线做跳火间隙,如图5所示,对保护广播线和绝缘子不受雷击有良好的效果,可根据情况沿线路适当装设。装置扎线跳火间隙,关键是固定好绝缘子的扎线(可用卡钉将线头固定在木杆上)与避雷线形成固定的间隙(5毫米),并注意使它们没有相碰的可能。

雷电对广播线放电时,主要是击中电杆上最高的那根线。因此如图6所示在电杆顶部架设导线到地,作成保护线,有很好的效果。保护角度越小,即保护线越高,雷电穿过保护线击中下面线路的可能性也越小。在无横担广播线路中,如顶部保护线能够高出最高广播线50厘米以上,并且接地良好,那么雷击广播线的事故是不易发生的。另一种办法是在电杆顶部架一条与广播线平行的保护导线(一般叫避雷线),并将它接地,效果也很好。保护线多用于保护进站线路,一般说,从引入杆开始架出去一公里左右就可以了。投资不大,维护也不麻烦,各站是否采用这种措施,可根据当地具体情况决定。

三、扩音机等设备的防雷措施
扩音机、各类变压器和喇叭的防雷装置如图7、8所示。图7是单线广播线路,图8是双线广播线路,其中所用防雷装置的作用和前面讲的相同。当从外线袭来的雷电引起避雷器电极间放电时,将使危险的电压降到安全数值内,而雷电流则避开被保护的扩音机、变压器和喇叭而直接流入地中。当避雷器起作用时,保险丝熔断,这不仅保护了扩音机等设备,而且可以防止危险电流对避雷器的损伤。保险丝的大小,应根据扩音机的输出电流而定,一般比输出电流大一倍为宜。

请注意,这里介绍的防雷办法仅适用于电子管扩音机。
四、避雷针
避雷针就是一种顶部做成尖锥形的金属棒,将它装在比地面物体高出许多的位置,并和接地电阻很小的地线相连。由于它的顶部是尖的,易于吸收雷电电荷,而且位置比地面物体高得多,当天空中有雷电时,雷电将很容易地通过避雷针引到地下,避雷针附近比它低的其他地面物体就被保护而不受雷电袭击。
避雷针保护的空间,叫做避雷针的保护区域。保护情况如图9所示。图中R\(_{x}\)是保护区最大半径;Hx为受避雷针保护的地面物体高度;H为避雷针的高度。

如果H和H\(_{x}\)已知,且H≤30米,则可用下式算出Rx:(单位均为米)
R\(_{x}\)=1.6HH-HxH+Hx
设地面物体高6米,避雷针高30米,则保护区的半径为R\(_{x}\)=1.6×30(30-6)/(30+6)=32米。直径为64米。这个范围并不太小,对于保护广播建筑物或负载比较集中的广播网是行之有效的。
五、注意事项
1.避雷器应装在室外,以免把雷电引入室内放电发生危险。避雷器安装位置应离竹木结构的屋檐远些,以防止引起火灾。
2.锯齿形避雷器和放电角避雷装置最好横装,即锯齿指向水平方向,这样可防止电弧把锯齿烧坏。
3.广播站内的防雷设备,应安装在离值班人员较远的地方。
4.避雷器地线的接地电阻要小,连接引线不能过细,并且越直越好。避雷器前的保险丝不能省略。
5.在有雷电时,用户喇叭的开关应关掉,以保安全。
6.雷雨时严禁登杆作业或触及天线、馈线、变压器和喇叭,以免发生不幸事故。
7.雷雨后,应根据情况对某些防雷装置进行必要的检查,如发现损坏、熔断、熔接、崩裂等情况,应及时更换或修理。(狄波初整理)