红鹰761型六管中波便携式收音机,采用超外差式电路,有两级中放,因此具有较高的灵敏度和选择性。使用80毫米直径电动式扬声器,放音比较宏亮动听。
一、工作原理
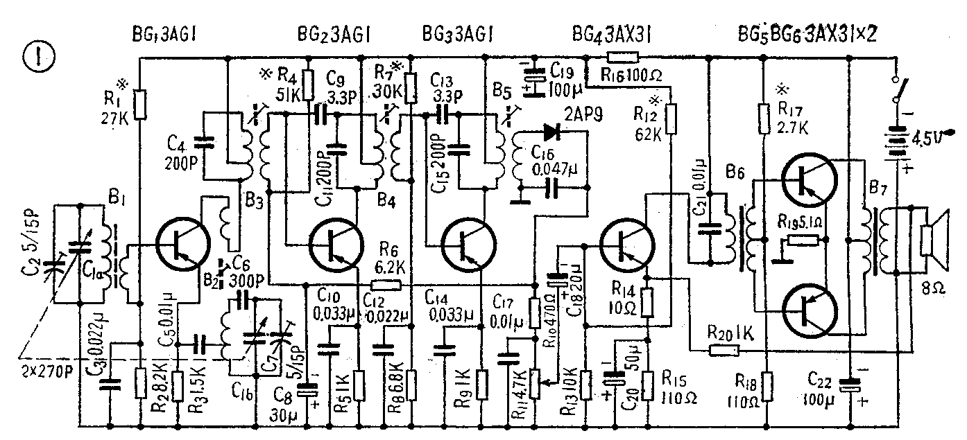
本机电原理图如图1。

输入回路采用M4φ10×160毫米磁棒。为了提高回路的Q值,调谐线圈采用28×0.07毫米的高频绕组线,并分二段绕制。
变频级为共基极电路,集电极电流在0.5毫安左右,以得到较高的信号杂音比和降压特性。二级中放的总增益在50分贝左右。三个中频调谐回路,选择性已能满足需要。采用电容中和(图中C\(_{9}\)、C13)电路,使工作更为稳定。为了提高热稳定性,使用了较大阻值的发射极电阻。自动增益控制电路为基极电流控制电路,控制电流取自检波后的信号直流成分,被控制级是收音机的第一中放。
检波后的音频信号经前置低放级放大后由变压器耦合至输出级,输出级为共发射极乙类推挽放大,在装配时必须注意二管特性的对称,否则将引起失真和负载不平衡现象。在扬声器和前置低放管的发射极之间,接有负反馈电路,以改善整机频率特性,减少谐波失真。
二、电声性能和结构
本机各项电声性能均达到国家主管部门对携带式四级机规定的标准要求,有些指标还超过标准的要求。本机电源电压为4.5伏,下降到3伏时仍能工作。电源消耗在零信号时小于10毫安,100毫瓦输出时约70毫安,每天如以中等音量收听二小时,三节2号电池可以使用两个月以上。
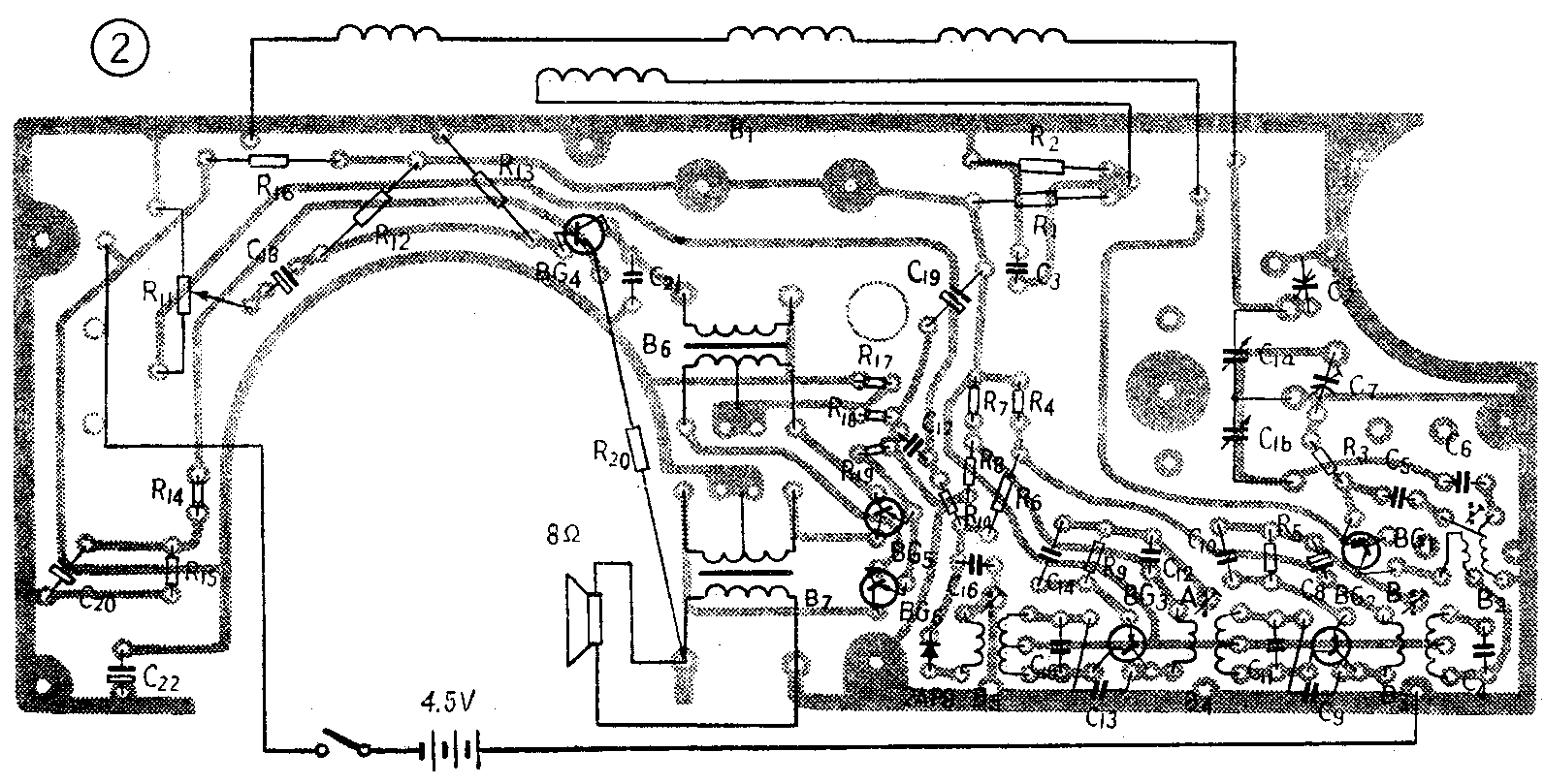
全部零件除扬声器和电池正极片、负极弹簧卡以外,均装在印刷电路板上,结构比较便于维修。印刷电路如图2所示。

为了便于测量各级工作电流,在印刷电路板上各级均留有测量本级工作电流的缺口。在工厂装配完毕测量电流合格后,即将缺口用焊锡封焊。修理时如觉烙开缺口串入电流表测量不方便,可用测量各级发射极电阻压降的方法换算出各该级的工作电流,即集电极电流。例如在某级的发射极电阻R上的压降为V,将V除以R,就算出发射极电流,而它和集电极电流近似相等,就算出了本级工作电流。图2印刷电路板上A、B两点通过中周外壳接公共地端。
三、元器件数据

磁性天线B\(_{1}\)采用M4φ10×160毫米磁棒绕制(见图3)。线圈1~4用28×0.07毫米丝漆包线绕26+26+24圈;线圈5~6用7×0.07毫米丝漆包线绕8圈。振荡线圈B2采用LTF—2—3型;中频变压器B\(_{3}\)为TTF—2—1型;B4为TTF—2—2型;B\(_{5}\)为TTF—2—9型。

输入变压器B\(_{6}\)(图4)采用D—42型硅钢片为铁心,截面积为5×7毫米\(^{2}\),线圈4~1用φ0.08QZ型导线顺向均匀乱绕2400圈,电感量≥4亨,直流电阻约300欧;线圈5~6、7~8用同样导线双线并绕800+800圈,直流电阻约80+80欧。

输出变压器B\(_{7}\)(图5)采用D—42型硅钢片,截面积6×10毫米\(^{2}\),线圈5~6、7~8用φ0.25QZ型导线双线并绕200+200圈,5~8的电感量≥0.18亨,直流电阻约7.2欧;线圈4~1用φ0.38QZ型导线平绕100圈,直流电阻约1.1欧。
各晶体管的β值及工作电流如表列。
BG\(_{1}\) BG2 BG\(_{3}\) BG4 BG\(_{5}\) 、BG6
β 50~85 30~35 25~30 50~85 85~115
I\(_{C}\)(毫安) 0.45~0.55 0.18~0.26 0.35~0.45 1.5~2.5 1~3
(上海红鹰五七工厂)