等离子体焰流的热加工,是近代一种利用电子学原理的新技术,随着我国社会主义建设事业的发展,电子技术在我国工业中的应用日见增多,等离子体焰流这种加工技术,也开始应用并取得一定成绩,在生产建设上也发挥了相当作用。等离子体的应用范围还是比较广的,这里介绍的只是等离子焰的应用基本原理。编者
你想熔化一些难熔的东西吗?例如钨的熔点是3370℃、钼的熔点是2630℃、钽的熔点是2850℃、碳的熔点约3500℃、用什么东西来加热呢?一般的电炉中,加热体本身就是用这些东西做的,想熔这些东西的话,没等它熔化掉,加热体本身已经熔毁了。怎么办呢?
现在已经有了一个新途径,这是在研究可控热核反应的同时发展起来的。这就是利用等离子焰加热。
等离子态被称为“物质的第四态”。等离子体就是完全电离了的气体,其中正离子电荷与电子电荷数值上相等。氖气泡中的发红色的区域、水银整流管中发蓝色区域中的气体就是等离子体。
怎样利用等离子态物质来加热呢?物质从气体变成等离子态是要吸收能量的。例如氮气,可以利用高频电磁场使它电离。在电离时它的一般表示式是N\(_{2}\)→N+N+24.3电子伏特(电子伏特是能量单位),这里的+24.3电子伏特就是它在电离时,从高频电磁场中吸收了24.3电子伏特的能量贮藏了起来,然后让等离子体复合成气体,这些能量就迅速释放出来,发出大量热,使温度迅速提高。
这种加热产生的火焰——我们称它为“等离子焰”,它的温度很高,可以达到摄氏上万度,并且有很高的喷射速度,利用这种特性,在工业上可用来进行一些特殊的加工工作,如金属的切割、焊接、喷涂等,而远非其他方法所可比拟。另外,一般氧炔焰、氢氧焰、煤气焰等方法,这些“焰”不免有一些氧原子会使被加热的东西氧化,其他类的原子亦不免使被加热体有氧化或还原的现象。等离子焰则不同,只要你选好对被加热体不会起化学作用的气体来产生等离子态特质,那么在加热过程中它是不会起化学反应的,因为它释放能量时不像煤气或其他氧气焰是氧化过程,而是离子的复合。
另外,它加热时所用的气体, 因为没有起化学变化,只是电离后又复合,所以完全可以回收再用,毫不消耗。

既然等离子焰加热有这些优点,那么它的设备是否复杂呢?并不复杂。因为它所需的能量来源是高频电磁场,所以主要的设备是高频大功率振荡器。要效率高最好利用微波电磁场,它的结构可以如图1所示。用一只大功率磁控管作微波振荡器,利用“喷枪”外壳与内管作为同轴线,把微波输至“枪”口。氮气从侧面引进,通过微波电磁场电离成等离子态,然后从喷口出去时随即复合成气体放出能量,产生高温。水用来冷却,从中间小管进,内管出,实际用水量不大,因为焰头是不太热的。这种冷却,并不仅在于保护喷枪,而是利用它压缩焰的直径,而集中能量。曾有人用一只磁控管,输入直流2千瓦,工作在2450兆赫,制成等离子焰发生器,达到3000°K至4000°K并不费事,能熔化很多难熔金属。
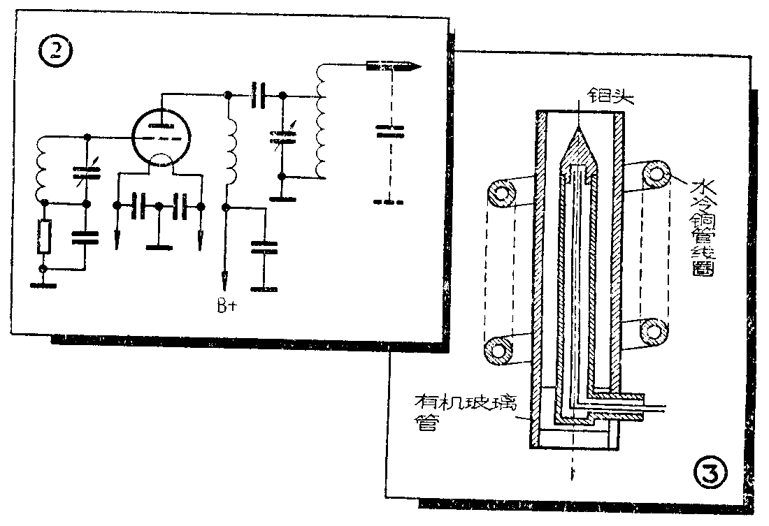
也曾有用一般高频振荡发生等离子焰。如用高频功率类型的电子管组成调屏振荡器,产生250瓦、27兆赫的高频电磁场,其输出回路用升压方法使焰头上高频电压达5千伏(图2),由等离子焰的等效电容与线圈成谐振,其喷枪结构如图3。

输出线圈绕在一有机玻璃管外,线圈用铜管绕制,通水冷却,喷头由双层管制成,亦用水冷却,喷头用钼。气体仍用氮气。装好后除了调整振荡外,可用一个10兆欧电阻在地与焰头间打火花使之能发出等离子焰来。
目前这类技术尚在发展阶段,相信不久的将来会越来越完善,一定会广泛地用到各种工业中去的。(进改)