(一)稳压管的构造和特性
稳压管是一种冷阴极气体放电二极管,它的构造和在电路图中的代表符号如图1a、b所示。在玻璃管壳内充有惰性气体(氩、氖、氦等),管内有一个镍棒制成的阳极和一个镍质空心圆筒制成的阴极,在圆筒内表面涂有氧化物。另在阴极上还附有一个辅助电极,叫做触发极,用以降低着火电压。

稳压管的电流电压关系特性曲线和一般充气二极管相似,如图2。使用时必须串联一只限流电阻,特性曲线也就是在串联限流电阻后,接上外加电压而测得的。现在将这条曲线各段的情况说明如下。在外加电压较低时,管中可能有微小的电流,这是由于管内气体受自然界中宇宙射线等的影响产生少量电离的结果,但这种电流十分微小,如曲线OB段所示,图中为了看起来比较明显,这一段画得比较宽一些。当外加电压达到着火电压(起辉电压)U\(_{z}\)时,管内气体受电子高速碰撞开始大量电离,同时正离子获得较大的动能,碰撞阴极产生二次电子发射,因而电流Ia大增,在限流电阻上产生压降,管子两端电压U\(_{a}\)由B点下降至相当于C点的数值,阴极附近并开始产生辉光,即所谓“辉光放电”。如外加电压再继续增加,通过管子的电流将继续增加,限流电阻上的压降也随着增加,而管子两端的电压则几乎不变(≈Ucm),如图中CD段所示,阴极的辉光区域却随着电流的增加而增大,这一工作区段叫做正常辉光放电区。稳压管使用时就是利用管子在这一段的工作特性。如果电压继续增加,电流超过稳压管的最大稳压电流L\(_{cm}\)最大时,则Ua将随着电流继续增加,达到反常辉光放电,再增高电压,管子就要被烧坏了。
当电压低于C点所对应的电压U\(_{p}\)时,管子即不能继续维持辉光放电而熄灭,Up叫做媳灭电压。
由于稳压管是冷阴极放电管,不需要灯丝电源。因此用起来比较简单方便。
常用的几种国产稳压管的特性见表1。下面是这几种稳压管的管脚接线图。

(二)稳压管的使用
利用稳压管在正常辉光放电区域电压不随电流而变的特性,就可以作成稳压器,供给设备所需要的稳定电压。下面介绍几种典型电路,说明稳压管的使用方法。

(1)简单电路 如图3所示,其中R为限流电阻,R\(_{H}\)表示负载电阻,IH为负载电流。其稳压过程如下。
当输入电压U增大时,加于稳压管的电压虽然有所增加,但通过稳压管的电流I也随着增大,这就使流经限流电阻R的电流增加,而输入电压增加的大部分却降落在限流电阻R 上,因而使输出电压U\(_{cm}\)保持稳定。输入电压降低时,其过程和上述情况相反,也能使输出电压稳定。
如果输入电压不变,而负载电流I\(_{H}\)有变动。例如IH增加(即RH减小)时,输出电压稍有降低,结果通过稳压管的电流I减小,但I减小的数值几乎等于I\(_{H}\)所增加的数值,因而通过R的电流几乎不变,输出电压Ucm保持稳定。
这种电路简单方便,运用很广。在使用时U应大于稳压管的着火电压,以保证它工作在正常辉光放电区,通常取U为U\(_{cm}\)的1.3~2倍。
限流电阻可按下式初步计算
R=\(\frac{U-U}{_{cm}}\)IH+I\(_{cm最大}\)+Icm最小;2
然后检验当U及I\(_{H}\)变化时,通过稳压管的电流是否在Icm最小~I\(_{cm最大}\)的范围内。在负载电流大于Icm最大时不能空载,以免流过稳压管的电流过大而烧坏。负载电流愈小,它的稳压效果愈高。
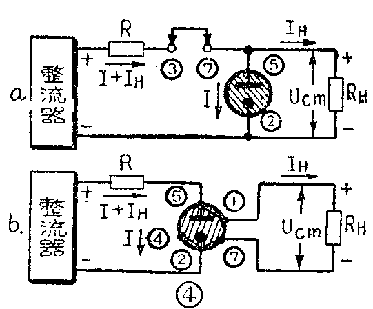
在采用WY2P、WY3P、WY4P稳压管时,可将管脚接于电源电路中,如图4a。在采用WY1、WY2时,可按图4b连接。这样在稳压管被拔去时,不致使高的电源电压加到负载上。在连接时,稳压管的极性不能接反。

(2)级联电路 如图5所示。由于经过两级稳压,稳定效果较好,但损耗大,效率较低。

(3)串联电路 如图6所示。当要求稳定的电压大于150伏(相当于WY4P)时,可采用数管串联。例如用WY2P和WY4P串联,可以获得225伏的稳定电压。若从0点抽头,还可以获得75伏和150伏两种稳定电压。
(4)分压电路 在要求获得几种不同的稳定电压时,最方便的是采用分压稳压管(图7)。这种稳压管的构造和普通稳压管相仿,但有许多一个套一个的圆筒,将气体空间分成串联的好几部分:第一气体空间内的中心棒是阳极,而第一个圆筒的内表面为阴极,其外表面为第二气体空间的阳极,而第二圆筒的内表面为阴极等等。分压稳压管有CГ—226,CГ—227两种,每个气体同隙的稳定电压是70伏,共有4个间隙,输出最高稳定电压为280伏,各间隙间的着火电压≤95伏,稳压管通过的电流CГ—226为8~40毫安,CГ—227为10~80毫安。图7b、C分别是它们的电路符号和管脚接线图。

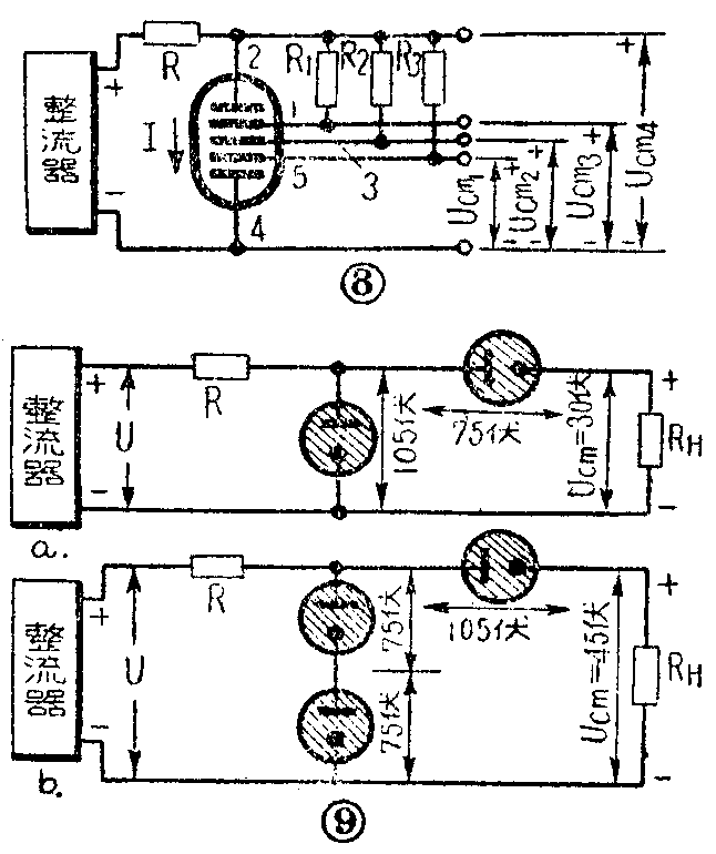
使用这种稳压管的分压电路如图8。其中R为限流电阻,R\(_{1}\)、R2、R\(_{3}\)为起动电阻,用以降低稳压管的着火电压,其电阻值约为0.2~0.5兆欧。

(5)组合电路 在需要获得30伏 (105一75伏)或45伏(150—105伏)等电压时,可采用如图9a,b的组合电路,也叫做差值电路。采用这种电路时,负载所需电流不应超过与负载串联的稳压管的最大稳压电流。
(6)交流稳压电路 上面所述的几种电路都是用于稳定直流电压的,在要求稳定交流电压时,可利用两只稳压管相反连接,如图10a、b。

(7)电子管直流稳压器电路
以上所介绍的一些电路都是简单的稳压器。它的电压稳定系数较低,适合在一般要求不太高的小功率设备中使用。在需要更好的直流稳定电压的情况下,可以采用电子管稳压器,它能够自动地调整输出电压,使电压稳定程度更高。典型电路如图11。在这种电路中,稳压管Л\(_{3}\)起着提供标准电压的作用,它使电子管Л2阴极保持在一个稳定的电位。R\(_{3}\)相当于前面所述的限流电阻,使流过稳压管的电流保持在最大和最小稳压电流的范围内,保证它的稳压作用。整流后的电压经电子管Л1传送送负载上。改变Л\(_{1}\)的栅偏压,可以改变这个管子屏阴间的降压Ua1,使输出电压得到调整,因此Л\(_{1}\)通常叫做调整营。电子管Л2组成一个放大器,电阻R\(_{2}\)上的电压UR2接到它的栅极。如果U\(_{R2}\)有变化,那末Л2将这个变化的电压加以放大后,送到调整管Л\(_{1}\)的栅极。

当负载R\(_{H}\)不变而输入电压U变大时,则在最初一瞬间输出电压有所升高,因而UR2升高,这就引起了Л\(_{2}\)的栅压(等于Un3与U\(_{R2}\)之差)升高,Л2屏流增大,在负载电阻R\(_{a}\)上的压降增大,使Л1管栅压较阴极更负,于是Л\(_{1}\)的内阻增大,Л1管压降U\(_{a1}\)增大,使输出电压有所降低。这样就抵消了最初那一瞬间输出电压的上升,从而保证了输出电压的稳定不变。反之,当输入电压降低时,则引起调整管管压降的降低,从而仍使输出电压维持在原定值。
当输入电压不变,负载R\(_{H}\)减小时,在最初的一瞬间输出电压下降,于是Л2的栅压降低,屏流减小,R\(_{a}\)上的压降减小,这又导致调整管Л1的栅压升高,内阻减小,于是Л\(_{1}\)的管压降降低,从而又使输出电压升高,而使其保持稳定。反之,当负载RH变大输出电压增加时,Л\(_{1}\)管压降增加,从而又把输出电压压低,而使其稳定不变。
由此可见,不论输入电压或负载变化,输出电压都能保持不变。
调整电位器改变R\(_{2}\)的数值,可以改变Л2的静止栅偏压,从而可以调整输出电压的大小。因此,这种稳压器可以得到在一定范围内变化的稳定电压。(谭楚梁)
