电源设备
1.做好电池的维护工作:延长电池使用寿命,降低电池维护费用,是当前推广干电收扩音机发展农村有线广播网的一个重要问题。根据我们改装长江牌收音机的经验,9只电子管的灯丝电流为0.42安,乙电电流45毫安(送话器电源除外),按照甲、乙电池额定放电容量,每部机器要用三筒甲电并联,乙电六块串并联使用,才能保证电池额定放电时间。按电池市价计算,每小时电费约合0.25元,如果采用以下几种措施,可以大大减少电池维护费用。
①加强电池保管工作。
②尽量采用空气电池;串联手电池代替方块乙电。
③机器连续工作在三小时以上,要用两套电池轮流使用。
④电池使用以后,经常充电。
2.经常给干电池充电:关于充电,我们采用以下两种方法:
①直流充电:用6伏蓄电池充电,一次可串联三筒甲电池充电。公社一般都有米厂、农具厂, 这些单位动力机都备有蓄电池,并附有充电设备,用蓄电池作甲电充电电源并不困难。
②脉冲电流充电:县广播站都有交流电源,用脉冲电流冲电很方便,充电用变压器可以用普通五、六灯收音机的电源变压器(图4)。乙电池充电用一只5y3整流以后,一次可以充五块串联的方电池;甲电池充电用半导体整流,我们是用三灯机上硒整流片改装的,每两片串联成一组,每9组并联成一大组,共有三大组,一次可以充三筒甲电。

充电电流,一般甲电不超过200毫安,乙电不超过80毫安。每筒甲电电压降低到1.2伏,每块乙电电压降低到35伏时就要充电。充电以后,甲电电压升高到2伏,乙电升高到50—55伏,可以认为已经充好。
经验证明,不论电池损坏程度如何,一经充电,电池端电压都能上升。电池原来的端电压越高,内阻越小,充电效果就越好;电池锌皮腐蚀得越少,充电效果就越好;刚放完电的电池比放完以后放置已久的电池充电效果好;用大电流放电完了的电池比用小电流放电完了的电池充电效果好。
3.选用电池,要精打细算:从使用经济来看,空气电池比锰锌电池经济;甲电比乙电经济。乙电最好用手电筒电池串联代替,不仅可以多次充电,同时就其放电容量和价格比较,也比方块乙电便宜44%。在大力发展农村广播网,大量使用电池时,对于电池的选择,不能忽视。如果普遍重视,每年就可以为国家节约不少资金。
用干电收扩音机建立公社广播站
1.对干电收扩音机的要求:根据我省红安和郧阳等县建立公社广播站的经验,用上面方法改装的机器,在半径10公里范围内,可以带动50多只舌簧喇叭,每只喇叭可供七、八十人收听。具体做法是公社和各个管理区都装一部干电收扩音机,既转播县站节目,又自播节目。为了提高转播质量,公社备两部机器,一部带公社附近的用户喇叭,另一部质量比较高的向各管理区输送节目。图1—3的干电收扩音机是为了获得比较大的输出功率,末级采用乙类放大,失真现象比较大。如果用来转播县站节目,经过公社和管理区两次转播以后,声音失真很大。因此公社要增设一部质量比较好的干电收扩音机(图5)。

图5末级用2只2П2П作甲类推挽功率放大,失真小,同时、采用了负回授电路,音质逼真。变压器绕法如下:
①输入变压器T\(_{1}\):铁芯截面积1.5×1.5平方厘米,初级用0.1—0.13毫米漆包线绕840圈;次级用同号线绕2500圈。
②输出变压器T\(_{2}\):铁芯截面积1.9 ×1.9平方厘米,初级用0.13毫米漆包线绕3000圈,中心抽头,分两段绕;次级1—2用0.45毫米漆包线绕22圈,2—3用0.19毫米漆包线绕550圈。
2.对线路的要求:要求干电收扩音机能够多带喇叭,必须注意线路质量,否则传输效果不好。具体要求:
①线路最好是辐射式。
②线径应不小于1.6公厘,线条接头要少,接头要焊牢。
③铁线对地绝缘电阻晴天每公里不小于4兆欧,雨天不小于2兆欧。
④机器接地电阻应不大于5欧,喇叭接地电阻不大于100欧。电阻愈小愈好。
⑤ 线路输入输出尽量免避平行架设,室内进出线要分开,不能拧成一个把子。如条件限制无法避免,而转播时没有回授现象,可以适当提高送端信号电压,增大信号杂音比。但信号电压提高后,往往干扰邻近通信线路,一般最大以不超过20伏为宜。
开放电话会议的汇接方法
为了便于利用干电收扩音机开电话会议,电话、广播综合汇接装置很重要,根据线路情况,分别介绍几种汇接方法如下:
1.县、公社和管理区全是单线,汇接装置如图6。

①开放广播;将K\(_{1}\)、K2扳向右,其它开关全部扳向左。
②通电话:K\(_{1}\)扳向左,K6、K\(_{7}\)扳向右。
③开电话会议:公社发言时,K\(_{1}\)扳向右,其它开关扳向左,对话筒讲话,对方都可听到。如对方发言,如管理区甲要求发言,将K1、K\(_{5}\)扳向右,其它开关扳向左,公社和其它单位都能听到。

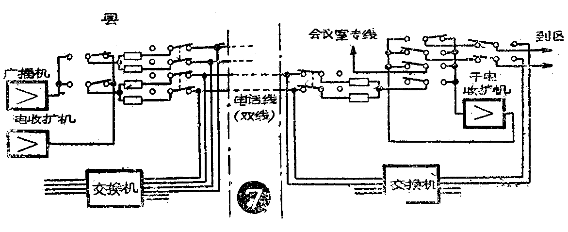
2. 县到公社电话线是双线,汇接装置如图7。实线通话,幻线开放广播,互不影响。如果没有转电线圈,可以用电阻抽头代替,但电阻要消耗一定电功率,一般用1千或2千欧线绕电阻,中心抽头作幻线比较合适。
3.县、公社、管理区全是双线,汇接装置见图8。工作原理基本上与图7相同。

总的来说,把旧的干电收音机改成收扩音机,是符合于多快好省的原则和“两条腿走路”的方针的,对于推动今年农业生产的更大跃进和向广大群众进行社会主义教育,具有重要的政治意义。但如何进一步提高机器的音量和质量,降低电池维护费用,以便更好地为生产建设服务,还有待于进一步研究、总结和提高。(湖北新闻广播事业局 ·彬·)