在一般邮电局、工矿企业的小型电台、广播站或收音机修理站用的仪器中,除了测量电流、电压和电阻的万能表之外,有一个最有用的工具就是讯号指示器、又叫“讯号寻迹器”。这是因为它用的另件少,装置容易。而它的用处却并不小,可以在收信机、收音机、扩大机等工作着的情况下来检查讯号在各级线路中活动的情形。因而很快可以肯定无声、杂声、增益低落等毛病发生在那一级,这一级被肯定后,余下的工作只是看看电子管或半导体有没有损坏,电容电阻有没有开路或短路,因此修理工作就变成非常简单。讯号指示器还有一个好处,就是不论长波短波,调幅调频,都可以用得上。因此一具在手,在很多场合都可以用上,确乎非常方便。不过一般用市电的讯号指示器很容易受50-60千交流电的干扰,而且体积笨重携带不便,要是换用电池式讯号指示器,那么用电较费,也不是经济的办法。半导体器件,体积轻巧,用电极微,用它来做讯号指示器连同电池在内,只有一、两百克重,而体积只有用电子管的归式讯号提示器的探头那样大,可以放在衣袋或工具包里对于一些局、站、台的机务人员在户外进行临时修理工作,的确是理想的修理工具(见照片)。


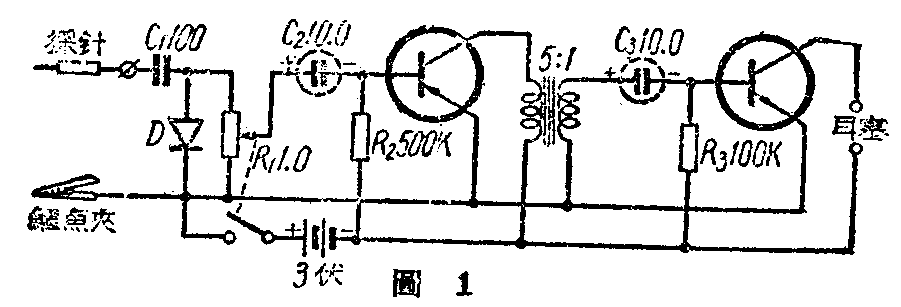
指示器的线路很简单(图1),用锗二极管检波(可用国产Д\(_{1}\)半导体二极管),经过半导体三极管(可用国产П16半导体三极管)二级低放,两个半导体之间,采用变压器交连,变压器初次级的圈数比是5:1。因为半导体输入阻抗低,输出阻抗高,因此初次级和一般电子管低频电路里的接法刚相反,这点不能不注意。电位器R1用来调节输入电平的高低,借此测得收音机各级增益的大概情形。D是锗二极管,用固定矿石替代也可以。C\(_{2}\)、C3是小型电解电容器,接线的时候要注意正负接,不可掉错。R\(_{2}\)和R3是分别供给半导体基极正向偏压的。这两个电阻的阻值,最好根据使用的晶体三极管加以适当的调整,以求得最佳的工作点。输出端可以装舌簧式喇叭,要是采用电动式扬声器,应该加接一个输出变压器。但为了便于携带起见,最好还是用小型耳机。

这具寻迹器可装在一个30×30×90毫米的铝盒内,铝盒制法如图2。铝盒一端,装一个与铝盒绝缘的香蕉插座。另外用直径2毫米长约40毫米的粗铜丝一根,将一端锉尖,外面套上25毫米长绝缘管一截,装入香蕉插头内作为探针(图3)。用时插上,不用时拔下以利收藏。此外在铝盒上再接一根长约250毫米的软导线,导线端焊一个鳄鱼夹。应用时将鳄鱼夹夹在被检查的收信机、收音机或扩大机的底盘上,探针可以从天线端开始,顺着讯号的通路逐级检查。当检查交直流两用机时应该先试一下底盘是否带电,不然鳄鱼夹夹上时就会麻手。为了安全起见,鳄鱼夹端可串联一个0.1微法的固定电容器,同时将电源插头反插。

本机在只有一个电台的城市,鳄鱼夹接地线,探针端接天线,就是一个小型半导体收音机。要是本地广播电台不至一个,那么为了选择电台起见,应该加一个简单的调谐回路。(张心康)