在没有变流市电的地区使用小型无线电设备时,我们只能利用乙电池或乙电蓄电池来供给电子管必需的直流高压,可是在有交流电的地区,仍然用这种供电的方法,就不太合适了。原因是采用乙电池时,电池消耗大,不经济;采用蓄电池时,又要经常充电,更是累赘。因此,有交流电源的地方,常常利用“整流器”从交流电源上取得我们所需要的直流电。这种方法不仅比用直流电时费用省,而且使用也方便。
整流器的种类很多,对于小型无线电设备,习见的有电子管整流器和金属(例如硒堆)整流器两类,而电子管整流器使用得更为普遍。下面单就常用的电子管整流器加以实验。好在这两类整流器的工作原理基本上是一样的。
半波整流器
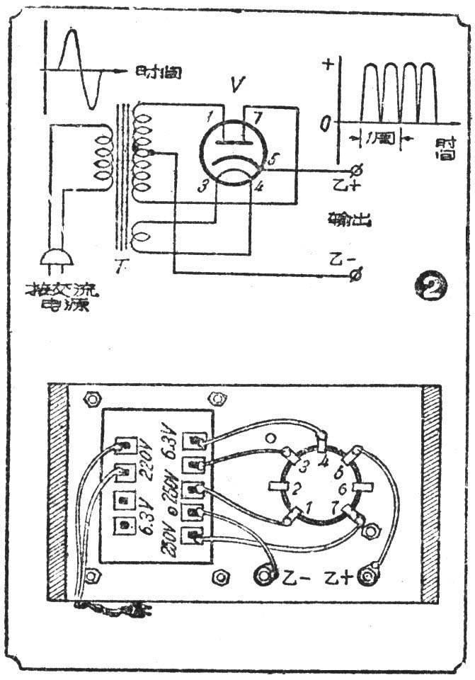
实验用材料 电源变压器1只,规格是:初级线圈电压根据当地市电电压决定,次级高压250伏,低压6.3伏,6Ц4П电子管连同管座各1只,电源插头1个,试电笔1枝(1/4瓦氖管和1—2兆欧电阻串联而成),以及接线若干,装置另件用木底板架1个。
实验方法 先在木底板上比照电源变压器线圈包的长宽和电子管管座开两个孔,电源变压器就平复在孔上,让焊有焊片的半个线圈伸到底板下面,四角用螺丝固定。电子管管座可以对准开孔位置装在底板面上,也可以装在底板面下。另外,再在底板上装2只接线柱。装好后照图1用导线把各另件焊接起来。

实验时,先不插入电子管,接通电源后,手持试电笔的绝缘棒,手指和棒顶的金属螺丝接触,用另一端的金属棒碰电源变压器次级高压线圈的线头,氖管内两电极周围都发粉红色的辉光。然后插入电子管,照前法把试电笔改碰乙+接线柱,另一手碰乙-,这时氖管内只有一个电极的周围发光。
思考 这个实验我们是用试电笔来验证交流电或直流电。交流市电的波形是上下大小对称的正弦波,见图1左上角(我国交流市电每秒钟内正负极性共变动100次,即50周),这样的波形以及下面将要谈到的各种波形,如果有示波器的话,是不难加以观察证明的。用氖管测试时,管内氖气被所加电压电离,电离后管内接正电位的电极周围就产生辉光,辉光的强弱与电压大小成正比。交流电压的极性既以极快的速度不断地改变,因此用氖管测试时,管内两电极周围就不断交替的产生辉光,但由于极性变化快,我们只能看到两电极周围同时产生辉光,由此证明被测的是交流电。
交流电源经过电源变压器升压和降压作用后,低压供给电子管燃点灯丝,高压供给电子管屏极作二极管整流,整流后电压的波形被削去了一半,剩下的一半极性相同,波形上端为正,下端为负(见图1右上角),用试电笔测试时,只在氖管内正电极周围产生辉光,显见,整流后的电压已有正负极性的区别,是直流电。整流作用的原理,在第3期本栏中已有说明,不再重复。
注意 实验时不能用手或身体的任何部分去碰触市电电源线或电源变压器初级线圈的接线头,否则轻则皮肤遭受电击,重则可能发生生命危险,千万不能大意!为了防止意外,最安全的办法是实验时坐在木凳上,两脚搁在干燥木板上,一手伸入口袋,只用一手工作。
全波整流
实验用材料同前一实验,仅电源变压器次级高压为2个250伏线圈,即一个500伏线圈而有中心抽头。
实验方法同前,照图2线路接好后,用试电笔测试整流后输出电压时,辉光比半波整流的明亮。

思考 我们已经明白,半波整流作用把输入波形削去一半,这半个波形在半波整流时并没有加以利用,所以效率很低。全波整流是在原来的半波整流的基础上再添一个半波整流,让原先废弃不用的半个波形得以利用,两个半波整流就连续交替工作,输出比半波时多了一半(波形见图2右上角)。计算证明,全波整流后输出的脉动电压与电流都比半波整流时高一倍,氖管亮度增加,正好证明输出电压确比半波为高。
上面两个实验,证明了交流电经过整流作用后,已经变成了直流电。那么是不是可以直接用来代替乙电池,作为电子管屏极的高压电源呢?下面我们不妨再做一个实验。
实验用材料上面谈到的半波整流器一只,单管再生式收音机一只,50千欧1瓦电阻2只。
实验方法 把原来半波整流管第5脚与乙+接线柱间的接线拆掉,串入一只50千欧的电阻,再在乙+、乙一两接线柱间跨接一只50千欧的电阻(图3)。然后把整流器输出端乙+、乙一用导线和单管机的乙+、乙-接线柱相连,代替原来的乙电池。收音机接上甲电池、耳机,再把整流器电源接通,等到整流管丝极亮后,不论你把调谐电容器的旋钮旋到任何位置,耳机里听到的不是什么电台的播音,而是一片不断的交流声(嗡嗡声)。

思考 原来纯粹的直流电是极性不变(正极永远是正极,负极永远是负极),电压大小也不变;而我们用整流器取得的直流电,只做到了极性不变,电压的大小却始终随着时间在不断地变化,而且变化极大(由零值变到正最大值,再由正最大值变到零值)。变化的规律半波整流是每秒50次(等于交流电源的频率),全波整流时100次(电源频率的2倍),这可以从图1图2中输出电压的波形上看出。因此,这种直流电,我们叫它做 “脉动直流电”,以区别于纯粹直流电(例如干电池)。
加到收音机电子管屏极上的既是脉动直流电,每秒钟从零值上升到正最大值,再回到零值,要规律地变化50次。根据电子管工作原理,屏流大小也必然跟着每秒变50次,这就相当于收听一个专门广播50周信号的电台一样,使耳机膜片作相应次数的振动,发出50周的嗡嗡声。
图中用了两根50千欧的串联电阻,那是一个分压器,因为这里用的整流器,它的输出电压远较单管机需要的乙电电压为高。调整两电阻的比值,可以获得适当大小的电压,以符合单管机所需的乙电电压。
滤波器
整流后得到的脉动直流电不能直接代替乙电池供给电子管高压,通过上一实验已经明确。因此,用交流电来代替直流电,除了利用整流器把交流电变成脉动直流电,还要用称为“滤波器”的回路把脉动直流电变成合乎我们要求的直流电,以便消除可厌的嗡嗡声。习见的整流器是П形也叫做π形滤波器。
实验用材料 上面实验用的半波整流器和单管机各一只,1—5千欧1瓦电阻一根,50千欧和100千欧1瓦电阻各一根,100微微法或0.1微法600伏纸电容器一只,8或20微法450伏电解电容器2只。

实验方法 照图4把3根电阻串联起来接在电子管管座第5脚与乙一之间,管脚2、6是空脚,可以用作电阻的接线支柱,乙+就由管座第2脚引出。整流器和单管机的乙+、乙-用导线接通,再在1—5千欧电阻两端试接不同容量的电容器;第一步在电子管座第5脚与乙-间接小容量电容器,再改接8—20微法的电容器;第二步把换下来的小电容器改接到1—5千欧电阻另一端与乙-之间,再换用8或20微法电容器。每变动一次电容器,都用单管机试听一下,听听嗡嗡的交流声是否清除。
实验证明,管座第5脚与乙-间接用小电容器时,对交流声(嗡嗡声)的消除不起作用,改用大电容器时,才有所改善;在1—5千欧电阻另一端再加接小电容器时,对交流声的减弱也无作用,而改用大电容器时,交流声才微弱得不再对收音有何妨碍。
思考 这里组成滤波器的是1—5千欧电阻(滤波电阻)和接在它两端的两只电容器(滤波电容器)。50千欧和100千欧电阻组成的是分压器。
上面的实验告诉我们,半波或全波整流轮出电压的大小随时间而变化,在管座第5脚与乙-之间既接有电容器,那么整流器有输出时,这只电容器被充电;无输出时,存储在这只电容器内的电能又通过电阻、分压器和负荷(收音机)放电,供给负荷电能。因此,尽管整流器原来输出电压的波形又如一座座孤立的宝塔,电压波动极大,但由于接入的电容器充电放电的结果,填平了两波峰之间的空隙,使输出电压的波形变成图4上的样子,缩小了电压上下涨落的范围。这只电容器的容量越大,充入的电能既多,放电电能也越大,比小电容器可以多填平一些两波峰间的空隙,电压涨落的范围就更小,更接近于直流电,嗡嗡声跟着有不同程度的降低。
也可以这样设想,脉动直流电相当于在纯粹直流电上叠加了交流电的结果,而电容器是有阻止直流电只让交流电通过的能力。计算证明。一只100微微法的电容器,对50周交流电呈现3.3×107欧的电阻,而一只20微法的电容器却只有167欧。因此,整流后的脉动直流电里所含的交流成份,在接有20微法电容器时,必然就从回路里阻力最小的电容器回到乙-,而直流成份被迫只能通过阻值高出若干倍的滤波电阻,分压器和负荷再回到乙-。交流成份大部分从电容器两端通过,不再经过负荷,嗡嗡声就减弱了。
明白了第一只电容器的作用,第二只电容器的作用就不难理解。我们再参考一下图4第一只电容器上电压的波形,这个波形告诉我们虽在整流器输出端接了一只大电容器,利用它的充电放电作用使输出电压的波形有所改善,接近于纯粹直流电,但电压波动范围毕竟还很大,而滤波电阻既不能阻止交流电通过,它输出端电压上下波动范围仍然和输入端一样,含有不小的交流成份。因此,听起来交流声仍然很大。只有采用同样的方法,再接一只大容量的电容器,进一步把交流成份旁路掉。经过两只电容器对交流成份的旁路作用,输出电压才大体上接近于纯粹直流电,可以代替干电池作乙电使用了。(之宏)