工厂、学校等使用的有线广播机作较远距离的有线广播,在附近没有扬声器时,一般是使用两种方法来判别输出是否正常的;一种是靠扩音机上串联在屏电路里的指示灯的闪光;另一种是附加监听喇叭。这两种方法都有缺点,原因是:小功率扩音机的屏流常常不能使串联的小电珠发光,有些扩音机由于无交流电源,只好用两组100伏特的蓄电地作高压电源,这样就更不能使指示灯发光。至于使用监听喇叭既不能距话筒太近,太远又不方便,并且要消耗一部分输出功率。
我校在广播中就面临着这样的具体问题,过去在每天广播中,当机件发生故障时,播音员无法知道。怎样办呢?我们想到了使用氖管,经过试验,已把这个问题完全解决了。
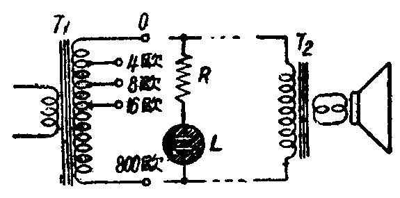
扩音机远距离输送,一般都是采取机上的高阻抗输出,到目的地后。再经过一只变压器降压后配准阻抗接到喇叭上去。机上的高阻抗输出的音频电压比较高,可以使氖气管发生断续的辉光,作为指示灯是十分可靠的。他的优点是播音员随时可以看到,并且几乎不消耗输出功率。接法很简单,只要把氖气管两端并联到高阻抗的输出端就是(见附图)。图中T\(_{1}\)为扩音机的输出变压器,T2为敷线变压器(装在远处与喇叭相近),L为氖气管。

氖气管价值低廉,装置后效果良好。在小功率扩音机上,R可以不用。大功率机上的R值可以根据试验决定,一般从几万欧到几百万欧,以氖气管能正常地断续发光但不太亮为合适。
如果输出系采用低阻抗部分的,则氖气管不起作用。好在这时的喇叭必然是近距离的,播音员直接可以觉察输出是否正常。
最后还要附带说明用氖气管的好处,当播音员向远处播音忘记把输出接在适当的高压输出部分(例如误接在16欧阻抗的输出部分),由于氖气管不亮。就可立即纠正,以免远处音低失真。(无锡县中学蒋宗彦)