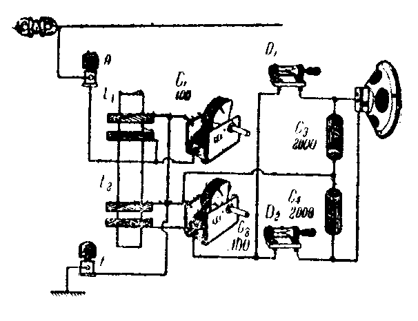
中频变压器是一个高Q值的另件,用它来装矿石机,有很高的灵敏度、选择性及很大的音量。因为它一般是用多股(七,九股)编织线绕成蜂房式,可避免集肤作用及潜布电容量,另外用高频磁性瓷芯大大地减少高频交流电能的损失。这样可使矿石机的效率大为提高。
附图是这种矿石机的作法。取一个465千周超外差式中周变压器,小心取下隔离罩。取出线圈,和100微微法再生可变电容器配合调谐,并用倍压检波,音量很大可用喇叭收听。装时要注意两块矿石的方向,否则便听不到声音。在试听时需同时调节C\(_{1}\)C2,如发现音量不大或有夹杂现象可上下移动磁性瓷芯可消除夹杂音或提高音量。(速波)
