在超短波波段里,广播电台发送出来的不是调幅波信号而是调频波信号。接收调频信号的收音机与我们日常用的收音机(只能接收调幅信号的)比较起来,主要的区别在于检波部分。调幅的检波是从收到的调幅信号中把音频检出,而调频的检波是从调频信号中把音频检出。以下我们介绍一下怎样从调频信号中把音频信号检出来。
(一)调频信号的性质

调频波与调幅波不同,调幅波中的载波振幅随着调制时声音的大小改变;而调频波的振幅不变,载波频率随着调制时声音的高低改变。图1c是调频信号波的形式,它是由图1a的载波被图1b的低频调制波所调制后获得的。从图1中可看出,调频波具有以下的性质:
当图1b中调制波的电压为正值时,调频波的频率比载波频率高,调制波的正电压越大,调频波的频率比载波频率高得越多。
当图1b中的调制波电压为零时,调频波的频率不变,仍然是载波频率。
当图1b中调制波的电压为负时,调频波的频率比载波频率低,调制波的负电压越大,调频波的频率比载波频率低得越多。
从以上调频信号频率变化的性质可看出:在调频波的频率变化中不但反应了调制波电压正负的变化,也反应了调制波电压振幅的变化。
调频波是等幅波,在图1c中可看到,不管调频波的频率发生如何的偏移,它的振幅并不改变。
(二)简单的调频检波器
调频检波器的基本任务就是将调频波中的音频信号恢复回来。
调频检波器与调幅检波器一样,可以利用二极管,但二极管只能对信号电压的振幅有响应,因此二极管不能直接对等幅的调频信号检波。用二极管检波以前,须要先通过一个对频率有响应的电路,使等幅的调频信号变换成振幅变化的信号。

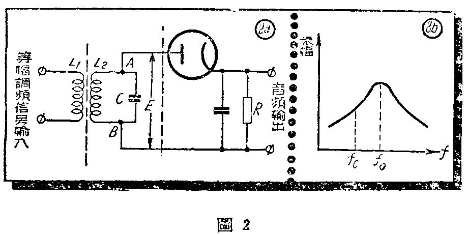
调频信号怎样变成振幅变化的信号呢?我们来看图2。图2a就是这种电路之一,从线路的结构上看与调幅检波电路很相像,区别在调谐电路上。调谐时把L\(_{2}\)C电路的谐振频率调谐在高于或低于被检调频信号的载波频率,于是在输出端就可获得音频信号电压。这是为什么呢?我们知道,调谐电路的响应与频率很有关系,在谐振频率时电压很高,而高于或低于谐振频率时,电压便降低。利用调谐电路就是利用这一特性。
设输入调频信号的载波频率为f\(_{c}\),如果把L2C调谐至比f\(_{c}\)高的谐振频率fo,此时L\(_{2}\)C的频率响应曲线如图2b,在调L2C时让f\(_{c}\)在曲线中斜线中点部分。从L2C的频率响应曲线上可看出,输入信号的不同频率在L\(_{2}\)C电路的两端有不同的响应,如果信号频率偏高,则L2C电路响应增大,于是在AB两端的信号电压E的振幅便增大。如果信号频率偏低,L\(_{2}\)C电路响应减小,在AB两端的信号电压的振幅也减小。由此可知:当一个等幅的调频信号从L1输入时,由于L\(_{2}\)C对不同频率有不同的响应,因此AB两点的信号电压不再是等幅的,而是变成了振幅大小的变化。AB两端虽然有了振幅的变化,但还未与载波频率分开,再用二极管检波后,就可以在输出端获得音频信号电压。
这一种检波方法简单,但它的品质较差,失真较大。引起失真的原因可由图2b的频率响应曲线上看出,这根曲线在运用部分不是很好的直线,因此就要引超非线性失真。
(三)两个失调次级谐振电路组成调频检波电路

为了改进检波的直线性,可用两个失调的次级谐振电路,这种电路的形式如图3a,等幅调频信号在LC组成的调谐电路输入后,AB两端就有音频信号电压输出。在电路中,次级电路有两个,即调谐电路L\(_{1}\)C1及L\(_{2}\)C2,这两个调谐电路两端的电压分别加在二极管Л\(_{1}\)与Л2上。这一电路的调整与工作过程如下:
把LC调谐到信号的载波频率f\(_{c}\),LC 的谐振曲线要有很大的宽度,这样可使输入的调频信号里各个频率都能获得相同的响应。L1C\(_{1}\)的谐振频率可调到比fc略高的一个频率f\(_{1}\),它的频率响应曲线如图3b中曲线Ⅰ。L2C\(_{2}\)的谐振频率调到比fc略低的f\(_{2}\),L2C\(_{2}\)的频率响应曲线如图3b的曲线Ⅱ。
从图3a中可看出电流通过电阻R\(_{1}\)与R2的方向。AB两点的输出电压E就应该是R\(_{1}\)与R2两端电压之差,因为在R\(_{1}\)与R2上电压的方向是相反的。
现在来讨论输入等幅调频信号的频率发生偏移时,输出电压应该怎样变化:
当输入信号的频率离开载波频率而偏高时,则从频率响应曲线上可看到,在L\(_{1}\)两端信号电压振幅就大,R1两端电压升高;L\(_{2}\)两端的信号电压振幅变小,R2两端电压降低。当频率偏高较大时,L\(_{2}\)两端信号电压为零。所以当信号频率离开载波频率偏高时,在电阻R1两端的电压比R\(_{2}\)两端电压高,R1与R\(_{2}\)两端电压之差为正。E的大小就要看频率离开载波频率的大小,当然频率的偏移不能超过f1或f\(_{2}\),因为超过后,从频率响应曲线上可看出,L1两端响应非但不随频率增加而升高,反随频率升高而降低。
当输入信号的频率恰好是载波频率时,两个次级电路对载波频率有相同的响应,从频率响应曲线上可看出,这两个曲线在f\(_{c}\)处交于一点,因此在L1与L\(_{2}\)两端有相同的电压,在电阻B1与R\(_{2}\)两端的电压就相等,因此输出电压E为零,所以当输入信号频率为载波频率fc时,输出电压就等于零。
当输入信号的频率离开载波频率而偏低时,从频率响应曲线上可看出,L\(_{2}\)两端电压的振幅升高,因此R2两端电压升高。L\(_{1}\)两端电压振幅下降,R1两端电压变小。这时R\(_{1}\)两端电压低于R2两端电压,就是A点电位低于B点电位,所以E是负电压。信号频率离开载波频率越是偏低,L\(_{2}\)两端电压越高,那么输出端的负电压就越高。
由以上讨论中可看出,输出音频信号电压是R\(_{1}\)与R2上电压之差,而R\(_{1}\)与R2上电压的大小决定于L\(_{1}\)与L2两端电压的振幅,也就是决定输入等帽调频信号的频率。把图3b的曲线Ⅰ与Ⅱ相减就获得输入信号的频率与输出间频信号电压的曲线如图3c,因为在应用时只让频率在f\(_{1}\)与f2间偏移,所以只选曲线的f\(_{1}\)与f2间的一部分,它的形状像S,所以又称S形曲线,在应用时只用它的直线部分,以免引起非线性失真。从曲线上可看出,用两个失调电路上比用一个时,直线性是好得多了。
(四)调频检波工作中的其他问题
在调频检波器的信号必需是等幅波,不然会引超失真,但是调频信号在送入检波器以前,可能由于各类干扰,使信号的振幅发生变化。为了要获得等幅的信号输入,所以在信号输入以前,先通过一个限幅电路,从限幅器输出的信号振幅是相等的。
在检波电路中可以看到,它是用二极管来担任工作的,而二极管只有在大信号输入时才是直线性的工作,因此要求输入到检波器的信号电压有足够大的振幅,必须在收音机的限幅——检波以前有几个放大级,把信号电压放大。
调频信号的检波方法并不是只有这两种,还有其他的调频检波电路广泛的在应用。例如用超再生检波的方法也可以接收调频信号,目前有些业余者用超再生检波的方法可以听到北京电视台播送时的伴音。这里所介绍的电路只是为了说明检波的道理而已。(华荫曾)