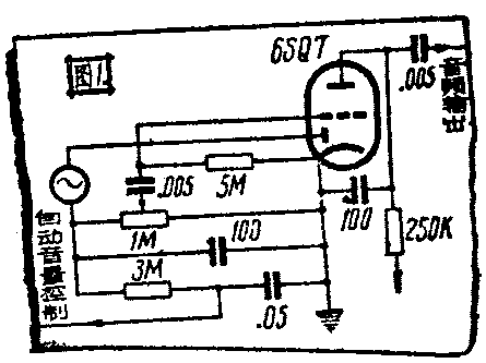
超外差式收音机里的检波放大线路,最广泛使用的是利用二极三极孪生管,二极部分担任检波兼自动音量控制,三极部分担任音频电压放大,以供给功率输出管的栅极激励电压。最简单的这种线路如图1所示。

在苏联的直流收音机里,除了上述线路外,还有些是用锐截止式五极管(如2ж2M)担任检波放大的,这种线路已在今年的第2期“无线电”上介绍过。它和图1的线路一样,当信号很强时,会因栅偏压太大,接近屏流截止值,而使输出失真。事实证明,当收听本地强信号时完全听不懂。一般收音机里把音量控制器装在这一级的前面就是避免这种失真。但是为了提高信号杂音比起见,音量控制器以装在这一级之后为好。我曾用遥截止式五极管(6SK7)接成图2的线路。由使用证明,除了可见完全代替图1的线路外,正如第2期里所介绍的有选择性较好(同时杂音也较小)的好处。在这线路里,自动音量控制电压E1的1/3(即E\(_{2}\))也加到音频电压放大的栅极上,所以自动音量控制作用加强了。但是如果把全部电压E1加到栅极上(不用分压器),会导致输出太小。如果用锐截止管(如6SJ7)代替,则当信号很强时,也会产生失真现象。

我又试过了图3的线路,它是用控制栅当作二极屏担任栓波和自动音量控制,同时音频电压和自动音量控制电压又被送到同一栅上,使整个五极管担任音频电压放大。故灵敏度很高。同样,当用锐截止管时,也会在收强信号时失真。

现在把上述三种线路作一简单的比较于后:
低放极栅极
灵敏度 选择性 自动音量控 保真度
制作用
图1 差 最差 无 较好
图2 差 最好 有 较好
图3 高 中等 强 略差
我认为图2的线路可以完全代替图1,而图2和图3两线路的选择是要看你所需要的条件是选择性还是灵敏度来决定。(陈治)